Overview
This guide walks you through setting up observability and monitoring for Semantic Kernel using OpenTelemetry and exporting logs, traces, and metrics to SigNoz. With this integration, you can observe various models performance, capture request/response details, and track system-level metrics in SigNoz, giving you real-time visibility into latency, error rates, and usage trends for your Semantic Kernel applications.
Instrumenting Semantic Kernel in your AI applications with telemetry ensures full observability across your AI workflows, making it easier to debug issues, optimize performance, and understand user interactions. By leveraging SigNoz, you can analyze correlated traces, logs, and metrics in unified dashboards, configure alerts, and gain actionable insights to continuously improve reliability, responsiveness, and user experience.
Prerequisites
- A SigNoz Cloud account with an active ingestion key
- Internet access to send telemetry data to SigNoz Cloud
- Python 3.10+ with Semantic Kernel installed
- For Python:
pipinstalled for managing Python packages and (optional but recommended) a Python virtual environment to isolate dependencies
Monitoring Semantic Kernel
For more detailed info on tracing your Semantic Kernel applications click here. For more detailed info on Semantic Kernel telemetry data click here.
No-code auto-instrumentation is recommended for quick setup with minimal code changes. It's ideal when you want to get observability up and running without modifying your application code and are leveraging standard instrumentor libraries.
Step 1: Install the necessary packages in your Python environment.
pip install \
opentelemetry-distro \
opentelemetry-exporter-otlp \
httpx \
opentelemetry-instrumentation-httpx \
opentelemetry-instrumentation-system-metrics \
semantic-kernel
Step 2: Add Automatic Instrumentation
opentelemetry-bootstrap --action=install
Step 3: Instrument your Semantic Kernel application
By default, the kernel doesn't emit spans for the AI connectors, because these spans carry gen_ai attributes that are considered experimental. To enable the feature, you can set one of the following environment variables:
SEMANTICKERNEL_EXPERIMENTAL_GENAI_ENABLE_OTEL_DIAGNOSTICS=true- Emits non-sensitive data (model name, operation name, token usage)SEMANTICKERNEL_EXPERIMENTAL_GENAI_ENABLE_OTEL_DIAGNOSTICS_SENSITIVE=true- Emits all telemetry including sensitive data (prompts and completions)
In this guide, we use the sensitive variant for comprehensive observability:
export SEMANTICKERNEL_EXPERIMENTAL_GENAI_ENABLE_OTEL_DIAGNOSTICS_SENSITIVE=true
Step 4: Run an example
from semantic_kernel import Kernel
from semantic_kernel.connectors.ai.open_ai import OpenAIChatCompletion
from semantic_kernel.prompt_template import InputVariable, PromptTemplateConfig
import asyncio
import logging
import os
async def main():
kernel = Kernel()
kernel.add_service(
OpenAIChatCompletion(
ai_model_id="gpt-4.1",
api_key=os.getenv("OPENAI_API_KEY")
)
)
prompt = """{{$input}}
Answer the question above.
"""
prompt_template_config = PromptTemplateConfig(
template=prompt,
name="summarize",
template_format="semantic-kernel",
input_variables=[
InputVariable(name="input", description="The user input", is_required=True),
]
)
summarize = kernel.add_function(
function_name="summarizeFunc",
plugin_name="summarizePlugin",
prompt_template_config=prompt_template_config,
)
input_text = "What is SigNoz?"
summary = await kernel.invoke(summarize, input=input_text)
print(summary)
if __name__ == "__main__":
asyncio.run(main())
π Note: Before running this code, ensure that you have set the environment variable
OPENAI_API_KEYwith your generated API key.
Step 5: Run your application with auto-instrumentation
OTEL_RESOURCE_ATTRIBUTES="service.name=<service_name>" \
OTEL_EXPORTER_OTLP_ENDPOINT="https://ingest.<region>.signoz.cloud:443" \
OTEL_EXPORTER_OTLP_HEADERS="signoz-ingestion-key=<your_ingestion_key>" \
OTEL_EXPORTER_OTLP_PROTOCOL=grpc \
OTEL_TRACES_EXPORTER=otlp \
OTEL_METRICS_EXPORTER=otlp \
OTEL_LOGS_EXPORTER=otlp \
OTEL_PYTHON_LOG_CORRELATION=true \
OTEL_PYTHON_LOGGING_AUTO_INSTRUMENTATION_ENABLED=true \
OTEL_PYTHON_DISABLED_INSTRUMENTATIONS=openai \
opentelemetry-instrument <your_run_command>
π Note: We're using
OTEL_PYTHON_DISABLED_INSTRUMENTATIONS=openaiin the run command to disable the OpenAI instrumentor for tracing. This avoids duplicate OpenAI spans with Semantic Kernel's native telemetry/instrumentation, ensuring that telemetry is captured exclusively through Semantic Kernel's built-in instrumentation.
<service_name>Β is the name of your service- Set the
<region>to match your SigNoz Cloud region - Replace
<your_ingestion_key>with your SigNoz ingestion key - Replace
<your_run_command>with the actual command you would use to run your application. For example:python main.py
Using self-hosted SigNoz? Most steps are identical. To adapt this guide, update the endpoint and remove the ingestion key header as shown in Cloud β Self-Hosted.
Code-based instrumentation gives you fine-grained control over your telemetry configuration. Use this approach when you need to customize resource attributes, sampling strategies, or integrate with existing observability infrastructure.
Step 1: Install the necessary packages in your Python environment.
pip install \
opentelemetry-api \
opentelemetry-sdk \
opentelemetry-exporter-otlp \
opentelemetry-instrumentation-httpx \
opentelemetry-instrumentation-system-metrics \
semantic-kernel
Step 2: Import the necessary modules in your Python application
Traces:
from opentelemetry import trace
from opentelemetry.sdk.resources import Resource
from opentelemetry.sdk.trace import TracerProvider
from opentelemetry.sdk.trace.export import BatchSpanProcessor
from opentelemetry.exporter.otlp.proto.http.trace_exporter import OTLPSpanExporter
Logs:
from opentelemetry.sdk._logs import LoggerProvider, LoggingHandler
from opentelemetry.sdk._logs.export import BatchLogRecordProcessor
from opentelemetry.exporter.otlp.proto.http._log_exporter import OTLPLogExporter
from opentelemetry._logs import set_logger_provider
import logging
Metrics:
from opentelemetry.sdk.metrics import MeterProvider
from opentelemetry.exporter.otlp.proto.http.metric_exporter import OTLPMetricExporter
from opentelemetry.sdk.metrics.export import PeriodicExportingMetricReader
from opentelemetry import metrics
from opentelemetry.instrumentation.system_metrics import SystemMetricsInstrumentor
from opentelemetry.instrumentation.httpx import HTTPXClientInstrumentor
Step 3: Set up the OpenTelemetry Tracer Provider to send traces directly to SigNoz Cloud
from opentelemetry.sdk.resources import Resource
from opentelemetry.sdk.trace import TracerProvider
from opentelemetry.sdk.trace.export import BatchSpanProcessor
from opentelemetry.exporter.otlp.proto.http.trace_exporter import OTLPSpanExporter
from opentelemetry import trace
import os
resource = Resource.create({"service.name": "<service_name>"})
provider = TracerProvider(resource=resource)
span_exporter = OTLPSpanExporter(
endpoint= os.getenv("OTEL_EXPORTER_TRACES_ENDPOINT"),
headers={"signoz-ingestion-key": os.getenv("SIGNOZ_INGESTION_KEY")},
)
processor = BatchSpanProcessor(span_exporter)
provider.add_span_processor(processor)
trace.set_tracer_provider(provider)
<service_name>Β is the name of your serviceOTEL_EXPORTER_TRACES_ENDPOINTβ SigNoz Cloud trace endpoint with appropriate region:https://ingest.<region>.signoz.cloud:443/v1/tracesSIGNOZ_INGESTION_KEYβ Your SigNoz ingestion key
Using self-hosted SigNoz? Most steps are identical. To adapt this guide, update the endpoint and remove the ingestion key header as shown in Cloud β Self-Hosted.
Step 4: Setup Logs
import logging
from opentelemetry.sdk.resources import Resource
from opentelemetry._logs import set_logger_provider
from opentelemetry.sdk._logs import LoggerProvider, LoggingHandler
from opentelemetry.sdk._logs.export import BatchLogRecordProcessor
from opentelemetry.exporter.otlp.proto.http._log_exporter import OTLPLogExporter
import os
resource = Resource.create({"service.name": "<service_name>"})
logger_provider = LoggerProvider(resource=resource)
set_logger_provider(logger_provider)
otlp_log_exporter = OTLPLogExporter(
endpoint= os.getenv("OTEL_EXPORTER_LOGS_ENDPOINT"),
headers={"signoz-ingestion-key": os.getenv("SIGNOZ_INGESTION_KEY")},
)
logger_provider.add_log_record_processor(
BatchLogRecordProcessor(otlp_log_exporter)
)
# Attach OTel logging handler to root logger
handler = LoggingHandler(level=logging.INFO, logger_provider=logger_provider)
logging.basicConfig(level=logging.INFO, handlers=[handler])
logger = logging.getLogger(__name__)
<service_name>Β is the name of your serviceOTEL_EXPORTER_LOGS_ENDPOINTβ SigNoz Cloud endpoint with appropriate region:https://ingest.<region>.signoz.cloud:443/v1/logsSIGNOZ_INGESTION_KEYβ Your SigNoz ingestion key
Using self-hosted SigNoz? Most steps are identical. To adapt this guide, update the endpoint and remove the ingestion key header as shown in Cloud β Self-Hosted.
Step 5: Setup Metrics
from opentelemetry.sdk.resources import Resource
from opentelemetry.sdk.metrics import MeterProvider
from opentelemetry.exporter.otlp.proto.http.metric_exporter import OTLPMetricExporter
from opentelemetry.sdk.metrics.export import PeriodicExportingMetricReader
from opentelemetry import metrics
from opentelemetry.instrumentation.system_metrics import SystemMetricsInstrumentor
import os
resource = Resource.create({"service.name": "<service-name>"})
metric_exporter = OTLPMetricExporter(
endpoint= os.getenv("OTEL_EXPORTER_METRICS_ENDPOINT"),
headers={"signoz-ingestion-key": os.getenv("SIGNOZ_INGESTION_KEY")},
)
reader = PeriodicExportingMetricReader(metric_exporter)
metric_provider = MeterProvider(metric_readers=[reader], resource=resource)
metrics.set_meter_provider(metric_provider)
meter = metrics.get_meter(__name__)
# turn on out-of-the-box metrics
SystemMetricsInstrumentor().instrument()
HTTPXClientInstrumentor().instrument()
<service_name>Β is the name of your serviceOTEL_EXPORTER_METRICS_ENDPOINTβ SigNoz Cloud endpoint with appropriate region:https://ingest.<region>.signoz.cloud:443/v1/metricsSIGNOZ_INGESTION_KEYβ Your SigNoz ingestion key
Using self-hosted SigNoz? Most steps are identical. To adapt this guide, update the endpoint and remove the ingestion key header as shown in Cloud β Self-Hosted.
π Note: SystemMetricsInstrumentor provides system metrics (CPU, memory, etc.), and HTTPXClientInstrumentor provides outbound HTTP request metrics such as request duration. If you want to add custom metrics to your Semantic Kernel application, see Python Custom Metrics.
Step 6: Instrument your Semantic Kernel application
By default, the kernel doesn't emit spans for the AI connectors, because these spans carry gen_ai attributes that are considered experimental. To enable the feature, you can set one of the following environment variables:
SEMANTICKERNEL_EXPERIMENTAL_GENAI_ENABLE_OTEL_DIAGNOSTICS=true- Emits non-sensitive data (model name, operation name, token usage)SEMANTICKERNEL_EXPERIMENTAL_GENAI_ENABLE_OTEL_DIAGNOSTICS_SENSITIVE=true- Emits all telemetry including sensitive data (prompts and completions)
In this guide, we use the sensitive variant for comprehensive observability:
export SEMANTICKERNEL_EXPERIMENTAL_GENAI_ENABLE_OTEL_DIAGNOSTICS_SENSITIVE=true
Step 7: Run an example
from semantic_kernel import Kernel
from semantic_kernel.connectors.ai.open_ai import OpenAIChatCompletion
from semantic_kernel.prompt_template import InputVariable, PromptTemplateConfig
import asyncio
import logging
import os
async def main():
kernel = Kernel()
kernel.add_service(
OpenAIChatCompletion(
ai_model_id="gpt-4.1",
api_key=os.getenv("OPENAI_API_KEY")
)
)
prompt = """{{$input}}
Answer the question above.
"""
prompt_template_config = PromptTemplateConfig(
template=prompt,
name="summarize",
template_format="semantic-kernel",
input_variables=[
InputVariable(name="input", description="The user input", is_required=True),
]
)
summarize = kernel.add_function(
function_name="summarizeFunc",
plugin_name="summarizePlugin",
prompt_template_config=prompt_template_config,
)
input_text = "What is SigNoz?"
summary = await kernel.invoke(summarize, input=input_text)
print(summary)
if __name__ == "__main__":
asyncio.run(main())
π Note: Before running this code, ensure that you have set the environment variable
OPENAI_API_KEYwith your generated API key.
View Traces, Logs, and Metrics in SigNoz
Your Semantic Kernel commands should now automatically emit traces, logs, and metrics.
You should be able to view traces in Signoz Cloud under the traces tab:

When you click on a trace in SigNoz, you'll see a detailed view of the trace, including all associated spans, along with their events and attributes.

You should be able to view logs in Signoz Cloud under the logs tab. You can also view logs by clicking on the βRelated Logsβ button in the trace view to see correlated logs:


When you click on any of these logs in SigNoz, you'll see a detailed view of the log, including attributes:

You should be able to see Semantic Kernel related metrics in Signoz Cloud under the metrics tab:

When you click on any of these metrics in SigNoz, you'll see a detailed view of the metric, including attributes:

Troubleshooting
If you don't see your telemetry data:
- Verify network connectivity - Ensure your application can reach SigNoz Cloud endpoints
- Check ingestion key - Verify your SigNoz ingestion key is correct
- Wait for data - OpenTelemetry batches data before sending, so wait 10-30 seconds after making API calls
- Try a console exporter β Enable a console exporter locally to confirm that your application is generating telemetry data before itβs sent to SigNoz
Next Steps
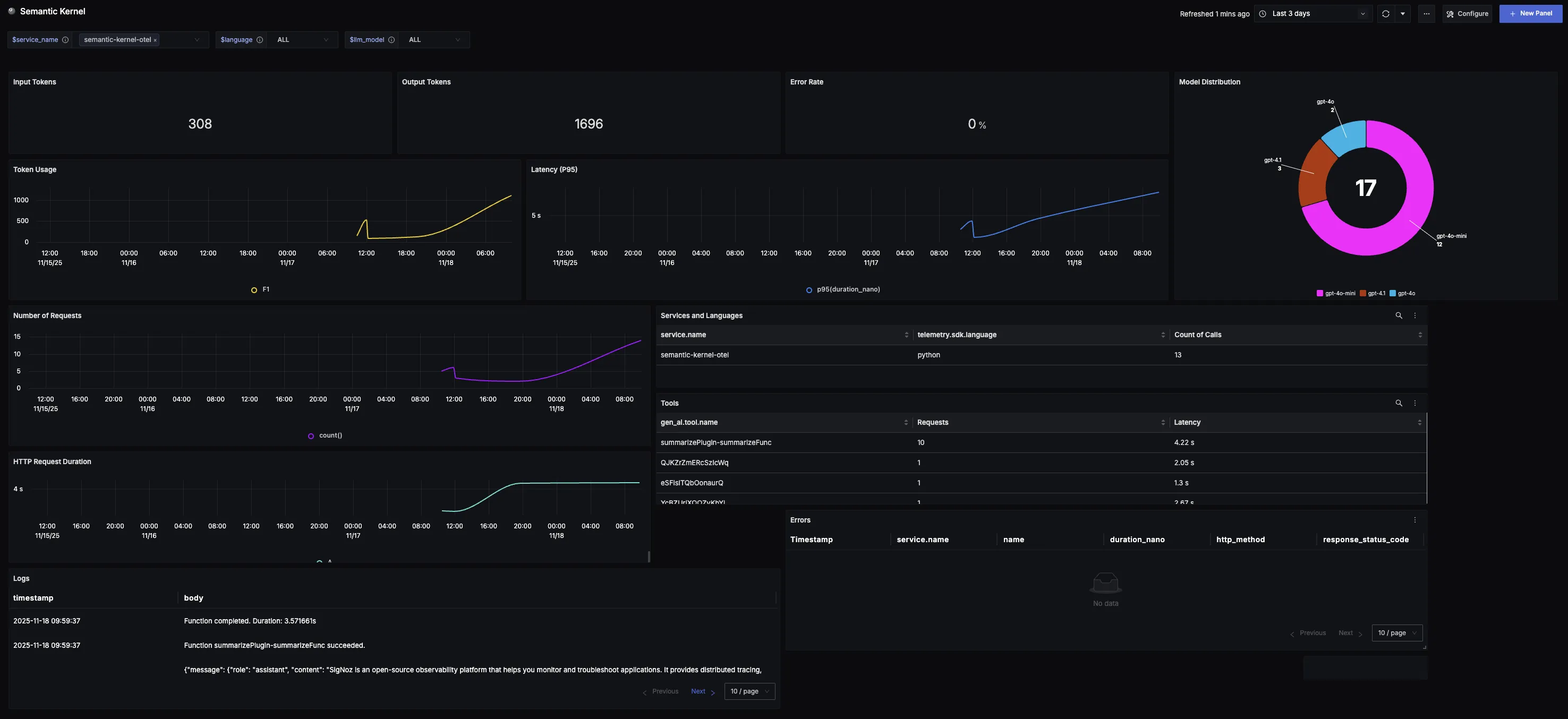
You can also check out our custom Semantic Kernel dashboardΒ here which provides specialized visualizations for monitoring your Semantic-kernel usage in applications. The dashboard includes pre-built charts specifically tailored for LLM usage, along with import instructions to get started quickly.

Additional resources:
- Set up alerts for high latency or error rates
- Learn more about querying traces
- Explore log correlation