Auto-instrumentation of Python applications with OpenTelemetry
This article is part of the OpenTelemetry Python series:
- Previous Article: Setting up SigNoz
- You are here: Auto-instrumentation of Python applications with OpenTelemetry
- Next Article: Manually configuring agent for instrumenting Python applications
Check out the complete series at: Overview - Implementing OpenTelemetry in Python applications
In the previous tutorial, we set up SigNoz to send the data collected by OpenTelemetry to it.
In this tutorial, we will set up automatic traces, metrics, and logs collection in our Flask application with OpenTelemetry. We will use auto-instrumentation tools to set everything up for us. With auto-instrumentation, you can configure your Python application to collect telemetry without any changes in the application code.

Instrumenting Flask application
Getting started with OpenTelemetry is as simple as prefixing your application command with opentelemetry-instrument. For example, if you start your application with python app.py then run (with your desired settings in place of the example environment variables):
opentelemetry-instrument python app.py
Automatic instrumentation will generate telemetry data for the most common use cases, such as HTTP requests, database queries, and other common operations.
Code for this tutorial: GitHub Repo Link
Step 1: Install Distro Package
First, we need to install the distro package with the OTLP exporter. Run the following command to install.
python -m pip install 'opentelemetry-distro[otlp]'==0.45b0
Or alternatively, you can add opentelemetry-distro[otlp]==0.45b0 to your requirements.txt file and run:
python -m pip install -r requirements.txt
This package includes the OpenTelemetry SDK, the OTLP exporter, and the necessary libraries.
Step 2: Use opentelemetry-bootstrap for Auto-Instrumentation
With the distro package installed, we can use the opentelemetry-bootstrap tool to automatically install the required instrumentation libraries for our application. This tool inspects the environment and detects the frameworks and libraries installed.
It then finds and installs the appropriate instrumentation libraries, ensuring comprehensive auto-instrumentation. For example, if you have Flask installed, it will install the opentelemetry-instrumentation-flask package (as long as the version is supported).
Run the following command to install the required instrumentation packages:
opentelemetry-bootstrap --action=install
To verify that the required instrumentation packages are installed, run the following command and make sure you see the opentelemetry-instrumentation-* for Flask and other libraries:
python -m pip list | grep "opentelemetry-instrumentation"
Step 3: Configure OpenTelemetry to Send Data to SigNoz Cloud
To send data to SigNoz Cloud, set up the environment variables and define the SigNoz Cloud endpoint, region, and authentication headers.
Obtain SigNoz Ingestion Key
Before configuring OpenTelemetry, ensure you have the following information from SigNoz Cloud:
- Region: The SigNoz Cloud region you're using.
- Ingestion Key: The ingestion key for sending traces to SigNoz Cloud.
You can get it from Ingestion Settings under Settings as described in the previous article.
Environment Variables
Set environment variables to configure OpenTelemetry to send traces to SigNoz Cloud:
# Set the service name, SigNoz endpoint, and authentication token
OTEL_RESOURCE_ATTRIBUTES=service.name=<service_name> \
OTEL_EXPORTER_OTLP_ENDPOINT="https://ingest.{region}.signoz.cloud:443" \
OTEL_EXPORTER_OTLP_HEADERS="signoz-ingestion-key=<SIGNOZ_INGESTION_KEY>" \
OTEL_EXPORTER_OTLP_PROTOCOL=grpc \
OTEL_PYTHON_LOGGING_AUTO_INSTRUMENTATION_ENABLED=true
Replace {region} with the SigNoz Cloud region, <service_name> with the desired name for your service, and <SIGNOZ_INGESTION_KEY> with your SigNoz Ingestion Key.
Run application
With the correct environment variables, start service with OpenTelemetry instrumentation:
OTEL_RESOURCE_ATTRIBUTES=service.name=my-application \
OTEL_EXPORTER_OTLP_ENDPOINT="https://ingest.{region}.signoz.cloud:443" \
OTEL_EXPORTER_OTLP_HEADERS="signoz-ingestion-key=<SIGNOZ_INGESTION_KEY>" \
OTEL_EXPORTER_OTLP_PROTOCOL=grpc \
OTEL_PYTHON_LOGGING_AUTO_INSTRUMENTATION_ENABLED=true \
opentelemetry-instrument python lesson-3-1/app.py
Step 4: Test the Application and Generate Trace Data
Interact with the Flask application to generate tracing data and send it to SigNoz Cloud.
Step 5: See Trace Data in SigNoz
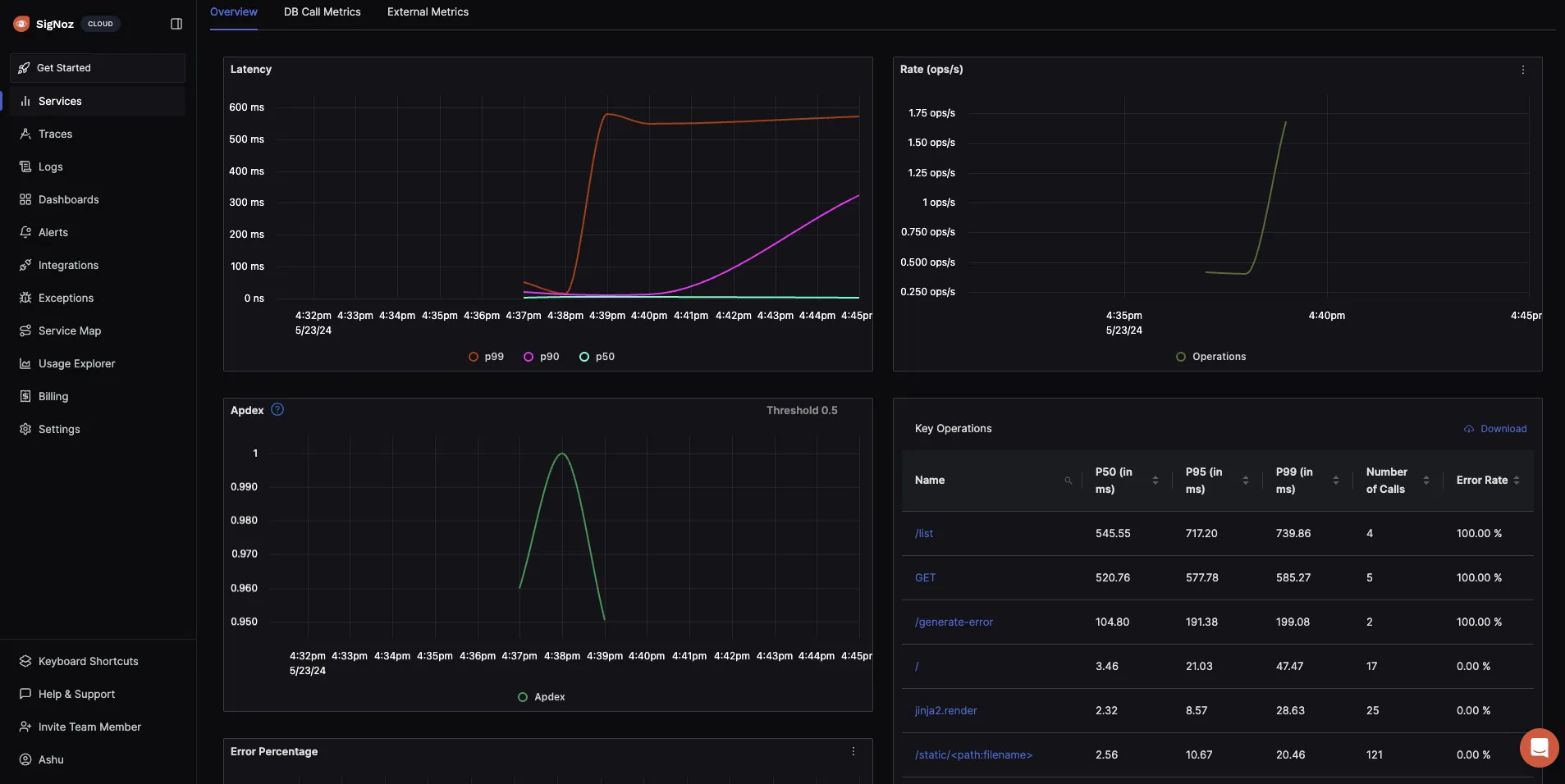
Once you've created some dummy telemetry by interacting with your application, you will be able to find your application under the Services tab of SigNoz.

You can click on the application to see useful application metrics like latency, requests rates, error rates, apdex score, key operations, etc. This is very powerful considering auto-instrumentation with OpenTelemetry required no code changes at all.

Additional: Troubleshooting if you can’t see data in SigNoz
- Make sure that the environment variables are set correctly.
- Verify if the instrumentation is working using the console exporter. Add the following environment variables to export traces to the console. The modified command should look like this:
OTEL_RESOURCE_ATTRIBUTES=service.name=my-application \
OTEL_EXPORTER_OTLP_ENDPOINT="https://ingest.{region}.signoz.cloud:443" \
OTEL_EXPORTER_OTLP_HEADERS="signoz-ingestion-key=<SIGNOZ_INGESTION_KEY>" \
OTEL_EXPORTER_OTLP_PROTOCOL=grpc \
OTEL_PYTHON_LOGGING_AUTO_INSTRUMENTATION_ENABLED=true \
OTEL_TRACES_EXPORTER=console \
OTEL_METRICS_EXPORTER=console \
OTEL_LOGS_EXPORTER=console \
opentelemetry-instrument python lesson-3-1/app.py
This command will export traces, metrics, and logs to the console. If you don't see data in the console, there might be an issue with the instrumentation.

Please check the version compatibility of the instrumentation libraries. However, if you see data in the console, the issue might be with network connectivity or the SigNoz Cloud.
- Check the logs for any errors or warnings. The logs can provide more information about what's going wrong. If you see errors related to the export, check the network connectivity.
- If you still can't see data in SigNoz, reach out to the SigNoz support team for assistance.
Next Steps
In this tutorial, we set up auto-instrumentation for our Flask app with OpenTelemetry. Implementing tracing/metrics/logs with OpenTelemetry is easy as it involves no code changes.
In the next lesson, we will manually configure the agent to instrument our application.
Read Next Article of OpenTelemetry Python series on Manually configuring agent for instrumenting Python applications