Top LLM Observability Tools in 2026
TL;DR
- SigNoz: Best for monitoring LLMs alongside full application observability. As a one-stop observability platform, it provides correlated traces, logs, and metrics, alerting, and usage-based pricing that scales predictably.
- Langfuse: Best for debugging agent workflows with session replays that reconstruct conversation histories, evaluator templates for hallucination and toxicity, and free self-hosting for core features or usage-based billing on Langfuse Cloud.
- Arize Phoenix: Best for catching when your model's outputs quietly drift over time, with visual plots for RAG pipeline quality, pre-built eval templates, and completely free to self-host under the Elastic License 2.0.
LLM observability tools help you understand what's happening inside your AI applications, like tracking prompt performance, tracing agent decisions, evaluating output quality, and monitoring costs in real time.
LLM observability tools exist because LLMs fail in ways traditional monitoring can't catch. Maybe your customer support bot starts confidently citing company policies that don't exist, or an agent's workflow gets stuck in a reasoning loop, repeatedly calling the same API until it burns through your daily budget. Either way, checking that the API returned a 200 status code tells you nothing useful. You need to know whether the response actually made sense, if the model pulled the right context, and why token usage suddenly increased without any code changes.
Observability in LLMs means tracking prompt performance over time, tracing how multi-step agents make decisions, evaluating output quality at scale, and catching cost spikes or data leaks before they become problems. Early projects get by with logging inputs and outputs, but production systems need systematic ways to understand what's happening and why.
Top 7 LLM Observability Tools in 2026
LLM observability tools can be broadly categorized into two types:
- LLM Development Platforms: These tools combine basic monitoring with evaluation suites, prompt management, session replays, and deployment workflows. LangSmith, Langfuse, and Comet Opik fall into this category as they help you build, test, and improve LLM applications alongside observability.
- Monitoring and Instrumentation Tools: These tools focus on collecting telemetry, tracking costs, detecting drift, and surfacing operational issues. Platforms like SigNoz, Helicone, and others fall into this category as they're designed to give you visibility into what's happening in production without trying to be a full development environment.
In the sections ahead, we review these tools based on how they integrate with your existing stack, deployment options, pricing at scale, and which specific problems they solve best.
1. SigNoz

SigNoz is an OpenTelemetry-native one-stop observability platform that gives you unified monitoring across LLM applications and full application observability. You can instrument your LLM application using OpenTelemetry-based libraries and send the telemetry to SigNoz, which then gives you instant visibility into your entire AI stack with traces, metrics, and logs in one place.
What makes SigNoz different from LLM-only tools is that it lets you monitor your AI applications alongside everything else in your stack like Kubernetes pods, database queries, API gateways, and microservices. When something goes wrong, such as token consumption spiking or a RAG pipeline slowing down, SigNoz lets you jump directly from an LLM trace to the related system logs, exceptions, and infrastructure metrics to find the root cause. This correlated view across signals eliminates the need to switch between fragmented tools and significantly speeds up debugging in distributed AI applications.
SigNoz traces every step of complex multi-agent workflows with end-to-end waterfall views that show model calls, tool invocations, reasoning steps, and failed loops. You can build custom dashboards to track token usage by model, user, or feature, monitor operational costs in real time, and set up alerts on the telemetry you collect so you get notified before issues reach your users. SigNoz also exposes telemetry data via an MCP server, enabling AI assistants to query and analyze your observability data for automated troubleshooting.
You can get started with SigNoz in minutes using SigNoz Cloud, which comes with a 30-day free trial and full feature access, or self-host using the open-source community edition. Pricing is usage-based, so costs stay predictable as your LLM request volumes grow. For teams with strict data residency requirements, there's also an enterprise self-hosted or BYOC plan.
2. Langfuse

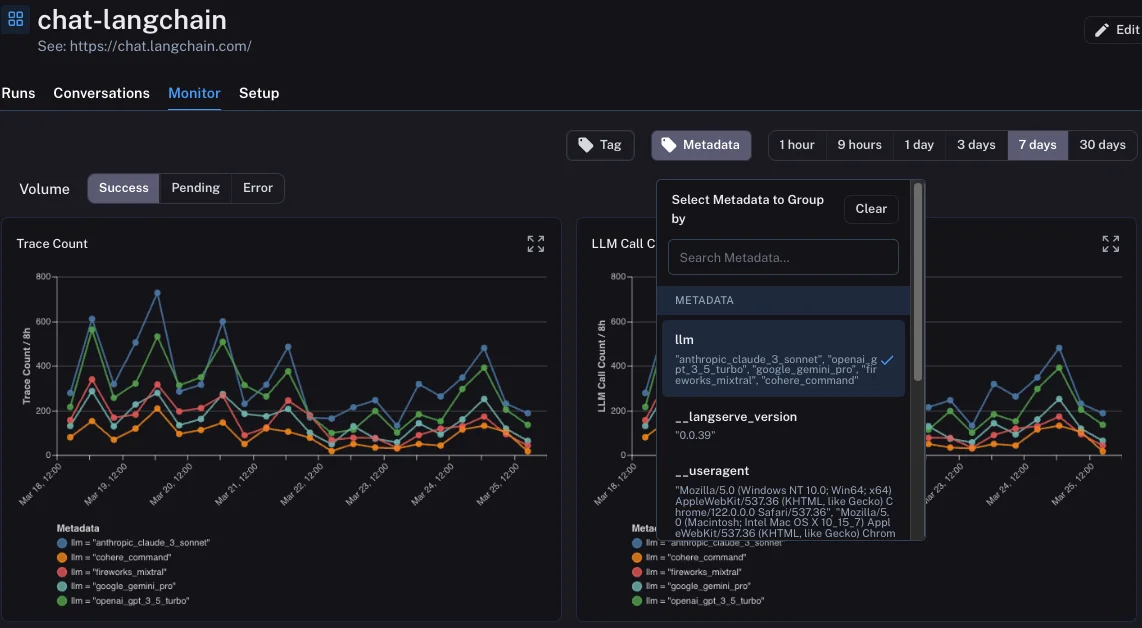
Langfuse is an open-source LLM observability platform that handles end-to-end tracing, evaluation, and prompt management across any LLM framework. With the Langfuse SDK and optional framework integrations (such as LangChain or Vercel AI SDK), you can capture prompts, outputs, latencies, token usage, and nested calls with minimal setup.
Langfuse excels at debugging complex agent workflows by using session replays to reconstruct complete conversation histories. It provides evaluator templates for hallucination, toxicity, and relevance, and supports LLM-as-a-judge workflows to monitor prompt quality over time. You can explore multi-step reasoning chains through interactive trace views and track costs broken down by model, user, or session. Langfuse offers free self-hosting for core open-source features, with usage-based billing available on Langfuse Cloud.
3. LangSmith

LangSmith is a managed observability and evaluation platform built by the LangChain team for tracing, debugging, and monitoring LLM applications through the full development lifecycle. LangSmith captures every run as a visual graph showing tool invocations, reasoning steps, and multi-agent interactions, making it easy to pinpoint exactly where things went wrong. It also runs evaluation pipelines continuously against live traffic, so you see quality issues before they impact users.
Since LangSmith integrates deeply with LangChain and LangGraph, existing applications need minimal code changes to gain full observability. LangSmith also provides a Playground for rapid prompt iteration and an Agent Builder for visually assembling and testing agents, which is particularly helpful for teams managing multiple agent deployments.
4. Helicone

Helicone is a lightweight LLM observability platform that works as an OpenAI-compatible gateway between your application and the LLM provider. After you change your base URL and enable Helicone authentication, Helicone starts logging every request and response, along with token usage, costs, and errors, immediately. This proxy-first approach makes Helicone one of the simplest tools to set up on this list, and it works with over 100 models without locking you into any specific provider.
In addition to logging, Helicone caches repeated calls and intelligently routes requests to reduce both latency and costs. It also handles provider outages through automatic failover and provides rate limiting and usage controls to help prevent runaway spend.
5. Arize Phoenix

Arize Phoenix is a source-available (Elastic License 2.0) LLM observability platform built on OpenTelemetry standards, designed specifically for tracing, evaluation, and drift detection. Phoenix stands out for its ability to catch when your model's understanding quietly shifts over time. It does this by converting text into numerical representations and then plotting them visually, so you can spot clusters, outliers, hallucination patterns, and biases in your RAG datasets at a glance.
Phoenix is particularly strong for RAG pipelines because its visual plots reveal when your retrieval step is pulling irrelevant context or when outputs start drifting from expected patterns, things that numerical metrics alone would miss. Phoenix also provides pre-built evaluation templates for faithfulness, relevance, and bias detection to help you catch prompt degradation early. It is free to self-host with no usage fees or per-trace charges, making it economical for high-volume production environments.
6. OpenLLMetry

OpenLLMetry is an open-source observability framework built on OpenTelemetry standards that provides vendor-neutral instrumentation for LLM applications in Python and JavaScript/TypeScript. You only need to add one line of setup code and OpenLLMetry starts collecting traces, latencies, and usage data from a wide range of supported LLM frameworks and providers automatically.
OpenLLMetry's core value is eliminating vendor lock-in. Since it uses the open OpenTelemetry standard, you can send your data to any compatible backend such as SigNoz, Datadog, or Grafana, and if you decide to switch later, you don't need to change any of your instrumentation code. OpenLLMetry also includes privacy controls for redacting sensitive prompts and supports custom attributes for tracking A/B tests or feature flags. It is completely free with no licensing costs.
7. Comet Opik

Comet Opik is an open-source LLM observability and evaluation platform focused on systematic testing, optimization, and production monitoring. Once instrumented, Opik automatically records every step your agents take, from prompt chains to tool calls, and lets you search through these recorded steps filtered by custom tags like user feedback scores, costs, or any business context you attach.
What sets Opik apart is its AI-powered prompt optimization. Instead of manually tweaking prompts, Opik runs automated experiments that test different prompt variations and configurations using evaluation metrics, with results depending on your specific quality, cost, and latency objectives. Opik also provides guardrails for screening inputs and outputs, such as PII redaction and topical constraints, while hallucination detection is handled through LLM-judge evaluations that you can use to flag and act on problematic responses.
Summary: Top LLM Observability Tools
| Tool | Core Focus | Key Standouts |
|---|---|---|
| SigNoz | Unified OpenTelemetry Monitoring | Monitors LLMs alongside full application observability. As a one-stop observability platform, it correlates traces with logs and metrics, provides alerting on collected telemetry, and offers usage-based pricing that scales predictably. |
| Langfuse | Open-Source Tracing and Eval | SDK and framework integrations for tracing, session replays for debugging agent workflows, evaluator templates for hallucination and toxicity, and free self-hosting or usage-based billing on Cloud. |
| LangSmith | Agent-Focused Tracing and Eval | Visual graphs for every run showing tool calls and reasoning steps, continuous eval pipelines against live traffic, Playground for prompt iteration, and an Agent Builder for assembling agents visually. |
| Helicone | Proxy-Based Cost and Request Logging | Change base URL and add auth to start logging all LLM calls, built-in caching and smart routing to cut costs, automatic failover during outages, and rate limiting to control usage. |
| Arize Phoenix | Drift Detection for RAG Pipelines | Visual plots that reveal when model outputs drift or retrieval pulls irrelevant context, pre-built eval templates for faithfulness and bias, free to self-host under Elastic License 2.0. |
| OpenLLMetry | Vendor-Neutral LLM Instrumentation | One line of setup to trace many supported frameworks, send data to any OpenTelemetry-compatible backend, switch backends without code changes, and completely free with no licensing costs. |
| Comet Opik | Automated Prompt Optimization | Records every agent step with searchable custom tags, runs automated experiments to optimize prompts against your objectives, guardrails for PII screening, and free self-hosting under Apache 2.0. |
Hope we answered all your questions about LLM observability tools. If you have more questions, feel free to use the SigNoz AI chatbot or join our Slack community.
You can also subscribe to our newsletter for insights from observability nerds at SigNoz, and get open-source, OpenTelemetry, and devtool-building stories straight to your inbox.