Top 5 Web Application Monitoring Tools in 2026
TL;DR
- SigNoz: Best for teams that want unified traces, metrics, and logs in a single OpenTelemetry-native platform with the flexibility to self-host or use cloud, all on transparent, usage-based pricing.
- Sentry: Best for developer-led teams where frontend debugging speed matters most, with session replay, error tracking, Web Vitals, and AI-powered root cause analysis built into a developer-first workflow.
- UptimeRobot: Best for quick, zero-effort external uptime checks from global locations as a complement to deeper monitoring tools.
Web application monitoring tools help you understand what's happening inside your web app. They track how fast your pages load for users in different regions, trace a single API request as it moves through your microservices, catch JavaScript errors that users never bother to report, and spot that your p99 response time doubled after last deploy.
Web application monitoring tools exist because web apps fail in ways that basic health checks can't catch. Maybe your checkout page works fine in your office but takes 8 seconds to load in certain regions because a third-party script is blocking the main thread. Or your API keeps returning 200 OK while quietly serving stale data from a broken cache. Either way, checking whether your server is up tells you nothing useful. You need to know what real users are experiencing, where the bottleneck actually sits, and whether that last deploy made things better or worse.
Monitoring a web application means watching the full stack at once, including uptime and synthetic checks from the outside, Real User Monitoring (RUM) that captures actual browser performance, backend APM with distributed tracing across your services, correlated signals for fast debugging, and infrastructure metrics for your hosts, containers, and databases. Early-stage teams get by with basic uptime pings and server logs, but production systems need a way to connect all these signals so you can go from "a user said the page is slow" to the exact query or service that caused it.
Top 5 Web Application Monitoring Tools in 2026
Most of the tools on this list are full-stack monitoring platforms that aim to cover everything in one place, from frontend performance and backend traces to logs, application metrics, and alerting. SigNoz, Datadog, and New Relic fall into this category. They differ mainly in whether they're open-source or commercial, how they handle pricing, and whether they use OpenTelemetry natively or through their own agents.
Sentry takes a different approach as a developer-first monitoring tool, optimizing for getting developers from "something is broken" to the exact line of code as fast as possible through session replay, error tracking, and frontend performance monitoring.
Alongside these, most production teams also run an external uptime monitor like UptimeRobot. External availability checks catch problems that internal monitoring misses entirely, like DNS failures or network-level outages.
In the sections ahead, we review each tool based on how it integrates with your existing stack, deployment options, pricing at scale, and which specific problems it solves best.
1. SigNoz: OpenTelemetry-Native Full-Stack Monitoring

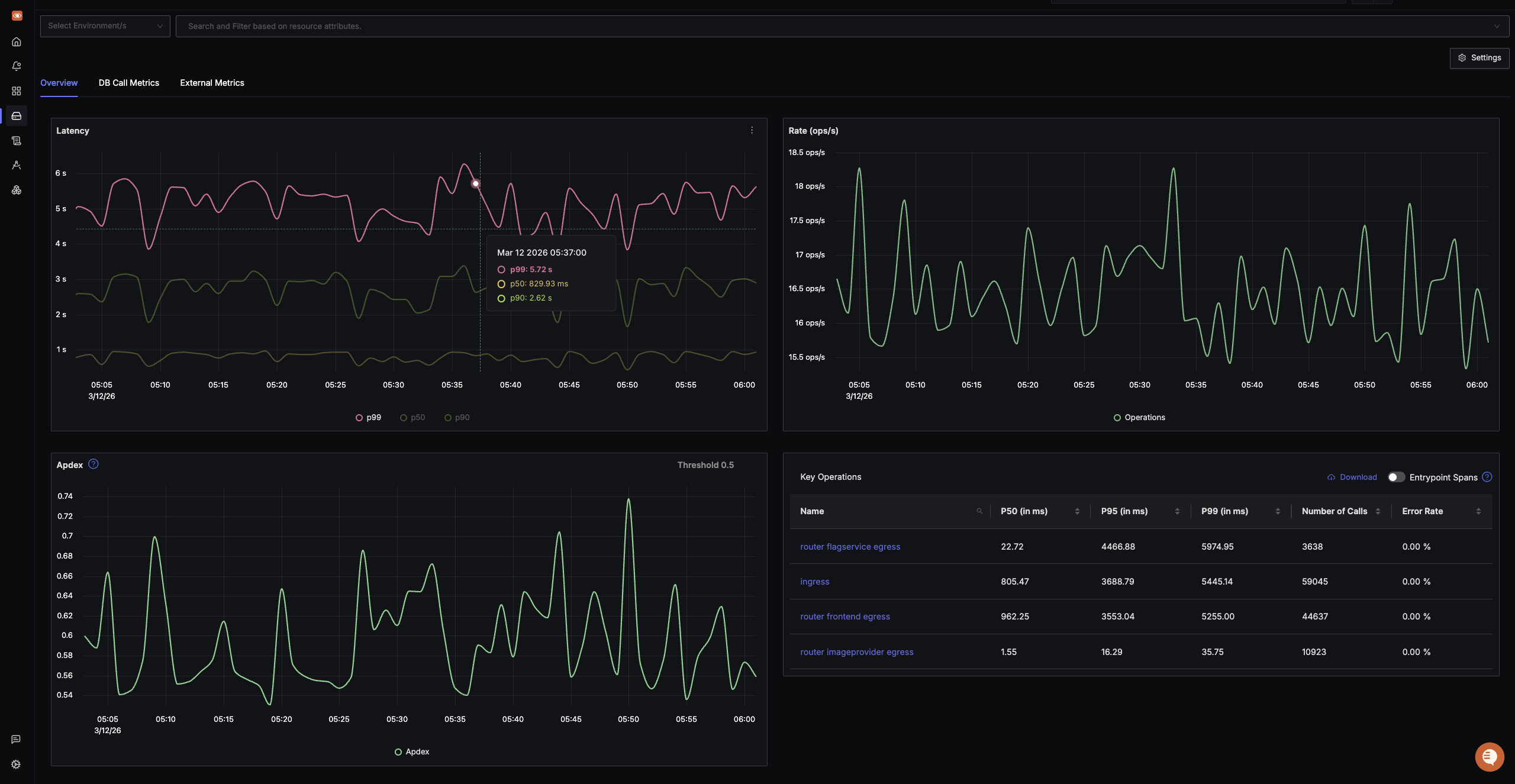
SigNoz is an OpenTelemetry-native observability platform that brings traces, metrics, and logs into a single interface. For web application monitoring, SigNoz gives you end-to-end visibility from frontend web vitals and document load performance to backend distributed traces, database query analysis, and infrastructure health, all without switching between separate tools.
SigNoz supports frontend monitoring through OpenTelemetry browser instrumentation, capturing Core Web Vitals (LCP, INP, CLS) plus supporting browser metrics like FCP and TTFB, document load timing breakdowns, and client-side errors. On the backend, it provides full distributed tracing with flame graphs, service maps with error rate and latency metrics, exception tracking with linked traces, and log management with a powerful query builder. You can set up dashboards for HTTP endpoint monitoring, track p99 latencies across services, and create alerts on any metric or log pattern you collect.
What makes SigNoz different from other tools on this list comes down to pricing, architecture, and openness. SigNoz uses usage-based pricing where logs and traces are billed per GB ingested and metrics are billed per million samples. There are no per-seat licensing fees, so your entire engineering team gets access without the bill scaling per user. Teams often find it materially cheaper than commercial platforms, depending on workload and retention, compared to alternatives that charge across multiple dimensions like hosts, custom metrics, and separate ingest vs. index fees.
On the architecture side, SigNoz stores traces, metrics, and logs in ClickHouse, enabling correlation across signals in one platform. This means correlating signals across your stack is seamless, and you're not managing separate backends for each signal type or paying twice to ingest and then index the same data. For teams that have dealt with the operational overhead of assembling and scaling a multi-tool stack, this is often the deciding factor.
Best for: Teams wanting traces, metrics, and logs in a single OpenTelemetry-native platform with deployment flexibility (cloud or self-host), transparent pricing, and no per-seat fees.
Get Started with SigNoz
You can choose between various deployment options in SigNoz. The easiest way to get started with SigNoz is SigNoz Cloud. We offer a 30-day free trial account with access to all features.
Those with data privacy concerns who can’t send their data outside their infrastructure can sign up for either the enterprise self-hosted or BYOC offering.
Those with the expertise to manage SigNoz themselves, or who want to start with a free, self-hosted option, can use our community edition.
2. Datadog: All-in-One Commercial Platform

Datadog is a SaaS-based full-stack observability platform with a broad feature surface. For web application monitoring, Datadog offers RUM with Core Web Vitals tracking, Session Replay with privacy controls, Synthetic Monitoring with browser tests and API checks, APM with distributed tracing and continuous profiling, log management, infrastructure monitoring, and Watchdog AI for automated anomaly detection and root cause suggestions.
Datadog focuses heavily on correlation across signals. You can click from a session replay showing a user encountering an error to the backend trace that handled their request, to the logs from that service, to the infrastructure metrics of the host it ran on.
Datadog supports OpenTelemetry ingestion alongside its own agent and has over 1,000 built-in integrations with cloud services, databases, and third-party tools. Datadog pricing varies by product; for example, infrastructure/APM are host-based, RUM is session-based, synthetics are billed per test run, and log pricing depends on log ingestion/indexing and retention choices. For some products like APM, billing uses the 99th-percentile of active agents rather than simple averages.
Best for: Well-funded teams that want the most complete, polished commercial platform and can manage the pricing complexity.
3. New Relic: SaaS Platform with Built-in Query Language

New Relic is a full-stack observability platform that offers Browser Monitoring (RUM), Session Replay, Synthetic Monitoring with scripted browser tests, APM with code-level transaction tracing, log management, infrastructure monitoring, and AIOps features for anomaly detection. New Relic also supports OpenTelemetry with a dedicated OTLP endpoint.
New Relic includes NRQL (New Relic Query Language), which lets you run ad-hoc queries across all your telemetry data. This can be useful for investigating complex performance issues where you need to correlate browser metrics with backend transaction times or slice data by custom attributes. New Relic offers a free tier with a monthly data ingest allowance. Pricing combines data ingestion and seat-based pricing that varies by user role.
Best for: Application-centric teams that want broad capabilities, strong querying, and a more accessible pricing model than Datadog.
4. Sentry: Developer-First Frontend Debugging

Sentry is a developer-first monitoring platform. It covers error monitoring with stack traces and breadcrumbs, performance monitoring with distributed tracing, Real User Monitoring with Core Web Vitals (LCP, INP, CLS) plus supporting metrics like FCP and TTFB, Session Replay with DOM reconstruction, Uptime Monitoring, Logs, and AI-powered debugging through Seer, its root cause analysis agent.
Sentry connects the debugging workflow end to end. When a user encounters an issue, you can watch the session replay to see exactly what happened, view the error with full stack trace and breadcrumbs, follow the distributed trace across your backend services, and see the related logs from a single issue view.
Sentry also detects rage clicks and dead clicks to surface frustrating UX patterns. Sentry does not cover infrastructure monitoring or Kubernetes visibility. Pricing starts with a free tier for developers, with paid team plans and usage-based pricing for higher volumes.
Best for: Developer-led teams building frontend-heavy web apps where fast debugging of errors, performance regressions, and UX issues matters most.
5. UptimeRobot: Simplest External Uptime Monitoring

UptimeRobot is a SaaS-based uptime monitoring service that checks your websites and APIs from external locations around the world. The free tier allows monitoring up to 50 URLs with 5-minute check intervals. UptimeRobot supports HTTP(S), keyword, ping, port, heartbeat, and cron job monitoring, along with SSL certificate expiry alerts and domain expiry checks.
Since UptimeRobot checks from outside your infrastructure, it catches outages that internal monitoring tools miss entirely, like DNS failures, CDN issues, or network-level problems. It provides public and internal status pages, a mobile app for iOS and Android, and integrations with Slack, PagerDuty, and email.
UptimeRobot provides no APM, no tracing, no log management, and no frontend performance metrics. It handles one layer well, answering whether your app is up and responding from the outside. Paid plans offer faster check intervals.
Best for: Quick, zero-effort external uptime checks as a complement to deeper monitoring tools.
Summary of Top Web Application Monitoring Tools
| Tool | Core Focus | Key Standouts |
|---|---|---|
| SigNoz | Full-Stack OpenTelemetry Monitoring | Traces, metrics, and logs in a single platform with no per-seat fees. Usage-based pricing that can be materially cheaper than some commercial platforms, depending on workload and retention. Cloud, self-hosted, and open-source deployment options. |
| Datadog | All-in-One Commercial Platform | Widest feature surface with RUM, session replay, synthetics, APM, logs, and 1,000+ built-in integrations. Strong signal correlation across all layers. Pricing varies by product (e.g., host-based, session-based, 99th-percentile billing). |
| New Relic | Breadth-to-Value SaaS | NRQL for ad-hoc querying across all telemetry, generous 100 GB free tier, strong OpenTelemetry support. Data ingestion plus seat-based pricing model. |
| Sentry | Developer-First Debugging | Session replay, error tracking, Web Vitals, rage click detection, and AI root cause analysis in a single debugging workflow. Focused on frontend-heavy apps rather than infrastructure. |
| UptimeRobot | External Uptime Monitoring | Monitors up to 50 URLs free with 5-minute checks from global locations. Status pages, SSL expiry alerts, and mobile app. Catches external outages that internal tools miss. |
Frequently Asked Questions
How is web application monitoring different from website monitoring?
Website monitoring usually refers to basic uptime and availability checks, testing whether a URL responds with the expected status code. Web application monitoring is broader and includes uptime checks but also tracks browser performance (Core Web Vitals), backend transaction performance, distributed traces across microservices, log correlation, and infrastructure health. Dedicated uptime tools like UptimeRobot handle website monitoring, while tools like SigNoz, Datadog, and New Relic handle web application monitoring.
Do I need multiple monitoring tools for my web application?
It depends on your stack and team. Unified platforms like SigNoz, Datadog, and New Relic can cover most monitoring needs in a single tool. However, many production teams combine a full observability platform with a dedicated external uptime monitor because external checks catch problems that internal monitoring misses, such as DNS failures or network-level outages.
What is the best web application monitoring tool?
SigNoz is a strong open-source option for unified web application monitoring, especially for teams that want OpenTelemetry-native tracing, metrics, logs, and flexible deployment. It provides traces, metrics, logs, frontend monitoring, and infrastructure monitoring in a single platform built on OpenTelemetry.
How does OpenTelemetry relate to web application monitoring?
OpenTelemetry is the vendor-neutral, open-source standard for instrumenting applications to produce traces, metrics, and logs. It does not store or visualize data, so you still need a backend like SigNoz or Datadog for that. The advantage of using OpenTelemetry is portability. You instrument once, and you can send your data to any compatible backend without changing your code if you switch tools later.
Hope we answered all your questions about web application monitoring tools. If you have more questions, feel free to use the SigNoz AI chatbot or join our Slack community.
You can also subscribe to our newsletter for insights from observability nerds at SigNoz, and get open-source, OpenTelemetry, and devtool-building stories straight to your inbox.