This dashboard provides comprehensive monitoring of Go runtime performance and resource utilization, offering detailed visibility into memory usage, garbage collection, goroutine management, and heap allocation for optimal Go application monitoring.
📝 Note
To use this dashboard, you need to set up the data source and send telemetry to SigNoz. Follow the Go Metrics guide to get started.
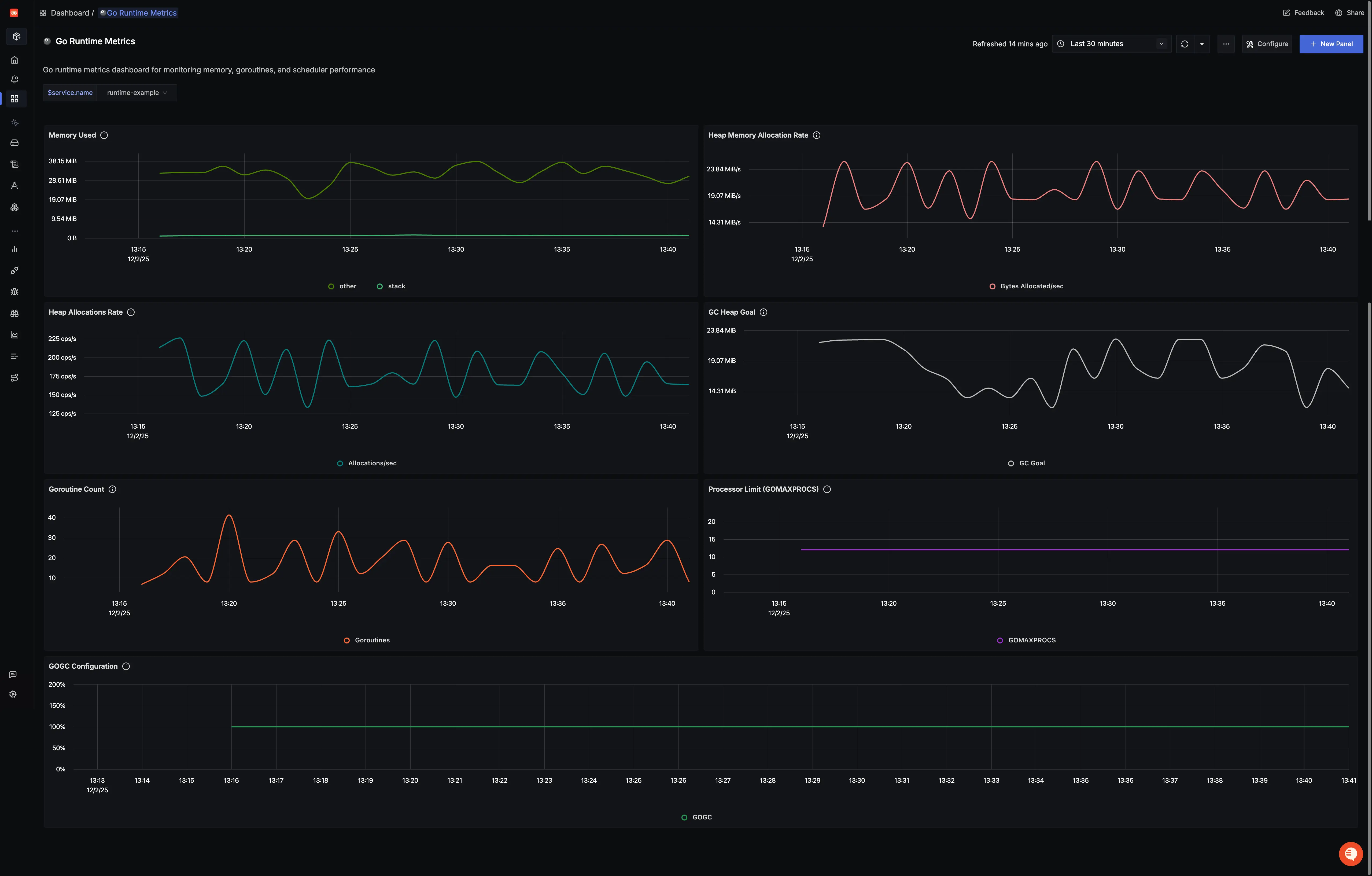
Dashboard Preview

Dashboards → + New dashboard → Import JSON
What This Dashboard Monitors
This dashboard tracks essential Go runtime metrics to help you:
- Monitor Memory Usage: Track heap and non-heap memory utilization
- Track Garbage Collection: Monitor GC frequency, duration, and heap size goals
- Monitor Goroutines: Track live goroutine counts for concurrency analysis
- Analyze Memory Allocations: Monitor allocation patterns and heap growth
- Track Processor Limits: Monitor available OS threads for Go code execution
- Performance Optimization: Identify memory leaks and optimize resource usage
- Resource Management: Monitor memory allocation efficiency and GC impact
Metrics Included
Memory Metrics
- Memory Used: Shows memory used by the Go runtime over time
- Memory Allocated: Shows memory allocated to the heap by the application over time
- Memory Allocations: Shows count of allocations to the heap over time
- GC Heap Goal: Shows heap size target for the end of the GC cycle over time
Concurrency Metrics
- Goroutine Count: Shows count of live goroutines over time
- Processor Limit: Shows the number of OS threads that can execute user-level Go code simultaneously
Configuration Metrics
- GOGC Configuration: Shows heap size target percentage configured by the user (default: 100)
Derived Metrics
- Memory Growth Rate: Shows rate of memory allocation change over time
- Goroutine Growth Rate: Shows rate of goroutine creation over time
- Allocation Rate: Shows rate of heap allocations per second
Dashboard Variables
This dashboard includes pre-configured variables for filtering:
- service.name: Filter by specific service name