Top Icinga Alternatives (2026) - Open Source and Commercial Options
TL;DR
-
SigNoz provides an OpenTelemetry-native platform that unifies logs, metrics, and traces for deep correlation and fast queries compared to Icinga's basic check-based infrastructure monitoring. SigNoz also offers the flexibility to use a managed cloud service or self-host the infrastructure.
-
Datadog offers fully-managed SaaS monitoring with 1,000+ integrations, AI anomaly detection, and distributed tracing, providing an easier setup than self-hosted Icinga but with higher, unpredictable pricing.
-
Zabbix offers monitoring for servers, networks, and apps with auto-discovery, ready templates, and proxies for scalable data collection, giving you complete control over your monitoring infrastructure without licensing costs, while Icinga is a highly modular, plugin-based monitoring tool that requires more custom configuration and paid subscriptions for advanced features.
Icinga has been a go-to monitoring solution for infrastructure teams since the project kicked off in 2009, and it’s widely seen as part of the Nagios family. The original line (often called Icinga 1.x) started as a Nagios fork, and it’s now end-of-life (EOL) and out of support since the end of 2018, so most teams talking about Icinga today really mean Icinga 2.
Icinga 2 is a complete rewrite designed for self-hosted monitoring at scale with clustering/distributed setups and strong compatibility with the classic plugin-based approach many teams already rely on.
But all of the above features come with operational overhead. Getting Icinga production-ready often means building automation around it and layering on tools like Icinga Director to manage complexity. Many teams also find themselves reaching for external tools (Grafana and InfluxDB) because Icinga's native interface (IcingaWeb) covers the basics but doesn't always deliver the metrics-first experience often expected from modern observability workflows.

This guide looks at alternatives that tackle those spots. We'll compare on deployment flexibility, pricing predictability, and modern automation capabilities (like config-as-code and intelligent alerting) to help you pick what fits your dev workflow.
SigNoz

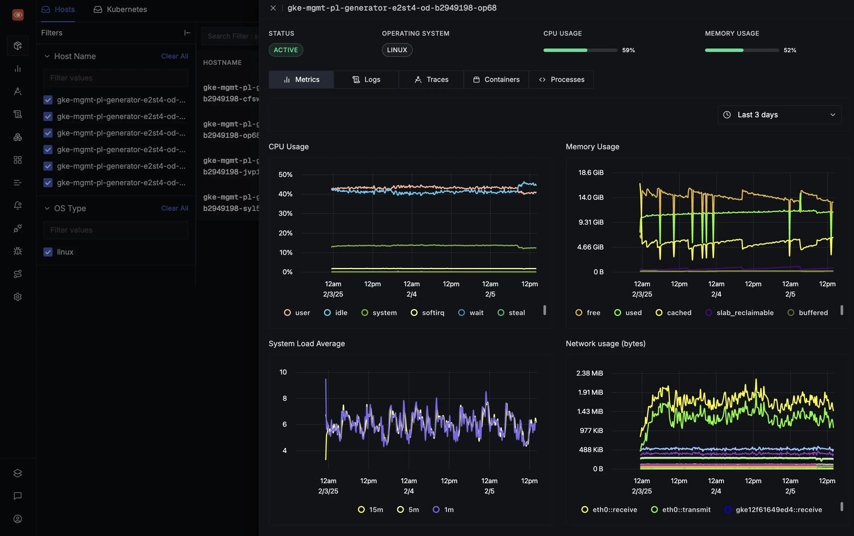
SigNoz is an all-in-one observability platform built to support OpenTelemetry (OTel) natively. It brings logs, metrics, and distributed traces together into a single unified view, making it well-suited for teams that need deep correlation across signals.
Key Features
- OpenTelemetry-first: SigNoz is built to work cleanly with OpenTelemetry and its semantic conventions, which helps link logs, traces, and metrics without inventing a new instrumentation scheme.
- Columnar Backend: SigNoz uses columnar storage to keep query performance snappy on big, high-cardinality telemetry datasets.
Why consider SigNoz over Icinga?
SigNoz and Icinga take fundamentally different approaches to monitoring. SigNoz provides unified signal correlation, i.e. you can click from a metric spike directly to related traces and logs via OpenTelemetry. This makes it ideal for troubleshooting distributed applications that require tracking requests across multiple services. On the other hand, Icinga uses a check-based model that runs scheduled tests (or "checks") to monitor infrastructure basics such as server uptime, network connectivity, and service availability, and it alerts you only when predefined thresholds (e.g., CPU over 90%) are exceeded. To handle advanced tasks such as detailed metric analysis or distributed tracing, Icinga needs add-on integrations with separate tools, such as Grafana (for visualisations) or Prometheus (for time-series metrics).
SigNoz keeps things straightforward with usage-based rates. The Community Edition is free to self-host, so you only pay for your own infrastructure costs, such as servers and storage. SigNoz Cloud charges $0.10 per million metric samples and $0.30 per GB for logs and traces beyond the included usage in your plan (Teams $49/month base, Enterprise $4,000+/month custom). This ingest-based model differs from Icinga's flat fees (free core, €2,000/year modules, €15,000+/year support).
Get Started with SigNoz
You can choose between various deployment options in SigNoz. The easiest way to get started with SigNoz is SigNoz Cloud. We offer a 30-day free trial account with access to all features.
Those with data privacy concerns who can’t send their data outside their infrastructure can sign up for either the enterprise self-hosted or BYOC offering.
Those with the expertise to manage SigNoz themselves, or who want to start with a free, self-hosted option, can use our community edition.
Zabbix

Zabbix is a free and open-source monitoring platform that’s been around since 2001. It is an enterprise-grade observability solution with no license fees or per-device charges.
Key Features
- Auto-Discovery & Templates: Zabbix supports network discovery using checks like SNMP and Zabbix agent discovery, and you can use discovery actions to automatically create hosts and link templates.
- Real-Time Dashboards: Built-in dashboards show live graphs, network maps, and drill-down views without requiring external plugins or third-party tools.
Why consider Zabbix over Icinga?
Zabbix supports network discovery (discovering hosts/services via checks such as SNMP/agent checks), ships a large library of templates to quickly get monitoring up and running, and uses Zabbix proxies to offload data collection and monitor remote locations at scale. In contrast, Icinga is more modular and explicitly does not provide pre-configured templates by default, so teams often assemble monitoring using its DSL and/or additional components like Director, depending on their workflow. Both offer strong self-hosted scalability with distributed setups, but Zabbix's built-in auto-discovery and templates reduce initial setup time compared to Icinga's plugin-based configuration.
Zabbix is open source under the AGPLv3 license and free of charge for all features, with optional paid support subscriptions available as fixed-cost annual contracts (prices not publicly listed). This differs from Icinga's model, where the core is free (Forever Free Edition), but optional subscriptions like Module Subscription (€2,000/year for exclusive modules) and Support Subscription (starting at €15,000/year, including modules and repository access) add costs for enterprise enhancements and professional support.
Checkmk

Checkmk is a monitoring platform that automates manual configuration tasks, covers core monitoring needs, and enables distributed monitoring and improved scaling for larger environments.
Key Features
- Discovery & rules-driven config: Checkmk emphasises auto-discovery of hosts/services and rule-based automation to reduce repetitive configuration.
- Automation via REST API: The REST API exposes broad admin/config capabilities over HTTP, enabling scripting and integration with automation pipelines.
Why consider Checkmk over Icinga?
Checkmk offers similar deployment flexibility to Icinga, both supporting self-hosted setups across on-prem, cloud, and containerised environments. Checkmk differentiates in its guided automation workflow, where service discovery happens through a (discover → review → activate) process that's designed to be faster than writing Icinga's DSL configurations from scratch, especially when you're onboarding lots of hosts at once.
On pricing predictability, Checkmk's Raw Edition is completely free for core monitoring. Commercial editions (Enterprise, Cloud, MSP) are subscription- or quote-based, priced by the number of services, with add-ons like synthetic monitoring starting at €1,620/year for 15 tests. This contrasts with Icinga's flat subscription model offering free core, €2,000/year for modules, and €15,000+/year for support (scaled by servers).
Sensu

Sensu treats monitoring as code, letting you define checks in configuration files under version control. It's open source at its core, with enterprise features available for teams operating at scale.
Key Features
- Event Pipelines: Filter and route alerts so you only get notified about real issues. Use handlers to automate responses through tools like Slack or Ansible, reducing manual intervention.
- Automatic Agent Registration: Agents register themselves as systems spin up or down, making it ideal for cloud and container environments. De-registration keeps your monitoring clean without manual cleanup.
- Observability Pipeline: Integrates with metrics systems like Prometheus, logging tools, and tracing platforms. Uses a pub-sub model rather than constant polling, reducing overhead and improving efficiency.
Why consider Sensu over Icinga?
Sensu is built around agents (clients you install on systems or infrastructure you're monitoring), registration, and monitoring-as-code, which map cleanly to cloud-native and ephemeral environments. Sensu's event pipelines and publish-subscribe model provide more efficient, low-overhead alerting than Icinga's polling-based checks, with better native integration for dynamic setups like Kubernetes.
For pricing, Sensu’s tiers include a free plan for up to 100 nodes, Pro at $3 per node per month (annual, min 100 nodes), and Enterprise at $5 per node per month (annual, min 300 nodes, with unlimited sites and faster support). This per-node model differs from Icinga's flat subscriptions (free core, €2,000/year modules, €15,000+/year support), making Sensu more scalable and predictable for variable node counts but potentially more expensive at high scales without volume discounts.
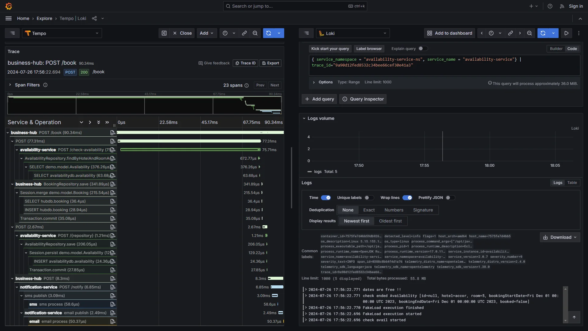
Grafana Stack (with Loki, Tempo, and Prometheus)

The Grafana stack brings together Loki for logs, Tempo for traces, and Prometheus for metrics, all displayed through Grafana's dashboards. It's popular with teams running Kubernetes or cloud-native setups who need something flexible they can adapt as requirements change.
Key Features
- Smart Log Storage: Loki only indexes metadata, such as labels (environment, service name), not full text. This keeps storage costs down and lets you use cheap object storage like S3 for huge log volumes.
- Build Your Own Dashboards: Grafana lets you create custom views that combine logs, traces, and metrics in one place. You can set up alerts and tap into a large plugin ecosystem for specialised analysis.
- Powerful Metrics: Prometheus handles time-series data well, with PromQL for writing detailed queries. Tempo adds distributed tracing without heavy overhead.
Why consider Grafana Stack over Icinga?
The Grafana stack offers flexible deployment options, allowing you to self-host the entire stack on your own infrastructure, run it in containers, or use managed offerings like Grafana Cloud. Icinga also supports self-hosted deployments with strong distributed monitoring capabilities, but the Grafana stack's cloud-native design makes it particularly well-suited for Kubernetes and containerised environments where scraping metrics and auto-discovery align naturally with how modern infrastructure operates.
On pricing predictability, the core Grafana stack components are open source, so if you self-host, you're paying for infrastructure and operational overhead rather than software licenses. Grafana Cloud has a free tier (10k metric series, 50GB logs/traces) and a Pro tier at $19/month platform fee + usage ($6.50/1k metric series, $0.50/GB logs/traces). This usage-based approach differs from Icinga's flat subs (free core, €2,000/year modules, €15,000+/year support), making Grafana better for low-volume or self-hosted setups with no fees, but potentially worse for high-ingest environments where costs accumulate faster than Icinga's fixed model.
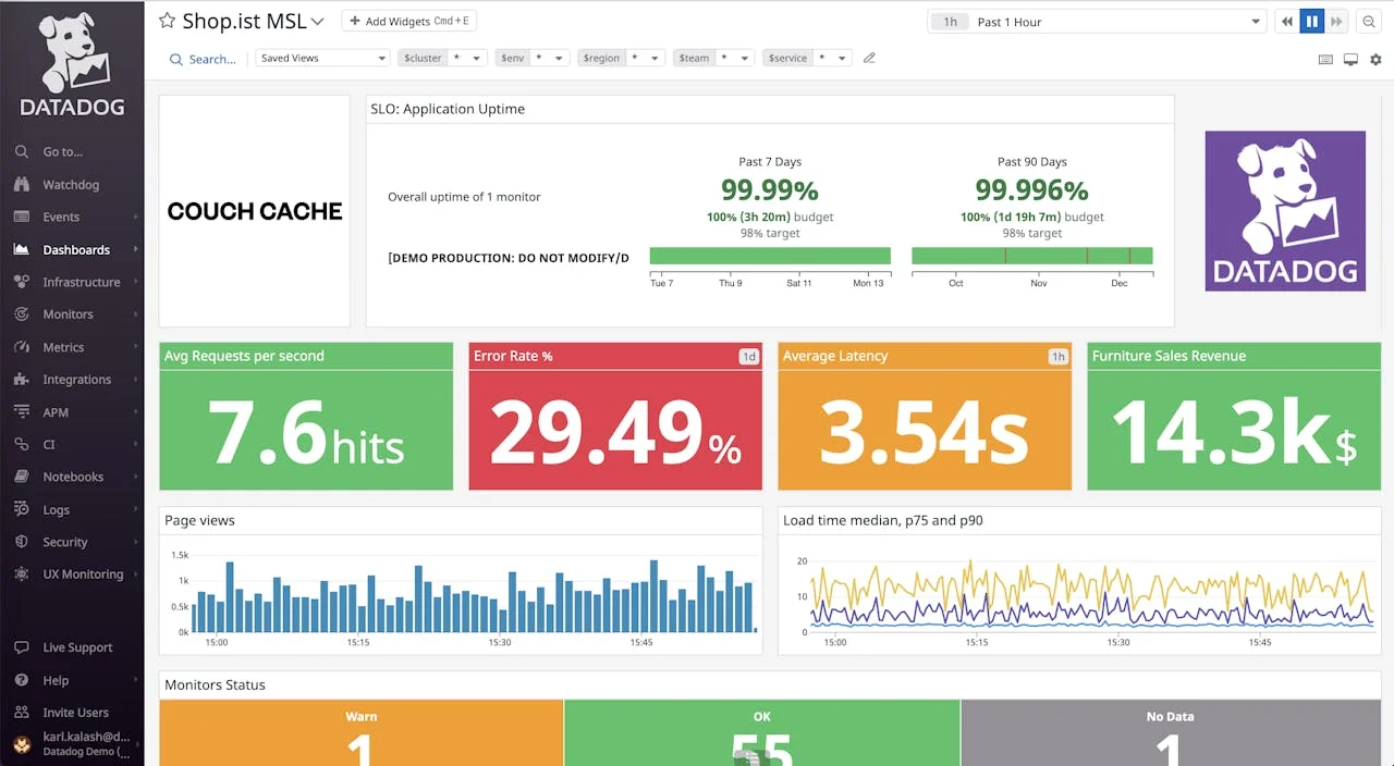
Datadog

Datadog oversees your full stack from cloud services to applications, using AI to highlight problems before they blow up. It's built for teams that want everything in one place without managing their own servers.
Key Features
- 1,000+ Integrations: Pre-built integrations across clouds, databases, and DevOps tools with tag-based correlation.
- AI-Powered Anomaly Detection: Watchdog automatically surfaces outliers and unusual patterns in your metrics and logs, helping you catch issues before they escalate.
- Distributed Tracing with Latency Analysis: APM supports end-to-end distributed tracing with detailed latency percentiles (p50, p95, p99) and latency distributions.
Why consider Datadog over Icinga?
Datadog is SaaS-only with no self-hosting option, which means you skip the infrastructure setup and ongoing maintenance that comes with running Icinga. You install the Datadog Agent on your hosts, and the monitoring platform itself is fully managed by Datadog. This eliminates the need for enterprise repository subscriptions or managing distributed monitoring infrastructure that Icinga requires for large-scale deployments. Datadog's 1,000+ integrations and AI anomaly detection (Watchdog) provide proactive, correlated insights across stacks, surpassing Icinga's rule-based alerting, with built-in latency analysis.
On pricing predictability, Datadog’s pricing is difficult to forecast because it charges across multiple distinct areas (per host, per gigabyte of data, and for add-on features). Furthermore, bills often fluctuate unpredictably due to overage charges triggered by usage spikes or custom metrics. It’s much more complicated than Icinga's simpler model, offering a free core and various fixed-price subscriptions. Icinga pricing provides flat predictability, ideal for open-source users.
PRTG

PRTG from Paessler is a sensor-based monitoring platform designed for network infrastructure and IoT devices. It's built for teams that want quick deployment and visual network oversight without deep technical configuration.
Key Features
- Auto-Discovery & Sensors: Automatically finds devices on your network and sets up sensors for bandwidth, hardware health, temperature, and more.
- Visual Network Maps: Shows your entire infrastructure visually with real-time status indicators. You can see at a glance which devices are healthy and where problems are occurring.
- Mobile Monitoring: Native mobile apps for iOS and Android keep you connected to your infrastructure on the go, with push notifications for alerts via email, SMS, or in-app.
Why consider PRTG over Icinga?
PRTG Network Monitor runs on-prem with a Windows-based core server. Paessler also offers PRTG Hosted Monitor (hosted by Paessler) if you prefer not to run the core server yourself. There's a one-click installer and automatic network discovery that creates sensors for devices as they're found. This makes it appealing for teams that want to get monitoring up and running fast without spending days on configuration. PRTG also includes Maps for visual dashboards and supports mobile apps with push notifications, so you can keep tabs on your infrastructure from anywhere. PRTG's sensor auto-discovery and preconfigured templates enable faster setups than Icinga's DSL configs, with a stronger IoT/network focus, while Icinga offers broader plugin flexibility.
PRTG uses sensor-based licensing with clear tiers, including paid subscriptions like PRTG 500 (500 sensors ~50 devices), with updates and support. This scales by sensors differently from Icinga's flat fees (free core, €2,000/year modules, €15,000+/year support), making PRTG better for predictable growth in device counts but requiring quotes for transparency, potentially worse than Icinga's fixed subs for large, static environments.
Summary: Top Icinga Alternatives
| Tool | Core Focus | Key Advantages Over Icinga |
|---|---|---|
| SigNoz | OTel unified observability | Signal correlations with columnar queries, flexible self-host/cloud/BYOC options, ingest-based pricing skips enterprise agent fees. |
| Zabbix | Free enterprise monitoring | Auto-discovery and templates for quick setups, fully free with no paywalls, easier scaling without manual configs. |
| Checkmk | Automated infra checks | Rule-based discovery reduces setup time, free Raw Edition with UI-guided automation, better for large envs than DSL-heavy Icinga. |
| Sensu | Monitoring as code | Event pipelines filter noise, auto-registering agents for dynamic setups, per-node pricing avoids Icinga's repo subs. |
| Grafana Stack | Modular metrics/logs | Metrics-first with PromQL and low-cost storage, self-host or managed for K8s fit, less overhead than Icinga's check model. |
| Datadog | AI full-stack suite | Anomaly detection and 1000+ integrations correlate signals, SaaS skips self-management, per-host pricing with allotments for predictability. |
| PRTG | Sensor-based network | Auto-sensors and visual maps deploy fast, free tier plus sub-based tiers include support, simpler for IoT/networks without plugins. |
Hope this clears up the Icinga alternatives for you. If you've got questions on setups or migrations, ask the SigNoz AI chatbot or join our Slack community.
Subscribe to our newsletter for tips from observability folks at SigNoz, plus open-source and dev tool stories.