This integration enables monitoring of your AWS Elastic Kubernetes Service (EKS) clusters by collecting Container Insights metrics. With SigNoz's one-click AWS integration, you can track pod health, container restarts, and replica availability.
Amazon EKS is a managed Kubernetes service that makes it easy to run Kubernetes on AWS. Monitoring EKS is essential for understanding cluster health, pod performance, and ensuring application reliability.
Getting Started
To use the EKS integration:
- From the sidebar, navigate to Integrations.
- Click Configure on the Amazon Web Services tile.
- Navigate to EKS to view dashboards and configure the integration.
For detailed setup instructions, see One-Click AWS Integrations.

What You'll Monitor & Data Collected
This integration collects comprehensive EKS Container Insights metrics, providing visibility into:
Core EKS Metrics
- Pod Status: Monitor running, pending, and failed pods.
- Container Restarts: Track container restart counts.
- Replica Availability: Monitor available and unavailable replicas.
- Container Health: Track number of containers and running containers.
Collected Data Details
📊 Metrics List
| Metric Name | Unit | Type |
|---|---|---|
| aws_ContainerInsights_pod_number_of_container_restarts_count | Count | Gauge |
| aws_ContainerInsights_pod_number_of_container_restarts_max | Count | Gauge |
| aws_ContainerInsights_pod_number_of_container_restarts_min | Count | Gauge |
| aws_ContainerInsights_pod_number_of_container_restarts_sum | Count | Gauge |
| aws_ContainerInsights_pod_number_of_containers_count | Count | Gauge |
| aws_ContainerInsights_pod_number_of_containers_max | Count | Gauge |
| aws_ContainerInsights_pod_number_of_containers_min | Count | Gauge |
| aws_ContainerInsights_pod_number_of_containers_sum | Count | Gauge |
| aws_ContainerInsights_pod_number_of_running_containers_count | Count | Gauge |
| aws_ContainerInsights_pod_number_of_running_containers_max | Count | Gauge |
| aws_ContainerInsights_pod_number_of_running_containers_min | Count | Gauge |
| aws_ContainerInsights_pod_number_of_running_containers_sum | Count | Gauge |
| aws_ContainerInsights_pod_status_failed_count | Count | Gauge |
| aws_ContainerInsights_pod_status_failed_max | Count | Gauge |
| aws_ContainerInsights_pod_status_failed_min | Count | Gauge |
| aws_ContainerInsights_pod_status_failed_sum | Count | Gauge |
| aws_ContainerInsights_pod_status_pending_count | Count | Gauge |
| aws_ContainerInsights_pod_status_pending_max | Count | Gauge |
| aws_ContainerInsights_pod_status_pending_min | Count | Gauge |
| aws_ContainerInsights_pod_status_pending_sum | Count | Gauge |
| aws_ContainerInsights_status_replicas_available_count | Count | Gauge |
| aws_ContainerInsights_status_replicas_available_max | Count | Gauge |
| aws_ContainerInsights_status_replicas_available_min | Count | Gauge |
| aws_ContainerInsights_status_replicas_available_sum | Count | Gauge |
| aws_ContainerInsights_status_replicas_unavailable_count | Count | Gauge |
| aws_ContainerInsights_status_replicas_unavailable_max | Count | Gauge |
| aws_ContainerInsights_status_replicas_unavailable_min | Count | Gauge |
| aws_ContainerInsights_status_replicas_unavailable_sum | Count | Gauge |
Dashboards
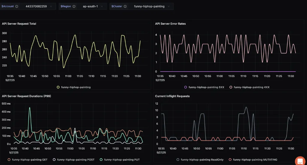
EKS Control Plane Overview Dashboard
Monitor your EKS cluster's control plane metrics:

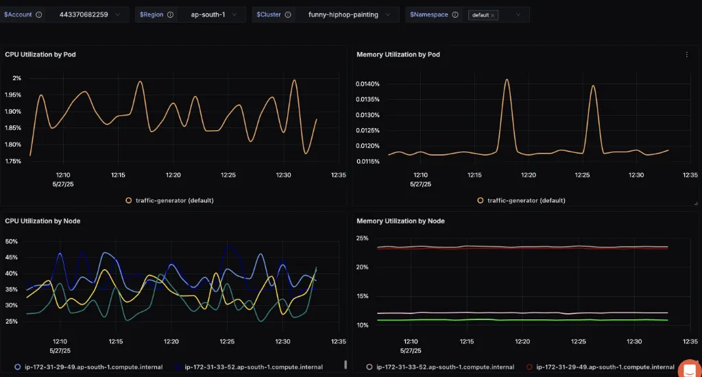
EKS Container Insights Overview Dashboard
Monitor your EKS workloads with Container Insights:

Key visualizations include:
- Pod Status: Monitor running, pending, and failed pods.
- Container Restarts: Track restart trends over time.
- Replica Availability: Analyze deployment health.
- Container Health: Monitor container counts.