This integration enables monitoring of your AWS Lambda functions by collecting comprehensive serverless compute metrics. With SigNoz's one-click AWS integration, you can track invocations, errors, duration, and concurrency.
AWS Lambda is a serverless compute service that runs your code in response to events. Monitoring Lambda is essential for understanding function performance, identifying errors, and optimizing costs.
Getting Started
To use the Lambda integration:
- From the sidebar, navigate to Integrations.
- Click Configure on the Amazon Web Services tile.
- Navigate to Lambda to view dashboards and configure the integration.
For detailed setup instructions, see One-Click AWS Integrations.

What You'll Monitor & Data Collected
This integration collects comprehensive Lambda metrics, providing visibility into:
Core Lambda Metrics
- Invocations: Monitor function invocation counts.
- Errors: Track error counts and rates.
- Duration: Monitor execution time.
- Throttles: Track throttled invocations.
- Concurrency: Monitor concurrent executions.
- Async Events: Track async event processing.
Collected Data Details
📋 Logs List
| Name | Path | Type |
|---|---|---|
| Account Id | resources.cloud.account.id | string |
| Log Group Name | resources.aws.cloudwatch.log_group_name | string |
| Log Stream Name | resources.aws.cloudwatch.log_stream_name | string |
📊 Metrics List
| Metric Name | Unit | Type |
|---|---|---|
| aws_Lambda_Invocations_count | Count | Gauge |
| aws_Lambda_Invocations_max | Count | Gauge |
| aws_Lambda_Invocations_min | Count | Gauge |
| aws_Lambda_Invocations_sum | Count | Gauge |
| aws_Lambda_Errors_count | Count | Gauge |
| aws_Lambda_Errors_max | Count | Gauge |
| aws_Lambda_Errors_min | Count | Gauge |
| aws_Lambda_Errors_sum | Count | Gauge |
| aws_Lambda_Duration_count | Milliseconds | Gauge |
| aws_Lambda_Duration_max | Milliseconds | Gauge |
| aws_Lambda_Duration_min | Milliseconds | Gauge |
| aws_Lambda_Duration_sum | Milliseconds | Gauge |
| aws_Lambda_Throttles_count | Count | Gauge |
| aws_Lambda_Throttles_max | Count | Gauge |
| aws_Lambda_Throttles_min | Count | Gauge |
| aws_Lambda_Throttles_sum | Count | Gauge |
| aws_Lambda_ConcurrentExecutions_count | Count | Gauge |
| aws_Lambda_ConcurrentExecutions_max | Count | Gauge |
| aws_Lambda_ConcurrentExecutions_min | Count | Gauge |
| aws_Lambda_ConcurrentExecutions_sum | Count | Gauge |
| aws_Lambda_AsyncEventsReceived_count | Count | Gauge |
| aws_Lambda_AsyncEventsReceived_max | Count | Gauge |
| aws_Lambda_AsyncEventsReceived_min | Count | Gauge |
| aws_Lambda_AsyncEventsReceived_sum | Count | Gauge |
| aws_Lambda_AsyncEventsDropped_count | Count | Gauge |
| aws_Lambda_AsyncEventsDropped_max | Count | Gauge |
| aws_Lambda_AsyncEventsDropped_min | Count | Gauge |
| aws_Lambda_AsyncEventsDropped_sum | Count | Gauge |
| aws_Lambda_AsyncEventAge_count | Milliseconds | Gauge |
| aws_Lambda_AsyncEventAge_max | Milliseconds | Gauge |
| aws_Lambda_AsyncEventAge_min | Milliseconds | Gauge |
| aws_Lambda_AsyncEventAge_sum | Milliseconds | Gauge |
| aws_Lambda_ClaimedAccountConcurrency_count | Count | Gauge |
| aws_Lambda_ClaimedAccountConcurrency_max | Count | Gauge |
| aws_Lambda_ClaimedAccountConcurrency_min | Count | Gauge |
| aws_Lambda_ClaimedAccountConcurrency_sum | Count | Gauge |
| aws_Lambda_UnreservedConcurrentExecutions_count | Count | Gauge |
| aws_Lambda_UnreservedConcurrentExecutions_max | Count | Gauge |
| aws_Lambda_UnreservedConcurrentExecutions_min | Count | Gauge |
| aws_Lambda_UnreservedConcurrentExecutions_sum | Count | Gauge |
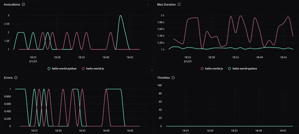
Dashboards
Lambda Overview Dashboard
The integration provides a comprehensive overview dashboard with key Lambda metrics:

Key visualizations include:
- Invocations: Monitor invocation trends over time.
- Errors: Track error rates and counts.
- Duration: Analyze function execution time.
- Throttles: Monitor throttled invocations.
- Concurrency: Track concurrent execution levels.
Ready to explore more integrations? Browse all available integrations