Overview
This guide walks you through setting up observability and monitoring for LiveKit using OpenTelemetry and exporting logs, traces, and metrics to SigNoz. With this integration, you can observe the performance of various models, capture request/response details, and track system-level metrics in SigNoz, giving you real-time visibility into latency, error rates, and usage trends for your LiveKit applications.
Instrumenting LiveKit in your AI applications with telemetry ensures full observability across your voice agent workflows, making it easier to debug issues, optimize performance, and understand user interactions. By leveraging SigNoz, you can analyze correlated traces, logs, and metrics in unified dashboards, configure alerts, and gain actionable insights to continuously improve reliability, responsiveness, and user experience.
Prerequisites
- A SigNoz Cloud account with an active ingestion key or Self Hosted SigNoz instance
- Internet access to send telemetry data to SigNoz Cloud
- Python 3.10+ with LiveKit installed
- For Python:
uvinstalled for managing Python packages - LiveKit Cloud Account
- Installed LiveKit CLI
Monitoring LiveKit
For more detailed info on instrumenting your LiveKit applications with OpenTelemetry click here.
Get started with a sample LiveKit starter project by following the LiveKit Getting Started Docs
No-code auto-instrumentation is recommended for quick setup with minimal code changes. It's ideal when you want to get observability up and running without modifying your application code and are leveraging standard instrumentor libraries.
Step 1: Clone the sample voice agent project and setup dependencies
git clone https://github.com/livekit-examples/agent-starter-python
cd agent-starter-python
uv sync
Step 2: Setup Credentials
Copy .env.example to .env.local and filling in the required keys:
LIVEKIT_URLLIVEKIT_API_KEYLIVEKIT_API_SECRET
Load the LiveKit environment automatically using the LiveKit CLI:
lk cloud auth
lk app env -w -d .env.local
Step 3: Add Automatic Instrumentation
uv pip install opentelemetry-distro opentelemetry-exporter-otlp
uv run opentelemetry-bootstrap -a requirements | uv pip install --requirement -
Step 4: Instrument your LiveKit application
Metrics:
from livekit.agents import metrics
from livekit.agents.voice import MetricsCollectedEvent
@session.on("metrics_collected")
def _on_metrics_collected(ev: MetricsCollectedEvent):
metrics.log_metrics(ev.metrics)
Traces:
from livekit.agents.telemetry import set_tracer_provider
from opentelemetry import trace
set_tracer_provider(trace.get_tracer_provider())
See this example repo for more details on how to configure instrumentation.
Step 5: Your agent.py should look something like this:
import logging
from dotenv import load_dotenv
from livekit import rtc
from livekit.agents import (
Agent,
AgentServer,
AgentSession,
JobContext,
JobProcess,
cli,
inference,
room_io,
metrics,
)
from livekit.plugins import noise_cancellation, silero
from livekit.plugins.turn_detector.multilingual import MultilingualModel
from livekit.agents.telemetry import set_tracer_provider
from opentelemetry import trace
from livekit.agents.voice import MetricsCollectedEvent
logger = logging.getLogger("agent")
load_dotenv(".env.local")
class Assistant(Agent):
def __init__(self) -> None:
super().__init__(
instructions="""You are a helpful voice AI assistant. The user is interacting with you via voice, even if you perceive the conversation as text.
You eagerly assist users with their questions by providing information from your extensive knowledge.
Your responses are concise, to the point, and without any complex formatting or punctuation including emojis, asterisks, or other symbols.
You are curious, friendly, and have a sense of humor.""",
)
server = AgentServer()
def prewarm(proc: JobProcess):
proc.userdata["vad"] = silero.VAD.load()
server.setup_fnc = prewarm
@server.rtc_session()
async def my_agent(ctx: JobContext):
set_tracer_provider(trace.get_tracer_provider())
# Logging setup
# Add any other context you want in all log entries here
ctx.log_context_fields = {
"room": ctx.room.name,
}
# Set up a voice AI pipeline using OpenAI, Cartesia, AssemblyAI, and the LiveKit turn detector
session = AgentSession(
# Speech-to-text (STT) is your agent's ears, turning the user's speech into text that the LLM can understand
# See all available models at https://docs.livekit.io/agents/models/stt/
stt=inference.STT(model="assemblyai/universal-streaming", language="en"),
# A Large Language Model (LLM) is your agent's brain, processing user input and generating a response
# See all available models at https://docs.livekit.io/agents/models/llm/
llm=inference.LLM(model="openai/gpt-4.1-mini"),
# Text-to-speech (TTS) is your agent's voice, turning the LLM's text into speech that the user can hear
# See all available models as well as voice selections at https://docs.livekit.io/agents/models/tts/
tts=inference.TTS(
model="cartesia/sonic-3", voice="9626c31c-bec5-4cca-baa8-f8ba9e84c8bc"
),
# VAD and turn detection are used to determine when the user is speaking and when the agent should respond
# See more at https://docs.livekit.io/agents/build/turns
turn_detection=MultilingualModel(),
vad=ctx.proc.userdata["vad"],
# allow the LLM to generate a response while waiting for the end of turn
# See more at https://docs.livekit.io/agents/build/audio/#preemptive-generation
preemptive_generation=True,
)
@session.on("metrics_collected")
def _on_metrics_collected(ev: MetricsCollectedEvent):
metrics.log_metrics(ev.metrics)
# Start the session, which initializes the voice pipeline and warms up the models
await session.start(
agent=Assistant(),
room=ctx.room,
room_options=room_io.RoomOptions(
audio_input=room_io.AudioInputOptions(
noise_cancellation=lambda params: noise_cancellation.BVCTelephony()
if params.participant.kind == rtc.ParticipantKind.PARTICIPANT_KIND_SIP
else noise_cancellation.BVC(),
),
),
)
# Join the room and connect to the user
await ctx.connect()
if __name__ == "__main__":
cli.run_app(server)
Step 6: Run your application with auto-instrumentation
Before your first run, you must download certain models such as Silero VAD and the LiveKit turn detector:
uv run python src/agent.py download-files
Next, run this command to speak to your agent directly in your terminal:
OTEL_RESOURCE_ATTRIBUTES="service.name=<service_name>" \
OTEL_EXPORTER_OTLP_ENDPOINT="https://ingest.<region>.signoz.cloud:443" \
OTEL_EXPORTER_OTLP_HEADERS="signoz-ingestion-key=<your_ingestion_key>" \
OTEL_EXPORTER_OTLP_PROTOCOL=grpc \
OTEL_TRACES_EXPORTER=otlp \
OTEL_METRICS_EXPORTER=otlp \
OTEL_LOGS_EXPORTER=otlp \
OTEL_PYTHON_LOG_CORRELATION=true \
OTEL_PYTHON_LOGGING_AUTO_INSTRUMENTATION_ENABLED=true \
<your_run_command with opentelemetry-instrument>
<service_name>is the name of your service- Set the
<region>to match your SigNoz Cloud region - Replace
<your_ingestion_key>with your SigNoz ingestion key - Replace
<your_run_command>with the actual command you would use to run your application. In this case we would use:uv run opentelemetry-instrument python src/agent.py console
Using self-hosted SigNoz? Most steps are identical. To adapt this guide, update the endpoint and remove the ingestion key header as shown in Cloud → Self-Hosted.
Code-based instrumentation gives you fine-grained control over your telemetry configuration. Use this approach when you need to customize resource attributes, sampling strategies, or integrate with existing observability infrastructure.
Step 1: Clone the sample voice agent project and setup dependencies
git clone https://github.com/livekit-examples/agent-starter-python
cd agent-starter-python
uv sync
Step 2: Setup Credentials
Copy .env.example to .env.local and filling in the required keys:
LIVEKIT_URLLIVEKIT_API_KEYLIVEKIT_API_SECRET
Load the LiveKit environment automatically using the LiveKit CLI:
lk cloud auth
lk app env -w -d .env.local
Step 3: Install additional OpenTelemetry dependencies
uv pip install \
opentelemetry-api \
opentelemetry-sdk \
opentelemetry-exporter-otlp \
opentelemetry-instrumentation-httpx \
opentelemetry-instrumentation-system-metrics
Step 4: Import the necessary modules in your Python application
Traces:
from opentelemetry import trace
from opentelemetry.sdk.resources import Resource
from opentelemetry.sdk.trace import TracerProvider
from opentelemetry.sdk.trace.export import BatchSpanProcessor
from opentelemetry.exporter.otlp.proto.http.trace_exporter import OTLPSpanExporter
Logs:
from opentelemetry.sdk._logs import LoggerProvider, LoggingHandler
from opentelemetry.sdk._logs.export import BatchLogRecordProcessor
from opentelemetry.exporter.otlp.proto.http._log_exporter import OTLPLogExporter
from opentelemetry._logs import set_logger_provider
import logging
Metrics:
from opentelemetry.sdk.metrics import MeterProvider
from opentelemetry.exporter.otlp.proto.http.metric_exporter import OTLPMetricExporter
from opentelemetry.sdk.metrics.export import PeriodicExportingMetricReader
from opentelemetry import metrics
from opentelemetry.instrumentation.system_metrics import SystemMetricsInstrumentor
from opentelemetry.instrumentation.httpx import HTTPXClientInstrumentor
Step 5: Set up the OpenTelemetry Tracer Provider to send traces directly to SigNoz Cloud
from opentelemetry.sdk.resources import Resource
from opentelemetry.sdk.trace import TracerProvider
from opentelemetry.sdk.trace.export import BatchSpanProcessor
from opentelemetry.exporter.otlp.proto.http.trace_exporter import OTLPSpanExporter
from opentelemetry import trace
import os
resource = Resource.create({"service.name": "<service_name>"})
provider = TracerProvider(resource=resource)
span_exporter = OTLPSpanExporter(
endpoint= os.getenv("OTEL_EXPORTER_TRACES_ENDPOINT"),
headers={"signoz-ingestion-key": os.getenv("SIGNOZ_INGESTION_KEY")},
)
processor = BatchSpanProcessor(span_exporter)
provider.add_span_processor(processor)
trace.set_tracer_provider(provider)
<service_name>is the name of your serviceOTEL_EXPORTER_TRACES_ENDPOINT→ SigNoz Cloud trace endpoint with appropriate region:https://ingest.<region>.signoz.cloud:443/v1/tracesSIGNOZ_INGESTION_KEY→ Your SigNoz ingestion key
Using self-hosted SigNoz? Most steps are identical. To adapt this guide, update the endpoint and remove the ingestion key header as shown in Cloud → Self-Hosted.
Step 6: Setup Logs
import logging
from opentelemetry.sdk.resources import Resource
from opentelemetry._logs import set_logger_provider
from opentelemetry.sdk._logs import LoggerProvider, LoggingHandler
from opentelemetry.sdk._logs.export import BatchLogRecordProcessor
from opentelemetry.exporter.otlp.proto.http._log_exporter import OTLPLogExporter
import os
resource = Resource.create({"service.name": "<service_name>"})
logger_provider = LoggerProvider(resource=resource)
set_logger_provider(logger_provider)
otlp_log_exporter = OTLPLogExporter(
endpoint= os.getenv("OTEL_EXPORTER_LOGS_ENDPOINT"),
headers={"signoz-ingestion-key": os.getenv("SIGNOZ_INGESTION_KEY")},
)
logger_provider.add_log_record_processor(
BatchLogRecordProcessor(otlp_log_exporter)
)
# Attach OTel logging handler to root logger
handler = LoggingHandler(level=logging.INFO, logger_provider=logger_provider)
logging.basicConfig(level=logging.INFO, handlers=[handler])
logger = logging.getLogger(__name__)
<service_name>is the name of your serviceOTEL_EXPORTER_LOGS_ENDPOINT→ SigNoz Cloud endpoint with appropriate region:https://ingest.<region>.signoz.cloud:443/v1/logsSIGNOZ_INGESTION_KEY→ Your SigNoz ingestion key
Using self-hosted SigNoz? Most steps are identical. To adapt this guide, update the endpoint and remove the ingestion key header as shown in Cloud → Self-Hosted.
Step 7: Setup Metrics
from opentelemetry.sdk.resources import Resource
from opentelemetry.sdk.metrics import MeterProvider
from opentelemetry.exporter.otlp.proto.http.metric_exporter import OTLPMetricExporter
from opentelemetry.sdk.metrics.export import PeriodicExportingMetricReader
from opentelemetry import metrics
from opentelemetry.instrumentation.system_metrics import SystemMetricsInstrumentor
import os
resource = Resource.create({"service.name": "<service-name>"})
metric_exporter = OTLPMetricExporter(
endpoint= os.getenv("OTEL_EXPORTER_METRICS_ENDPOINT"),
headers={"signoz-ingestion-key": os.getenv("SIGNOZ_INGESTION_KEY")},
)
reader = PeriodicExportingMetricReader(metric_exporter)
metric_provider = MeterProvider(metric_readers=[reader], resource=resource)
metrics.set_meter_provider(metric_provider)
meter = metrics.get_meter(__name__)
# turn on out-of-the-box metrics
SystemMetricsInstrumentor().instrument()
HTTPXClientInstrumentor().instrument()
<service_name>is the name of your serviceOTEL_EXPORTER_METRICS_ENDPOINT→ SigNoz Cloud endpoint with appropriate region:https://ingest.<region>.signoz.cloud:443/v1/metricsSIGNOZ_INGESTION_KEY→ Your SigNoz ingestion key
Using self-hosted SigNoz? Most steps are identical. To adapt this guide, update the endpoint and remove the ingestion key header as shown in Cloud → Self-Hosted.
📌 Note: SystemMetricsInstrumentor provides system metrics (CPU, memory, etc.), and HTTPXClientInstrumentor provides outbound HTTP request metrics such as request duration. If you want to add custom metrics to your LiveKit application, see Python Custom Metrics.
Step 8: Instrument your LiveKit application
Metrics:
from livekit.agents import metrics
from livekit.agents.voice import MetricsCollectedEvent
@session.on("metrics_collected")
def _on_metrics_collected(ev: MetricsCollectedEvent):
metrics.log_metrics(ev.metrics)
Traces:
from livekit.agents.telemetry import set_tracer_provider
from opentelemetry import trace
set_tracer_provider(trace.get_tracer_provider())
See this example repo for more details on how to configure instrumentation.
Step 9: Run your example agent.py
Before your first run, you must download certain models such as Silero VAD and the LiveKit turn detector:
uv run python src/agent.py download-files
Next, run this command to speak to your agent directly in your terminal:
uv run python src/agent.py console
View Traces, Logs, and Metrics in SigNoz
Your LiveKit voice agent usage should now automatically emit traces, logs, and metrics.
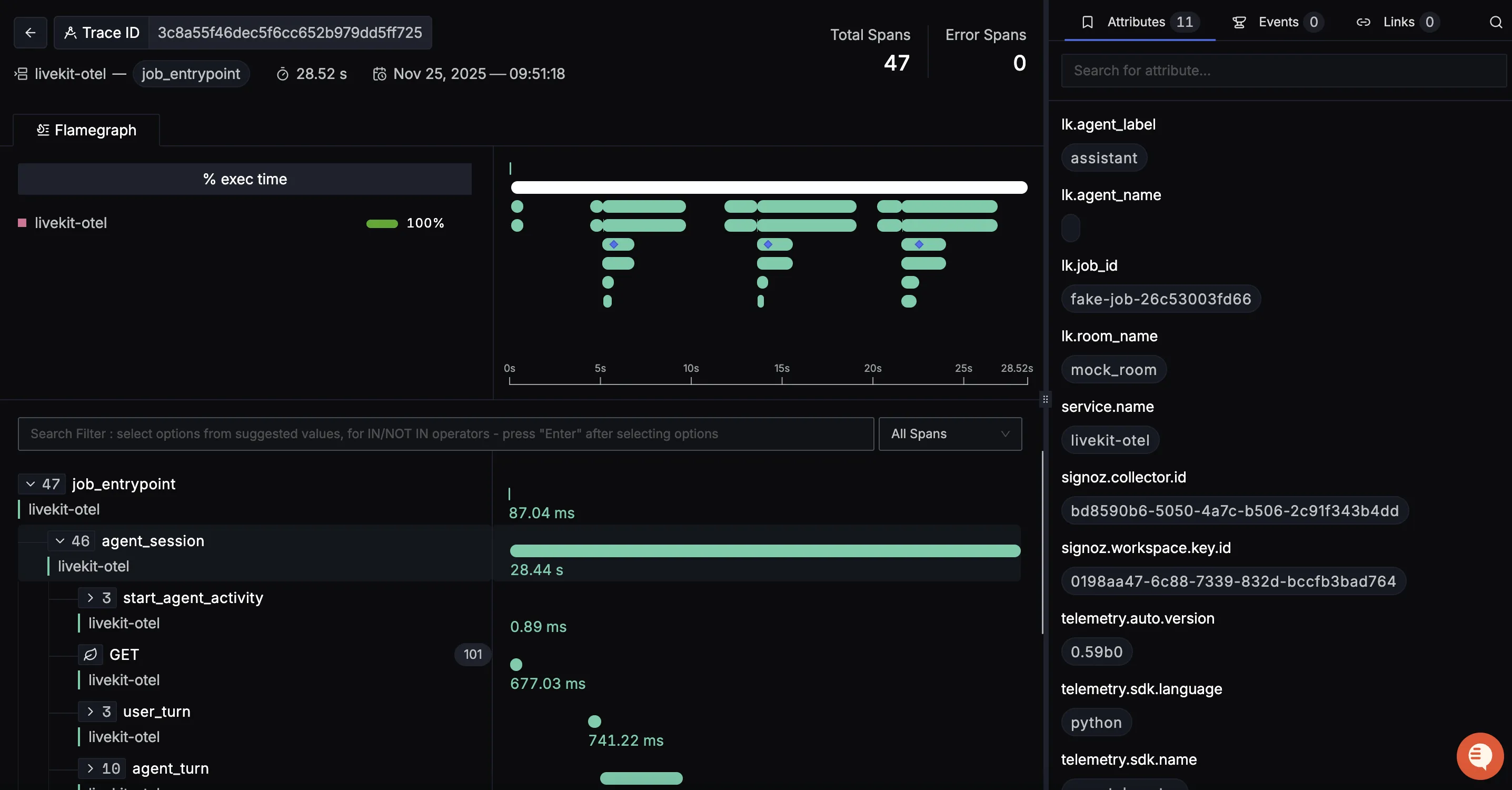
You should be able to view traces in Signoz Cloud under the traces tab:

When you click on a trace in SigNoz, you'll see a detailed view of the trace, including all associated spans, along with their events and attributes.

You should be able to view logs in Signoz Cloud under the logs tab. You can also view logs by clicking on the “Related Logs” button in the trace view to see correlated logs:


When you click on any of these logs in SigNoz, you'll see a detailed view of the log, including attributes:

You should be able to see LiveKit related metrics in Signoz Cloud under the metrics tab:

When you click on any of these metrics in SigNoz, you'll see a detailed view of the metric, including attributes:

Troubleshooting
If you don't see your telemetry data:
- Verify network connectivity - Ensure your application can reach SigNoz Cloud endpoints
- Check ingestion key - Verify your SigNoz ingestion key is correct
- Wait for data - OpenTelemetry batches data before sending, so wait 10-30 seconds after making API calls
- Try a console exporter — Enable a console exporter locally to confirm that your application is generating telemetry data before it’s sent to SigNoz
Next Steps
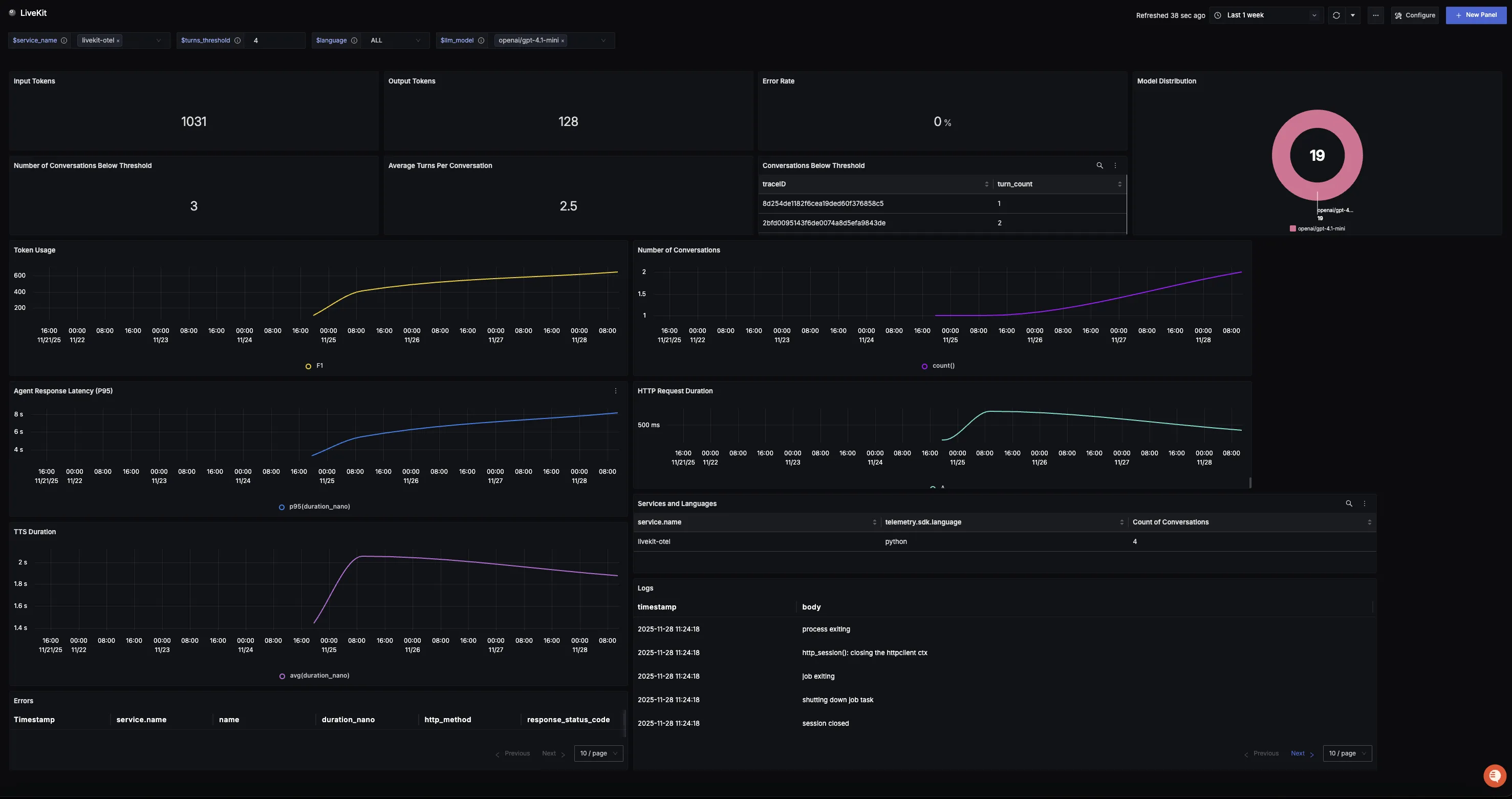
You can also check out our custom LiveKit dashboard here which provides specialized visualizations for monitoring your LiveKit usage in applications. The dashboard includes pre-built charts specifically tailored for LLM usage, along with import instructions to get started quickly.

Additional resources:
- Set up alerts for high latency or error rates
- Learn more about querying traces
- Explore log correlation