Overview
This guide walks you through setting up observability and monitoring for Pydantic AI API using OpenTelemetry and exporting logs, traces, and metrics to SigNoz. With this integration, you can observe model and agent performance, capture request/response details, and track system-level metrics in SigNoz, giving you real-time visibility into latency, error rates, and usage trends for your Pydantic AI applications.
Instrumenting Pydantic AI in your AI applications with telemetry ensures full observability across your AI workflows, making it easier to debug issues, optimize performance, and understand user interactions. By leveraging SigNoz, you can analyze correlated traces, logs, and metrics in unified dashboards, configure alerts, and gain actionable insights to continuously improve reliability, responsiveness, and user experience.
Prerequisites
- A SigNoz Cloud account with an active ingestion key
- Internet access to send telemetry data to SigNoz Cloud
- Pydantic AI integrated into your Python application.
- For Python:
pipinstalled for managing Python packages and (optional but recommended) a Python virtual environment to isolate dependencies
Monitoring Pydantic AI
For more detailed info on instrumenting your Pydantic AI applications click here.
No-code auto-instrumentation is recommended for quick setup with minimal code changes. It's ideal when you want to get observability up and running without modifying your application code and are leveraging standard instrumentor libraries.
Step 1: Install the necessary packages in your Python environment.
pip install \
opentelemetry-distro \
opentelemetry-exporter-otlp \
httpx \
opentelemetry-instrumentation-httpx \
pydantic-ai
Step 2: Add Automatic Instrumentation
opentelemetry-bootstrap --action=install
Step 3: Instrument your Pydantic AI application
After setting up the OpenTelemetry configurations for traces, logs, and metrics, initialize Pydantic AI instrumentation by calling Agent.instrument_all():
from pydantic_ai.agent import Agent
# Initialize Pydantic AI instrumentation
Agent.instrument_all()
This call enables automatic tracing, logs, and metrics collection for all Pydantic AI agents in your application.
π Note: Ensure this is called before any Pydantic AI related calls to properly configure instrumentation of your application
Step 4: Run an example
from pydantic_ai import Agent, RunContext
import asyncio
Agent.instrument_all()
roulette_agent = Agent(
'openai:gpt-4o',
deps_type=int,
system_prompt=(
'Use the `roulette_wheel` function to see if the '
'customer has won based on the number they provide.'
),
instrument=True
)
@roulette_agent.tool
async def roulette_wheel(ctx: RunContext[int], square: int) -> str:
"""check if the square is a winner"""
return 'winner' if square == ctx.deps else 'loser'
async def main():
success_number = 18
result = await roulette_agent.run('Put my money on square eighteen', deps=success_number)
print(result.output)
if __name__ == '__main__':
asyncio.run(main())
π Note: Pydantic AI supports a variety of model providers for LLMs. In this example, we're using OpenAI. Before running this code, ensure that you have set the environment variable
OPENAI_API_KEYwith your generated API key.
Step 5: Run your application with auto-instrumentation
OTEL_RESOURCE_ATTRIBUTES="service.name=<service_name>" \
OTEL_EXPORTER_OTLP_ENDPOINT="https://ingest.<region>.signoz.cloud:443" \
OTEL_EXPORTER_OTLP_HEADERS="signoz-ingestion-key=<your_ingestion_key>" \
OTEL_EXPORTER_OTLP_PROTOCOL=grpc \
OTEL_TRACES_EXPORTER=otlp \
OTEL_METRICS_EXPORTER=otlp \
OTEL_LOGS_EXPORTER=otlp \
OTEL_PYTHON_LOG_CORRELATION=true \
OTEL_PYTHON_LOGGING_AUTO_INSTRUMENTATION_ENABLED=true \
opentelemetry-instrument <your_run_command>
<service_name>Β is the name of your service- Set the
<region>to match your SigNoz Cloud region - Replace
<your_ingestion_key>with your SigNoz ingestion key - Replace
<your_run_command>with the actual command you would use to run your application. For example:python main.py
Using self-hosted SigNoz? Most steps are identical. To adapt this guide, update the endpoint and remove the ingestion key header as shown in Cloud β Self-Hosted.
Code-based instrumentation gives you fine-grained control over your telemetry configuration. Use this approach when you need to customize resource attributes, sampling strategies, or integrate with existing observability infrastructure.
Step 1: Install the necessary packages in your Python environment.
pip install \
opentelemetry-api \
opentelemetry-sdk \
opentelemetry-exporter-otlp \
opentelemetry-instrumentation-httpx \
opentelemetry-instrumentation-system-metrics \
pydantic-ai
Step 2: Import the necessary modules in your Python application
Traces:
from opentelemetry import trace
from opentelemetry.sdk.resources import Resource
from opentelemetry.sdk.trace import TracerProvider
from opentelemetry.sdk.trace.export import BatchSpanProcessor
from opentelemetry.exporter.otlp.proto.http.trace_exporter import OTLPSpanExporter
Logs:
from opentelemetry.sdk._logs import LoggerProvider, LoggingHandler
from opentelemetry.sdk._logs.export import BatchLogRecordProcessor
from opentelemetry.exporter.otlp.proto.http._log_exporter import OTLPLogExporter
from opentelemetry._logs import set_logger_provider
import logging
Metrics:
from opentelemetry.sdk.metrics import MeterProvider
from opentelemetry.exporter.otlp.proto.http.metric_exporter import OTLPMetricExporter
from opentelemetry.sdk.metrics.export import PeriodicExportingMetricReader
from opentelemetry import metrics
from opentelemetry.instrumentation.system_metrics import SystemMetricsInstrumentor
from opentelemetry.instrumentation.httpx import HTTPXClientInstrumentor
Step 3: Set up the OpenTelemetry Tracer Provider to send traces directly to SigNoz Cloud
from opentelemetry.sdk.resources import Resource
from opentelemetry.sdk.trace import TracerProvider
from opentelemetry.sdk.trace.export import BatchSpanProcessor
from opentelemetry.exporter.otlp.proto.http.trace_exporter import OTLPSpanExporter
from opentelemetry import trace
import os
resource = Resource.create({"service.name": "<service_name>"})
provider = TracerProvider(resource=resource)
span_exporter = OTLPSpanExporter(
endpoint= os.getenv("OTEL_EXPORTER_TRACES_ENDPOINT"),
headers={"signoz-ingestion-key": os.getenv("SIGNOZ_INGESTION_KEY")},
)
processor = BatchSpanProcessor(span_exporter)
provider.add_span_processor(processor)
trace.set_tracer_provider(provider)
<service_name>Β is the name of your serviceOTEL_EXPORTER_TRACES_ENDPOINTβ SigNoz Cloud trace endpoint with appropriate region:https://ingest.<region>.signoz.cloud:443/v1/tracesSIGNOZ_INGESTION_KEYβ Your SigNoz ingestion key
Using self-hosted SigNoz? Most steps are identical. To adapt this guide, update the endpoint and remove the ingestion key header as shown in Cloud β Self-Hosted.
Step 4: Setup Logs
import logging
from opentelemetry.sdk.resources import Resource
from opentelemetry._logs import set_logger_provider
from opentelemetry.sdk._logs import LoggerProvider, LoggingHandler
from opentelemetry.sdk._logs.export import BatchLogRecordProcessor
from opentelemetry.exporter.otlp.proto.http._log_exporter import OTLPLogExporter
import os
resource = Resource.create({"service.name": "<service_name>"})
logger_provider = LoggerProvider(resource=resource)
set_logger_provider(logger_provider)
otlp_log_exporter = OTLPLogExporter(
endpoint= os.getenv("OTEL_EXPORTER_LOGS_ENDPOINT"),
headers={"signoz-ingestion-key": os.getenv("SIGNOZ_INGESTION_KEY")},
)
logger_provider.add_log_record_processor(
BatchLogRecordProcessor(otlp_log_exporter)
)
# Attach OTel logging handler to root logger
handler = LoggingHandler(level=logging.INFO, logger_provider=logger_provider)
logging.basicConfig(level=logging.INFO, handlers=[handler])
logger = logging.getLogger(__name__)
<service_name>Β is the name of your serviceOTEL_EXPORTER_LOGS_ENDPOINTβ SigNoz Cloud endpoint with appropriate region:https://ingest.<region>.signoz.cloud:443/v1/logsSIGNOZ_INGESTION_KEYβ Your SigNoz ingestion key
Using self-hosted SigNoz? Most steps are identical. To adapt this guide, update the endpoint and remove the ingestion key header as shown in Cloud β Self-Hosted.
Step 5: Setup Metrics
from opentelemetry.sdk.resources import Resource
from opentelemetry.sdk.metrics import MeterProvider
from opentelemetry.exporter.otlp.proto.http.metric_exporter import OTLPMetricExporter
from opentelemetry.sdk.metrics.export import PeriodicExportingMetricReader
from opentelemetry import metrics
from opentelemetry.instrumentation.system_metrics import SystemMetricsInstrumentor
import os
resource = Resource.create({"service.name": "<service-name>"})
metric_exporter = OTLPMetricExporter(
endpoint= os.getenv("OTEL_EXPORTER_METRICS_ENDPOINT"),
headers={"signoz-ingestion-key": os.getenv("SIGNOZ_INGESTION_KEY")},
)
reader = PeriodicExportingMetricReader(metric_exporter)
metric_provider = MeterProvider(metric_readers=[reader], resource=resource)
metrics.set_meter_provider(metric_provider)
meter = metrics.get_meter(__name__)
# turn on out-of-the-box metrics
SystemMetricsInstrumentor().instrument()
HTTPXClientInstrumentor().instrument()
<service_name>Β is the name of your serviceOTEL_EXPORTER_METRICS_ENDPOINTβ SigNoz Cloud endpoint with appropriate region:https://ingest.<region>.signoz.cloud:443/v1/metricsSIGNOZ_INGESTION_KEYβ Your SigNoz ingestion key
Using self-hosted SigNoz? Most steps are identical. To adapt this guide, update the endpoint and remove the ingestion key header as shown in Cloud β Self-Hosted.
π Note: SystemMetricsInstrumentor provides system metrics (CPU, memory, etc.), and HTTPXClientInstrumentor provides outbound HTTP request metrics such as request duration. Pydantic AI additionally exposes LLM specific metrics as part of their SDK. If you want to add custom metrics to your Pydantic AI application, see Python Custom Metrics.
Step 6: Instrument your Pydantic AI application
After setting up the OpenTelemetry configurations for traces, logs, and metrics, initialize Pydantic AI instrumentation by calling Agent.instrument_all():
from pydantic_ai.agent import Agent
# Initialize Pydantic AI instrumentation
Agent.instrument_all()
This call enables automatic tracing, logs, and metrics collection for all Pydantic AI agents in your application.
π Note: Ensure this is called before any Pydantic AI related calls to properly configure instrumentation of your application
Step 7: Run an example
from pydantic_ai import Agent, RunContext
import asyncio
roulette_agent = Agent(
'openai:gpt-4o',
deps_type=int,
system_prompt=(
'Use the `roulette_wheel` function to see if the '
'customer has won based on the number they provide.'
),
instrument=True
)
@roulette_agent.tool
async def roulette_wheel(ctx: RunContext[int], square: int) -> str:
"""check if the square is a winner"""
return 'winner' if square == ctx.deps else 'loser'
async def main():
success_number = 18
result = await roulette_agent.run('Put my money on square eighteen', deps=success_number)
print(result.output)
if __name__ == '__main__':
asyncio.run(main())
π Note: Pydantic AI supports a variety of model providers for LLMs. In this example, we're using OpenAI. Before running this code, ensure that you have set the environment variable
OPENAI_API_KEYwith your generated API key.
View Traces, Logs, and Metrics in SigNoz
Your Pydantic AI commands should now automatically emit traces, logs, and metrics.
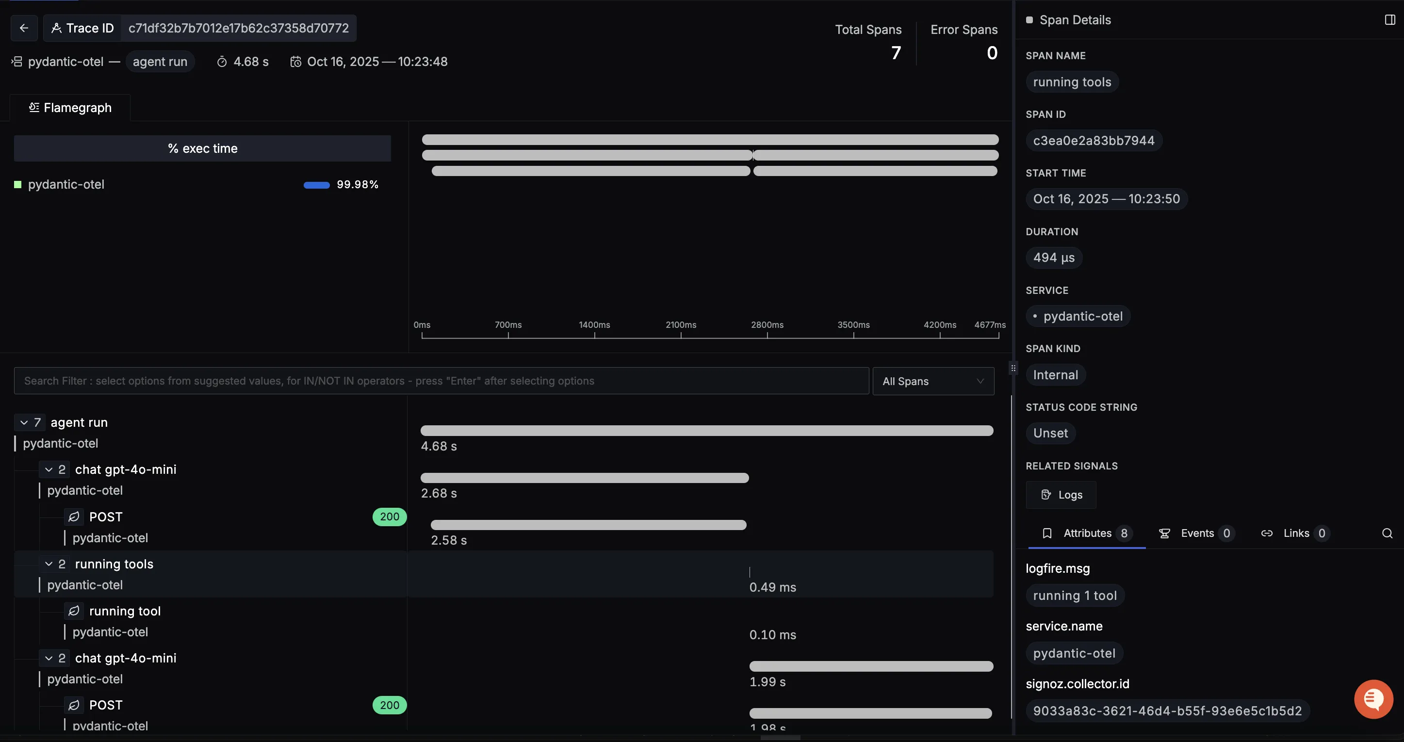
You should be able to view traces in Signoz Cloud under the traces tab:

When you click on a trace in SigNoz, you'll see a detailed view of the trace, including all associated spans, along with their events and attributes.

You should be able to view logs in Signoz Cloud under the logs tab. You can also view logs by clicking on the βRelated Logsβ button in the trace view to see correlated logs:


When you click on any of these logs in SigNoz, you'll see a detailed view of the log, including attributes:

You should be able to see Pydantic related metrics in Signoz Cloud under the metrics tab:

When you click on any of these metrics in SigNoz, you'll see a detailed view of the metric, including attributes:

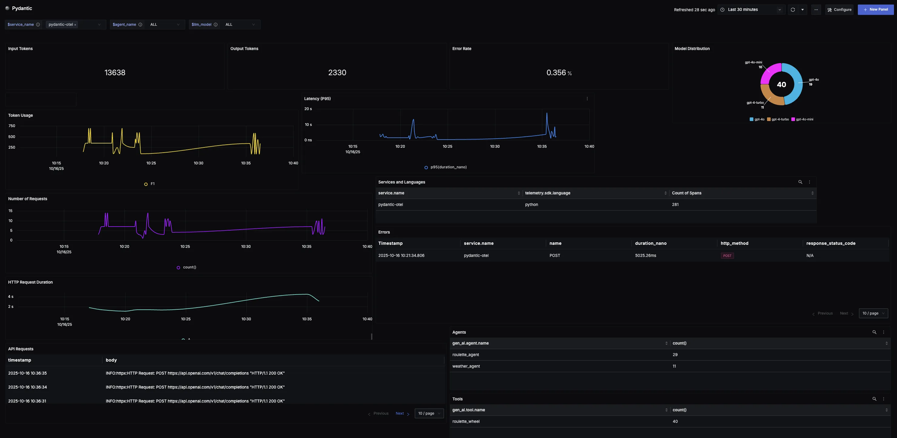
Dashboard
You can also check out our custom Pydantic AI dashboardΒ here which provides specialized visualizations for monitoring your Pydantic AI usage in applications. The dashboard includes pre-built charts specifically tailored for LLM usage, along with import instructions to get started quickly.
