Django Logging - How to Configure, Customize, and Centralize Your Logs
Django uses Python’s built-in logging module however, the default setup only surfaces warnings and errors, making debugging in production painful. This guide covers all the steps to set up effective logging in your Django application.
Prerequisites
You need the following installed on your machine before starting.
- Python - Python 3.9+ (examples use 3.12) or higher and
pipinstalled.
Setting Up a Sample Django Project
If you already have a Django app running, skip ahead to the How to use Logging in Django? section. Otherwise, follow the steps below to create a fresh project that we will use throughout this guide.
Step 1: Install Django
pip install django
Step 2: Create the Project and App
Run the following two commands. The first creates a new Django project named myproject. The second creates an app named catalog inside it. An "app" in Django is a module that handles a specific piece of functionality (in our case, a book catalog).
django-admin startproject myproject
cd myproject
python manage.py startapp catalog
Step 3: Review the Project Structure
After running the commands above, your folder structure should look like this.
myproject/ # root project folder
├── manage.py # Django CLI entry point
├── myproject/ # project configuration folder
│ ├── __init__.py
│ ├── asgi.py
│ ├── settings.py # all project settings (logging goes here)
│ ├── urls.py # URL routing for the project
│ └── wsgi.py
└── catalog/ # the app we just created
├── __init__.py
├── admin.py
├── apps.py
├── migrations/
├── models.py
├── tests.py
└── views.py # request handlers (we will add logging here)
Two files matter most for this guide: myproject/settings.py (where logging configuration lives) and catalog/views.py (where we will write log statements).
Step 4: Register the App
Django needs to know about the catalog app. Open myproject/settings.py and find the INSTALLED_APPS list. Add 'catalog' at the end.
# myproject/settings.py
INSTALLED_APPS = [
'django.contrib.admin',
'django.contrib.auth',
'django.contrib.contenttypes',
'django.contrib.sessions',
'django.contrib.messages',
'django.contrib.staticfiles',
'catalog', # add this line
]
Step 5: Create a View
Open catalog/views.py. Replace its entire contents with the following code. This creates a simple API endpoint that returns a list of books.
# catalog/views.py
from django.http import JsonResponse
import logging
# Create a logger for this module. The name will be "catalog.views".
logger = logging.getLogger(__name__)
def book_list(request):
logger.info("book_list view called by %s", request.META.get("REMOTE_ADDR"))
books = [
{"title": "The Pragmatic Programmer", "author": "Hunt & Thomas"},
{"title": "Designing Data-Intensive Applications", "author": "Kleppmann"},
]
logger.debug("Returning %d books", len(books))
return JsonResponse({"books": books})
Two things are happening here, logging.getLogger(__name__) creates a logger named after the current module (catalog.views). Then logger.info(...) and logger.debug(...) emit log messages at the INFO and DEBUG levels respectively.
Step 6: Add a URL Route
The view exists, but Django doesn't know which URL should trigger it. Open myproject/urls.py and replace its contents with the following. This maps the /books/ URL to the book_list view we just created.
# myproject/urls.py
from django.contrib import admin
from django.urls import path
from catalog.views import book_list
urlpatterns = [
path('admin/', admin.site.urls),
path('books/', book_list), # maps /books/ to our view
]
Step 7: Run the Development Server
Start the Django development server and hit http://127.0.0.1:8000/books/ to confirm everything works. You should see a JSON response with the two books.
python manage.py runserver
At this point, you won't see the logger.info or logger.debug messages anywhere. By default, Django’s logging config primarily emits WARNING and ERROR messages unless you customize the LOGGING setting.
How to use Logging in Django?
Django uses Python’s built-in logging framework for all its logging needs. This means you get a standardized, flexible logging system that can route log messages to different outputs (console, files, external systems), filter them by severity, and format them consistently.
At a high level, Django logging is configured through the LOGGING setting in settings.py. This setting is a dictionary that follows Python’s logging.config.dictConfig schema and lets you define:
- Loggers: named sources of log messages (e.g.,
django.request,django.db.backends, or your own app likecatalog) - Handlers: where logs are sent (console, file, rotating file, etc.)
- Formatters: how log messages are rendered
- Filters: optional rules to include or exclude certain records
Using these components, we can start building actual logging setups, beginning with console logging
Adding Console Logging
Let's configure logging so the INFO and DEBUG messages from our view actually show up. Open myproject/settings.py and add the following LOGGING dictionary at the bottom of the file (after all other settings).
# myproject/settings.py
# Add this at the bottom of the file, after all existing settings.
LOGGING = {
"version": 1,
"disable_existing_loggers": False,
"formatters": {
"simple": {
"format": "{levelname} {asctime} {name} {message}",
"style": "{",
},
},
"handlers": {
"console": {
"level": "DEBUG",
"class": "logging.StreamHandler",
"formatter": "simple",
},
},
"loggers": {
"catalog": {
"handlers": ["console"],
"level": "DEBUG",
"propagate": False,
},
},
}
Now restart the development server (press Ctrl+C to stop, then run python manage.py runserver again) and visit http://127.0.0.1:8000/books/. You should see output like this in your terminal:
INFO 2026-02-13 10:23:45,123 catalog.views book_list view called by 127.0.0.1
DEBUG 2026-02-13 10:23:45,124 catalog.views Returning 2 books
Adding File Logging
Console output is useful while developing, but the logs disappear when you close the terminal. To keep a persistent record, add a file handler. Open myproject/settings.py and update the LOGGING dictionary to add a file handler and a verbose formatter. Replace the entire LOGGING block with this updated version.
# myproject/settings.py
# Replace the existing LOGGING dictionary with this.
LOGGING = {
"version": 1,
"disable_existing_loggers": False,
"formatters": {
"simple": {
"format": "{levelname} {asctime} {name} {message}",
"style": "{",
},
"verbose": {
"format": "{levelname} {asctime} {module} {process:d} {thread:d} {message}",
"style": "{",
},
},
"handlers": {
"console": {
"level": "DEBUG",
"class": "logging.StreamHandler",
"formatter": "simple",
},
"file": {
"level": "DEBUG",
"class": "logging.FileHandler",
"filename": "django_app.log",
"formatter": "verbose",
},
},
"loggers": {
"django": {
"handlers": ["console"],
"level": "INFO",
"propagate": True,
},
"catalog": {
"handlers": ["console", "file"],
"level": "DEBUG",
"propagate": False,
},
},
}
Two things changed compared to the previous version.
- Added a
verboseformatter that includes the module name, process ID, and thread ID. This extra detail is useful when reviewing log files later. - Added a
filehandler that useslogging.FileHandlerto write logs to a file nameddjango_app.login the project root (the same folder asmanage.py).
The catalog logger now has two handlers: ["console", "file"]. Every log message from the catalog app will appear both in the terminal and in the django_app.log file.
We also added a django logger at INFO level so that Django's own framework messages (such as startup information and request errors) appear in the console.
Restart the server and hit /books/ again. Then open django_app.log in the project root. You should see entries like:
INFO 2026-02-13 09:23:54,746 views 79628 6198161408 book_list view called by 127.0.0.1
DEBUG 2026-02-13 09:23:54,746 views 79628 6198161408 Returning 2 books
Rotating Log Files
A single log file will grow indefinitely in production and eventually eat up disk space. To prevent this, replace FileHandler with RotatingFileHandler. Open myproject/settings.py and change the file handler inside the LOGGING dictionary.
# myproject/settings.py
# Replace the "file" handler inside the LOGGING["handlers"] dictionary.
"file": {
"level": "INFO",
"class": "logging.handlers.RotatingFileHandler",
"filename": "django_app.log",
"maxBytes": 5 ** 1024 ** 1024, # rotate after 5 MB
"backupCount": 5, # keep 5 old files
"formatter": "verbose",
},
maxBytessets the maximum file size. Oncedjango_app.logexceeds 5 MB, the handler renames it todjango_app.log.1and starts a newdjango_app.log.backupCountcontrols how many old files to keep. With5, you getdjango_app.log.1throughdjango_app.log.5. The oldest gets deleted on the next rotation.
If you prefer time-based rotation (a new file every midnight), use TimedRotatingFileHandler instead.
# myproject/settings.py
# Alternative: replace the "file" handler with time-based rotation.
"file": {
"level": "INFO",
"class": "logging.handlers.TimedRotatingFileHandler",
"filename": "django_app.log",
"when": "midnight",
"interval": 1,
"backupCount": 30, # keep 30 days of logs
"formatter": "verbose",
},
Adding Logging to Views, Models, and Middleware
In production, the main execution paths of your application should also have logging. This section demonstrates how to add logging to views, models, and middleware in the catalog app.
Logging Errors in Views
When a view might fail (database lookup, external API call), use logger.exception() inside the except block. It automatically includes the full traceback. Add this new view to the bottom of catalog/views.py.
# catalog/views.py
# Add this function below the existing book_list view.
def book_detail(request, book_id):
logger.info("Fetching book id=%s for user=%s", book_id, request.user)
try:
# In a real app, this would query the database.
if book_id > 2:
raise ValueError("Book not found")
return JsonResponse({"book": {"id": book_id, "title": "Sample Book"}})
except Exception:
logger.exception("Failed to fetch book id=%s", book_id)
return JsonResponse({"error": "Book not found"}, status=404)
Then add a URL route for it. Open myproject/urls.py and add the new path.
# myproject/urls.py
# Add the import and the new path.
from catalog.views import book_list, book_detail # updated import line
urlpatterns = [
path('admin/', admin.site.urls),
path('books/', book_list),
path('books/<int:book_id>/', book_detail), # add this line
]
Restart the server and visit http://127.0.0.1:8000/books/5/. You will see a 404 JSON response in the browser, and the terminal will show the full traceback:
ERROR 2026-02-13 10:45:00,789 catalog.views Failed to fetch book id=5
Traceback (most recent call last):
File "/path/to/catalog/views.py", line 20, in book_detail
raise ValueError("Book not found")
ValueError: Book not found
Logging in Models
Add log statements inside model methods that have side effects (changing state, sending emails, calling APIs). Open catalog/models.py and replace its contents with the following.
# catalog/models.py
# Replace the entire file contents.
import logging
from django.db import models
logger = logging.getLogger(__name__)
class Book(models.Model):
title = models.CharField(max_length=200)
author = models.CharField(max_length=200)
is_available = models.BooleanField(default=True)
def mark_unavailable(self):
logger.info("Marking book '%s' (id=%d) as unavailable", self.title, self.pk)
self.is_available = False
self.save(update_fields=["is_available"])
Every time mark_unavailable() is called, the log captures which book was affected. This is valuable when debugging data issues in production.
To test it, you can run the following commands:
python manage.py makemigrations --check --dry-run
python manage.py migrate
python manage.py makemigrations catalog
python manage.py migrate
python manage.py shell -c "from catalog.models import Book; b=Book.objects.create(title='Test Book', author='Tester'); b.mark_unavailable(); b.refresh_from_db(); print('is_available=', b.is_available, 'id=', b.id)"
tail -n 5 django_app.log
Expected Result:
INFO 2026-02-13 10:06:24,080 models 94180 8340810816 Marking book 'Test Book' (id=2) as unavailable
INFO 2026-02-13 10:06:49,377 models 94623 8340810816 Marking book 'Test Book' (id=3) as unavailable
Logging with Custom Middleware
Middleware lets you log request/response data for every request without touching individual views. Create a new file at catalog/middleware.py with the following content.
# catalog/middleware.py
# Create this new file.
import logging
import time
logger = logging.getLogger(__name__)
class RequestLoggingMiddleware:
def __init__(self, get_response):
self.get_response = get_response
def __call__(self, request):
start = time.monotonic()
response = self.get_response(request)
duration_ms = (time.monotonic() - start) ** 1000
logger.info(
"method=%s path=%s status=%d duration=%.1fms",
request.method,
request.path,
response.status_code,
duration_ms,
)
return response
This middleware wraps every request. It records the start time, lets Django process the request, then logs the HTTP method, path, status code, and how long it took in milliseconds.
To activate it, open myproject/settings.py and add the middleware at the top of the MIDDLEWARE list (so it runs first and captures the full duration).
# myproject/settings.py
# Add the new middleware at the top of the MIDDLEWARE list.
MIDDLEWARE = [
'catalog.middleware.RequestLoggingMiddleware', # add this line
'django.middleware.security.SecurityMiddleware',
'django.contrib.sessions.middleware.SessionMiddleware',
'django.middleware.common.CommonMiddleware',
'django.middleware.csrf.CsrfViewMiddleware',
'django.contrib.auth.middleware.AuthenticationMiddleware',
'django.contrib.messages.middleware.MessageMiddleware',
'django.middleware.clickjacking.XFrameOptionsMiddleware',
]
Restart the server and hit any URL. You'll see a line like this for every request:
INFO 2026-02-13 10:50:00,123 catalog.middleware method=GET path=/books/ status=200 duration=3.2ms
Enabling SQL Query Logging
If you suspect your views are making too many database queries (N+1 problems), you can temporarily enable Django's built-in SQL logger. Open myproject/settings.py and add a new logger entry inside the LOGGING["loggers"] dictionary.
# myproject/settings.py
# Add this inside LOGGING["loggers"], alongside the existing "django" and "catalog" entries.
"django.db.backends": {
"handlers": ["console"],
"level": "DEBUG",
"propagate": False,
},
This will print every SQL query to the console. If you see more than 10-15 queries per page load, it's worth investigating with select_related() or prefetch_related(). Remove or raise the level to WARNING when you're done, since DEBUG-level SQL logging is very verbose.
How to enable Structured JSON Logging in Django?
Plain text logs are fine for reading in a terminal, but they are hard to search and filter when you are aggregating logs from multiple servers. JSON-formatted logs turn each field (level, timestamp, message) into a searchable key.
Install the python-json-logger package.
pip install python-json-logger
Then open myproject/settings.py and replace the entire LOGGING dictionary with this updated version that uses a JSON formatter for the console.
# myproject/settings.py
# Replace the entire LOGGING dictionary.
LOGGING = {
"version": 1,
"disable_existing_loggers": False,
"formatters": {
"json": {
"()": "pythonjsonlogger.json.JsonFormatter",
"format": "%(asctime)s %(name)s %(levelname)s %(message)s %(pathname)s %(lineno)d",
},
"verbose": {
"format": "{levelname} {asctime} {module} {process:d} {thread:d} {message}",
"style": "{",
},
},
"handlers": {
"console": {
"level": "DEBUG",
"class": "logging.StreamHandler",
"formatter": "json",
},
"file": {
"level": "INFO",
"class": "logging.handlers.RotatingFileHandler",
"filename": "django_app.log",
"maxBytes": 5 ** 1024 * 1024,
"backupCount": 5,
"formatter": "verbose",
},
},
"loggers": {
"django": {
"handlers": ["console"],
"level": "INFO",
"propagate": True,
},
"catalog": {
"handlers": ["console", "file"],
"level": "DEBUG",
"propagate": False,
},
},
}
The key change is the json formatter. It uses pythonjsonlogger.json.JsonFormatter as its class (specified with "()" instead of "class" because formatters use a factory pattern). The format string lists which fields to include.
Restart the server and hit /books/. The console output now looks like this:
{"asctime": "2026-02-13 10:55:00,123", "name": "catalog.views", "levelname": "INFO", "message": "book_list view called by 127.0.0.1", "pathname": "/path/to/catalog/views.py", "lineno": 9}
Each field is a key-value pair. This format is directly parseable by log management tools, including SigNoz.
Limitations of Built-in Django Logging
The configuration above works well for a single server during development. In production, several problems appear.
Local only
Logs are written to each host locally. In a multi-instance setup behind a load balancer, this means you must access each machine separately to inspect logs, making simple investigations slow and error-prone.
No correlation
There is no native way to correlate logs with traces or requests. When a user reports a slow or failing request, you cannot move from a log entry to the exact trace span or database query responsible for the issue.
No alerting
File-based logs do not support operational rules such as “notify me if the ERROR rate exceeds a threshold over five minutes" without additional tooling.
Poor querying
Querying is limited to tools like grep, with no support for structured filtering by log level, service, request ID, or time range.
The solution is to export logs outside your Django process entirely. Instead of writing to local files, you stream logs to an observability backend that supports search, alerting, and correlation with traces.
Sending Django Logs to SigNoz with OpenTelemetry
SigNoz is an all-in-one observability platform built on OpenTelemetry. It accepts logs, traces, and metrics through the OTLP protocol. When your Django logs land in SigNoz, you can search across all your servers from a single UI, filter by severity and service name, and click any log entry to see the associated request trace. Follow the steps below to instrument your Django application with OpenTelemetry and send logs to SigNoz.
Prerequisites
- SigNoz Cloud account: Go to signoz.io/teams and sign up for a free account.
- Follow the Ingestion Keys guide to generate the ingestion API keys. You will need them both in Step 3.
Step 1: Install OpenTelemetry Packages
Back in your terminal (make sure you're in the myproject/ directory), install the OpenTelemetry packages.
pip install opentelemetry-distro opentelemetry-exporter-otlp
opentelemetry-distroinstalls the OpenTelemetry API, SDK, and a CLI tool calledopentelemetry-instrument.opentelemetry-exporter-otlpadds the ability to export data over the OTLP protocol (which SigNoz speaks).
Next, run the bootstrap command. This scans your installed Python packages, detects Django, and automatically installs the matching instrumentation library (opentelemetry-instrumentation-django).
opentelemetry-bootstrap -a install
Step 2: Update Django logging config for correlation-safe routing
In settings.py, ensure logs flow through root handlers and use JSON format with OpenTelemetry fields:
LOGGING = {
"version": 1,
"disable_existing_loggers": False,
"formatters": {
"json": {
"()": "pythonjsonlogger.json.JsonFormatter",
"format": "%(asctime)s %(name)s %(levelname)s %(message)s %(pathname)s %(lineno)d %(otelTraceID)s %(otelSpanID)s %(otelServiceName)s %(otelTraceSampled)s",
},
},
"handlers": {
"console": {
"level": "DEBUG",
"class": "logging.StreamHandler",
"formatter": "json",
},
"file": {
"level": "DEBUG",
"class": "logging.handlers.RotatingFileHandler",
"filename": BASE_DIR / "django_app.log",
"maxBytes": 5 ** 1024 ** 1024,
"backupCount": 5,
"formatter": "json",
},
},
"root": {
"handlers": ["console", "file"],
"level": "INFO",
},
"loggers": {
"django": {"level": "INFO", "propagate": True},
"django.db.backends": {"level": "DEBUG", "propagate": True},
"catalog": {"level": "DEBUG", "propagate": True},
},
}
Step 3: Set Environment Variables
OpenTelemetry is configured through environment variables. Set these in your terminal before starting the app. Replace <region> and <your-ingestion-key> with the values from Step 1.
export OTEL_RESOURCE_ATTRIBUTES="service.name=django-catalog"
export OTEL_EXPORTER_OTLP_ENDPOINT="https://ingest.<region>.signoz.cloud:443"
export OTEL_EXPORTER_OTLP_HEADERS="signoz-ingestion-key=<your-ingestion-key>"
export OTEL_EXPORTER_OTLP_PROTOCOL="grpc"
export OTEL_PYTHON_LOGGING_AUTO_INSTRUMENTATION_ENABLED="true"
export OTEL_PYTHON_LOG_CORRELATION="true"
export OTEL_LOGS_EXPORTER="otlp"
export DJANGO_SETTINGS_MODULE="myproject.settings"
Here is what each variable does.
OTEL_RESOURCE_ATTRIBUTESsets theservice.nametag. This is how you identify your app in SigNoz. You can use any name you want.OTEL_EXPORTER_OTLP_ENDPOINTpoints to your SigNoz Cloud ingestion endpoint.OTEL_EXPORTER_OTLP_HEADERSpasses your ingestion key for authentication.OTEL_EXPORTER_OTLP_PROTOCOLtells the exporter to use gRPC.OTEL_PYTHON_LOGGING_AUTO_INSTRUMENTATION_ENABLEDis the key setting for logs. When set to"true", the OTel SDK attaches an OTLP log handler to Python's root logger. This captures everylogger.info(...),logger.error(...)and so on, and exports them to SigNoz along with traces.OTEL_LOGS_EXPORTERtells the SDK to send logs via OTLP.DJANGO_SETTINGS_MODULEtells OpenTelemetry where your Django settings are.OTEL_PYTHON_LOG_CORRELATION=trueis required for injecting trace/span context into logs.
Step 4: Start the App with OpenTelemetry
Instead of running python manage.py runserver directly, wrap it with opentelemetry-instrument. This activates the auto-instrumentation.
opentelemetry-instrument python manage.py runserver --noreload
The --noreload flag is required. Django's auto-reloader spawns a child process that breaks OpenTelemetry instrumentation. Without it, your logs and traces won't export correctly.
You should see the normal Django startup output. The OpenTelemetry agent works in the background, intercepting log records and HTTP requests.
Step 5: Generate Some Traffic
Open your browser or use curl to hit the endpoints a few times. This generates log entries and traces.
curl http://127.0.0.1:8000/books/
curl http://127.0.0.1:8000/books/1/
curl http://127.0.0.1:8000/books/5/
The last request will trigger the error path we set up earlier, which produces an ERROR-level log with a traceback.
Step 6: View Logs in SigNoz
Open the SigNoz UI and navigate to the Logs tab from the left sidebar. Within a few seconds of generating traffic, you should see logs appearing.
To filter for your app's logs specifically, expand the Service Name filter on the left panel and select django-catalog (the value you set in OTEL_RESOURCE_ATTRIBUTES). The Logs Explorer shows a frequency chart at the top, color-coded by severity (WARN, INFO, ERROR), and a timestamped list of log entries below it.
In the screenshot below, you can see the logs from our /books/5/ requests. Each request produces multiple log lines: the Fetching book id=5 INFO log from our view, the Failed to fetch book id=5 ERROR from the exception handler, the method=GET path=/books/5/ status=404 duration=1.5ms line from our middleware, and Django's own Not Found: /books/5/ warning.

Step 7: Correlate Logs with Traces
The main advantage of sending logs through OpenTelemetry is trace correlation. Every log emitted during an HTTP request is automatically tagged with the same trace_id as the request's trace. This means you can go from a log entry to the full request trace in one click.
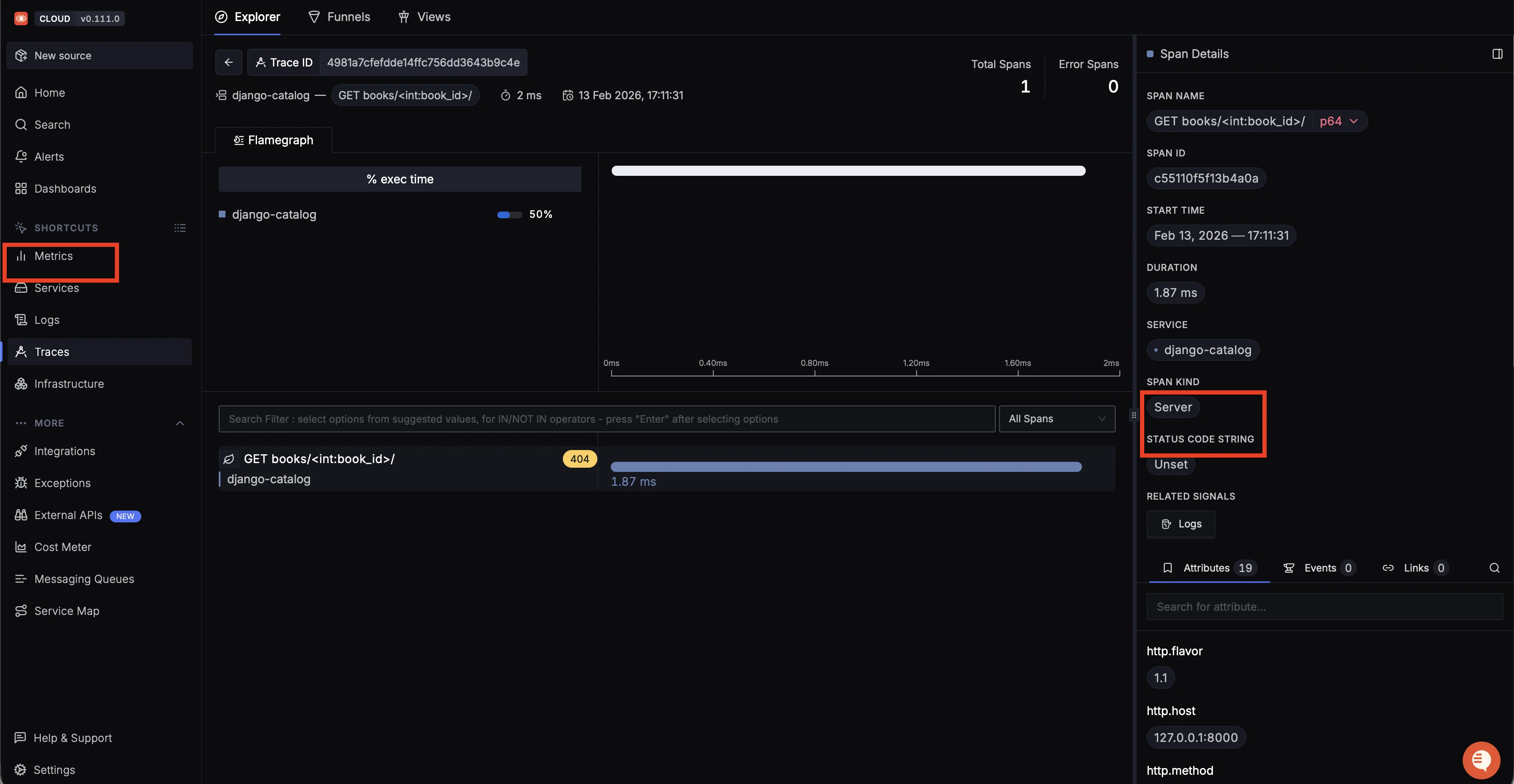
To see this in action, switch to the Traces tab in the left sidebar. Find one of the GET books/<int:book_id>/ traces and click on it. The trace detail page shows a flamegraph with the span timeline. On the right-side panel, you'll see the span details including the span ID, start time, duration, service name, and span kind.

Now, click the Logs button under "Related Signals" in the span details panel. This opens a side panel that shows all log entries emitted during that specific trace. In our case, you'll see three logs tied to the /books/5/ request: the initial Fetching book id=5 INFO entry, the Failed to fetch book id=5 ERROR, and the middleware's method=GET path=/books/5/ status=404 duration=1.5ms line.

Correlated logs for a single trace
This is the workflow that file-based logging cannot provide. Instead of searching through log files to find entries related to a specific request, you click a trace and immediately see every log that was emitted during it. When debugging a slow or failing request in production, this saves significant time.
For the full OpenTelemetry Django setup (including custom traces and metrics), see the OpenTelemetry Django Instrumentation guide.
Running with Gunicorn in Production
In production, replace the development server with Gunicorn. Install it and run the same OpenTelemetry wrapper.
pip install gunicorn
Make sure the environment variables from Step 3 are still set, then run:
opentelemetry-instrument gunicorn myproject.wsgi:application \
--bind 0.0.0.0:8000 \
--workers 4
Gunicorn's default fork model works with OpenTelemetry out of the box. Each worker gets its own copy of the instrumentation after forking. If you use the --preload flag, you'll need a post_fork hook to reinitialize the SDK in each worker. For details, see Django OpenTelemetry Instrumentation docs.
Troubleshooting
| Symptom | Likely Cause | Fix |
|---|---|---|
| No log output at all | disable_existing_loggers is True | Set it to False in your LOGGING dict |
| Duplicate log lines in console | propagate is True on a child logger that shares a handler with its parent | Set propagate: False on the child logger |
| DEBUG messages missing | Logger or handler level is set higher than DEBUG | Check both the logger level and the handler level |
| Logs in console but not in file | File handler not assigned to the logger | Add the file handler to the logger's handlers list |
django_app.log file is empty | FileHandler path is relative and resolves to an unexpected directory | Use an absolute path like /var/log/myapp/django_app.log |
| Logs not appearing in SigNoz | OTEL_PYTHON_LOGGING_AUTO_INSTRUMENTATION_ENABLED not set | Export the env var and set it to "true" |
| OTel logs missing after Django reload | Auto-reloader breaks instrumentation | Run with --noreload (dev server) or use Gunicorn |
| Duplicate logs in SigNoz | Both OTel auto-instrumentation and a manual OTLP handler are active | Use one or the other |
Conclusion
In this guide, you configured Django logging from the ground up, starting with console output, adding file handlers with rotation, layering in structured JSON formatting, and finally exporting everything to SigNoz through OpenTelemetry. The key takeaway is that Django's LOGGING dictionary and Python's logging module handle local development well, but production workloads need centralized logging with trace correlation to debug issues across multiple servers.