10 Best Nagios Alternatives in 2026 (Open Source & SaaS)
TL;DR:
- For Kubernetes and microservices: Use SigNoz for native OpenTelemetry support and unified metrics, logs, and traces, or implement a Prometheus + Grafana stack.
- For a self-hosted replacement: Choose Checkmk or Zabbix to modernise infrastructure monitoring while keeping your existing check-based workflows.
- For managed observability: Use Datadog or New Relic to eliminate backend management, though these come with higher costs.
Nagios was released in 1999, which is ancient history in IT terms. It was the default choice for monitoring for two decades because it was free, dependable, and had a plugin for everything.
But does the infrastructure look like it did in 1999?
The clear answer to the above question is no, and this is why most engineering teams are migrating away from Nagios. Not just because it has stopped working for them, but because maintaining it has become a full-time job.
Let’s have a closer look at the problems with Nagios in the next section.
Why Look for a Nagios Alternative?
While Nagios remains stable, its architecture often conflicts with how teams build infrastructure today. Based on industry feedback, most migrations are driven by four specific technical limitations.
1. Manual Configuration and Scalability Because Nagios relies on static configuration files, adding a host requires editing text files and reloading the core process. This manual workflow breaks in modern environments where containers spin up and down automatically. Newer tools use APIs and service discovery to detect and monitor assets without human intervention.
2. The Gap Between Monitoring and Observability Nagios focuses on up/down monitoring, whereas modern observability tools explain why performance is degrading. It lacks native support for distributed tracing and high-volume logging. This forces engineers to maintain separate tools for APM (Application Performance Monitoring) and logs, creating data silos that slow down debugging.
3. The Pet vs. Cattle Model Nagios was engineered for pet servers(long-lived hosts with permanent IP addresses). It struggles with cattle infrastructure, such as Kubernetes pods or auto-scaling groups, which are ephemeral. Adapting Nagios to handle these short-lived nodes often requires complex workarounds and custom scripting that are difficult to maintain.
4. The Operational Tax While Nagios Core is open source and free to download, its Total Cost of Ownership (TCO) is often high. The engineering hours required to manage the Nagios server, maintain custom scripts, handle dependencies, and patch the system can exceed the cost of a commercial subscription. Teams frequently find they spend more time maintaining their monitoring tool than improving their actual infrastructure.
If you are planning a migration in 2026, your choice depends entirely on which problem you are trying to solve:
- You need a drop-in replacement: You have thousands of custom Nagios scripts you don't want to rewrite, but you need a modern UI and API.
- You need unified observability: You are moving to Kubernetes or microservices and need to see metrics, logs, and traces in one place to debug errors.
- You need zero maintenance: You have the budget to pay for SaaS and want to stop managing and monitoring servers entirely.
In the section below, I have curated a list of 10 tools that address the biggest Nagios headaches, focusing on the best fit for different needs, from small local checks to massive setups. I've included Checkmk because it is the natural next step for Nagios users, and Prometheus for anyone focused on metrics and cloud setups. I didn't include every Nagios clone out there because Icinga and Checkmk are really the main ones that have moved the needle.
Category 1: Modern Cloud-Native & Observability
Best for teams moving to Kubernetes or microservices, or for deep debugging (APM + Logs).
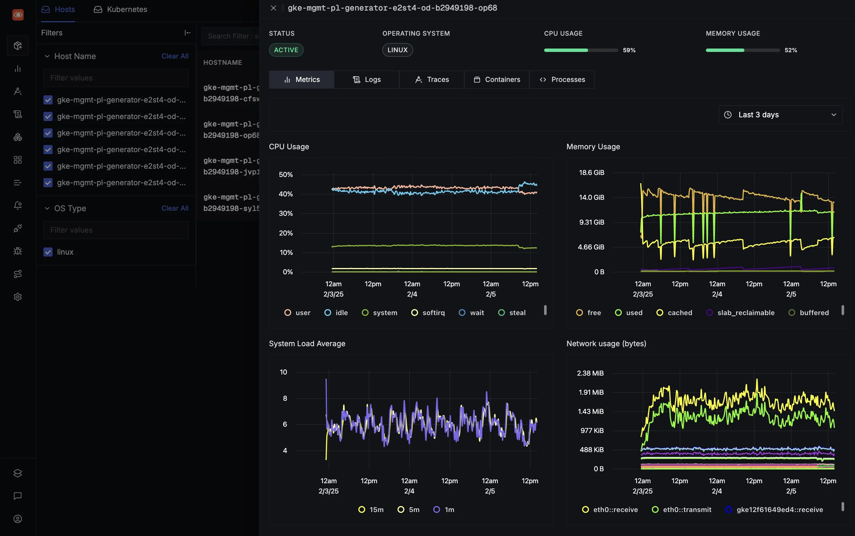
1. SigNoz

SigNoz Infrastructure Monitoring Dashboard
SigNoz is an unified platform built natively on OpenTelemetry. While Prometheus handles metrics and ELK handles logs, SigNoz unifies metrics, logs, and traces in a single application.
Why Choose SigNoz Over Nagios? Nagios creates data silos (it sees the server, but not the code). SigNoz connects the dots. It is the best choice if you need to debug why an application is failing, not just if the server is up.
Key Features:
- Unified Data: Stores metrics, traces, and logs in a high-performance columnar database.
- OpenTelemetry Native: Uses the industry-standard instrumentation, ensuring you are never locked into a proprietary agent.
- Trace Correlation: Allows you to click on a high-latency metric and see the exact trace and log line associated with it.
Pros:
- Integrates APM (Application Performance Monitoring) with infrastructure health.
- Offers flexible deployment: Cloud (SaaS) or Self-Hosted (Open Source).
- High-speed query performance for debugging complex microservices.
Cons:
- A newer ecosystem compared to Nagios's 20-year history.
- Self-hosting requires managing ClickHouse (though the Cloud version handles this).
SigNoz moves beyond simple uptime monitoring to provide full-stack observability. It offers the ease of use found in enterprise SaaS platforms while retaining open-source transparency.
You can choose between various deployment options in SigNoz. The easiest way to get started with SigNoz is SigNoz Cloud. We offer a 30-day free trial account with access to all features.
Those with data privacy concerns who can't send their data outside their infrastructure can sign up for either the enterprise self-hosted or BYOC offering.
Those with the expertise to manage SigNoz themselves, or who want to start with a free, self-hosted option, can use our community edition.
2. Prometheus (+ Grafana)

Prometheus is the industry-standard open-source choice for Kubernetes metrics and alerting. Unlike Nagios, which runs a script to determine whether a service is up, Prometheus collects multidimensional numeric metrics.
Why Choose Prometheus (+ Grafana) Over Nagios? Prometheus is built for environments where servers are cattle, not pets. It excels at measuring the performance of dynamic clusters where Nagios struggles to keep up with configuration changes.
Key Features:
- Service Discovery: Designed for ephemeral environments. It finds targets automatically as they spin up.
- PromQL: A powerful query language for slicing and dicing metrics data.
- Exporters: A vast ecosystem of agents that expose metrics for almost any software.
Pros:
- Native to Kubernetes and containerised stacks.
- Efficient time-series engine for cloud-native metrics.
- Integrates seamlessly with Grafana for visualisation.
Cons:
- Not a direct 1:1 replacement for Nagios-style status checks.
- Requires additional components (Alertmanager, Grafana) to form a complete stack.
- Does not handle logs or traces natively.
3. Elastic Stack (ELK)

The Elastic Stack (Elasticsearch, Logstash, Kibana) is the industry heavyweight for log analytics. It allows teams to index and search massive volumes of unstructured text data.
Why Choose Elastic Stack Over Nagios? Choose the Elastic Stack if your primary pain point is log management. Nagios tells you a problem exists, and ELK gives you the raw logs to investigate it.
Key Features:
- Full-Text Search: Unmatched capability to index and search through unstructured logs.
- Kibana: A highly customizable visualisation layer for building complex data dashboards.
- Elastic Agent: A single, unified agent for collecting logs, metrics, and security data.
Pros:
- Extremely powerful for security analysis and log auditing.
- Flexible query language (Lucene) for ad-hoc analysis.
Cons:
- Resource Heavy: Elasticsearch requires significant RAM and CPU to run efficiently at scale.
- Operational Complexity: Managing indices, shards, and rebalancing requires specialised knowledge.
4. Netdata

Netdata is a niche tool focused on real-time, high-granularity performance monitoring. It is designed to be installed with no configuration and to provide per-second metrics instantly.
Why Choose Netdata Over Nagios? For instant troubleshooting of a node's performance, Netdata offers visibility that Nagios cannot match. It is the best tool for seeing exactly what is happening on a server right now.
Key Features:
- Per-Second Metrics: Collects thousands of metrics per second for granular visibility.
- Zero-Config: Auto-detects hardware and running applications immediately upon installation.
- Health Watchdog: Built-in alarms for common performance issues.
Pros:
- Unbeatable for real-time troubleshooting of specific nodes.
- Lightweight agent with minimal system impact.
Cons:
- Often used as a complementary tool rather than a centralised replacement for a large cluster.
- Long-term data retention requires configuration or connection to a backend.
Category 2: The Drop-in Nagios Replacements
Best for teams that want to keep the self-hosted, check-based model but need better automation and UIs.
5. Checkmk

Checkmk is widely considered the smoothest migration path from Nagios. It is designed to fix the specific pain point of configuration sprawl. While its Raw Edition uses the Nagios core, it wraps it in a highly efficient architecture.
Why Choose Checkmk Over Nagios? If you have thousands of hosts and cannot afford the manual configuration time required by Nagios, Checkmk automates the tedious parts of monitoring while retaining the reliability of the check-based model.
Key Features:
- Auto-Discovery: Automatically detects running services (databases, file systems) on hosts, eliminating the need to edit config files manually.
- Micro-Core: An optimised core that handles significantly more checks per second than a standard Nagios install.
- Agent Bakery (Enterprise): Enables centralised configuration and automatic agent deployment.
Pros:
- Drastically reduces setup time compared to Nagios.
- Massive library of pre-configured checks.
- Scales to thousands of hosts with lower hardware requirements.
Cons:
- The interface, while functional, is dense and utilitarian.
- Some advanced automation features are locked behind the Enterprise edition.
6. Icinga

Icinga was forked from Nagios in 2009. It is the direct successor for teams who want to modernise without changing their underlying philosophy. It is designed to be backwards compatible with Nagios plugins.
Why Choose Icinga Over Nagios? If you have a library of custom Nagios scripts you don't want to rewrite, Icinga allows you to keep them while upgrading to a modern API and UI.
Key Features:
- REST API: Built with a programmable interface for automated configuration, unlike Nagios Core.
- Icinga Director: A web-based tool to manage configuration, making it easier to integrate with automation tools.
- Distributed Monitoring: Native support for high availability and distributed setups across multiple locations.
Pros:
- Compatible with most Nagios-style plugins (Monitoring Plugins spec), so you can typically reuse existing checks.
- Much cleaner, more responsive web interface than Nagios CGI.
- Strong integration with configuration management tools like Ansible and Puppet.
Cons:
- Migration can be complex if your existing Nagios setup is heavily customised.
- Requires a database backend (MySQL/PostgreSQL), adding a management step.
7. Zabbix

Zabbix is a mature, enterprise-grade open-source platform. It is the standard choice for teams who want a free, batteries-included solution that handles networks, servers, and applications in a single install.
Why Choose Zabbix Over Nagios? Choose Zabbix if you want a complete enterprise monitoring suite for static infrastructure without paying licensing fees.
Key Features:
- Templates: Comes with pre-configured templates for popular hardware and software to speed up deployment.
- Agentless Monitoring: Strong support for SNMP makes it a favourite for network engineers monitoring switches and routers.
- Zabbix Proxy: Allows monitoring behind firewalls or in distributed locations with a unified central view.
Pros:
- Completely free and open-source.
- Highly flexible alerting and visualisation options.
- Single agent covers most use cases.
Cons:
- Steep learning curve due to the sheer number of configuration options.
- Tuning the database for huge deployments requires deep expertise.
If Zabbix feels too complex for your team, you can also explore various Zabbix alternatives that offer different approaches to infrastructure monitoring.
Category 3: SaaS Platforms (Managed Service)
Best for well-funded teams who want zero maintenance
8. Datadog

Datadog is a leader in the unified observability space. It combines infrastructure, APM, logs, and security monitoring into a mature, easy-to-use platform.
Why Choose Datadog Over Nagios? Datadog is the answer if you have the budget and want to eliminate engineering maintenance. You are trading money for the time you would otherwise spend managing a Nagios server.
Key Features:
- Full-Stack Visibility: Combines metrics, traces, and logs in a single cohesive platform.
- Integrations: Supports 1,000+ built-in integrations.
- Watchdog: AI-driven alerts that detect anomalies automatically.
Pros:
- Quick setup where you can easily install the agent and get rich dashboards immediately.
- Excellent user interface and developer experience.
- No backend maintenance required.
Cons:
- Cost: Pricing is complex and can become very expensive at scale.
- Vendor lock-in risk: While the Datadog Agent is open source and Datadog supports OpenTelemetry, migrating large deployments can still be complex due to proprietary backend features, dashboards, and product coupling.
9. New Relic

New Relic is historically known for Application Performance Monitoring (APM) but has expanded to offer a full-stack observability platform. It provides deep insight into code performance.
Why Choose It Over Nagios? If your primary concern is application code performance rather than just server uptime, New Relic provides code-level insights that Nagios cannot offer.
Key Features:
- APM: Deep code-level visibility, including slow database queries and external service calls.
- Full-Stack Observability: Correlates infrastructure health with application performance.
- Usage-Based Pricing: Charges based on data ingestion and user seats.
Pros:
- Superior for debugging application code logic.
- Strong features for frontend and browser monitoring.
- Consolidates multiple monitoring tools into one.
Cons:
- Can become expensive for teams with high data volume.
- The interface can be overwhelming due to the sheer number of features.
10. PRTG Network Monitor

PRTG Dashboard(credit: PRTG)
PRTG is a commercial tool known for its ease of use. It runs on Windows and uses a sensor-based licensing model, making it popular for internal IT teams.
Why Choose It Over Nagios? If you operate a Windows-heavy environment and want a tool that works out of the box without Linux configuration files, PRTG is a strong contender.
Key Features:
- Sensor Model: Simple licensing based on the number of sensors.
- Network Mapping: Excellent tools for visualising network topology and traffic.
- Windows Native: Runs natively on Windows Server, unlike most monitoring tools.
Pros:
- Incredibly easy to set up and use.
- Great mobile app for on-the-go alerts.
- All features are included in every license with no hidden modules.
Cons:
- Self-hosted PRTG Network Monitor runs on Windows Server but PRTG Hosted Monitor removes this requirement.
- Becomes expensive and more complicated to manage at huge sensor counts.
Nagios Alternatives in a Glance
Here are the Nagios alternatives summarized under a single table:
| Tool | Best For | Why choose over Nagios |
|---|---|---|
| 1. SigNoz | Teams seeking a unified platform that covers APM, logs, and infrastructure monitoring. | Full-Stack Visibility: Unlike Nagios's siloed infrastructure view, it natively correlates application traces, logs, and metrics in one view for faster debugging. |
| 2. Prometheus(+ Grafana) | DevOps and SRE teams running dynamic cloud-native or Kubernetes environments. | Built for Ephemeral Systems: Designed for constantly changing container targets (where Nagios static config struggles), using a powerful query language (PromQL) and multi-dimensional data model. |
| 3. ELK Stack | Teams prioritising deep log analytics, search capabilities, and security analysis. | Search vs. Status: While Nagios checks if a service is up, ELK allows deep forensic search and analysis of the massive volumes of logs generated by that service. |
| 4. Netdata | Real-time troubleshooting of individual nodes where second-by-second granularity is critical. | Instant Resolution: Provides per-second metrics with zero configuration, offering immediate high-resolution visibility that Nagios's standard 5-minute check intervals miss. |
| 5. Checkmk | System administrators managing complex and hybrid infrastructure (servers, networks, IoT) who want automation. | Automation & Performance: Drastically reduces setup time with auto-discovery of services (removing Nagios's manual config) and handles much larger environments more efficiently. |
| 6. Icinga | Organizations with existing Nagios setups looking for a modern engine without losing their custom plugins. | Modernized Core: A fork that retains Nagios plugin compatibility but upgrades the engine with clustering, a REST API, and a modern responsive interface out of the box. |
| 7. Zabbix | Large-scale enterprise environments needing a free, highly scalable infrastructure monitoring solution. | Integrated Enterprise Features: A true "all-in-one" solution with built-in distributed monitoring, graphs, and maps, avoiding the "plugin soup" often required to make Nagios scale. |
| 8. Datadog | Companies with a budget that want a just works SaaS platform integrating APM, Security, and Infra. | Zero Maintenance: A fully managed SaaS platform that integrates APM and logs instantly, replacing Nagios's manual maintenance overhead and infrastructure-only focus. |
| 9. New Relic | Engineering teams focused on Application Performance Monitoring (APM) and code-level debugging. | Debug Code, Not Just Servers: Goes deep into function-level application performance (APM), whereas Nagios typically stops at the server/operating system level. |
| 10. PRTG | Windows-centric shops needing an all-in-one monitor for bandwidth, uptime, and usage. | GUI-Driven Setup: A polished, easy-to-use interface and sensor model designed for Windows, avoiding the steep learning curve and command-line management of Nagios. |
Frequently Asked Questions About Nagios
Is Nagios dead in 2026?
No, Nagios is not dead. It still receives regular maintenance updates and security patches. However, feature innovation has stalled compared to modern platforms.
Can I keep using my Nagios plugins with other tools?
Yes. Tools like Icinga, Checkmk, and Sensu are designed to be compatible with the Nagios Plugin API. They can execute your existing Perl/Bash/Python scripts, allowing you to migrate the platform without rewriting every single check.
Is Zabbix better than Nagios?
For most use cases, yes. Zabbix offers a web-based configuration (no text files), better visualisation, and distributed monitoring out of the box. However, it is more complex to learn initially than basic Nagios.
Why is Prometheus preferred for Kubernetes?
Nagios relies on static IP addresses and hostnames. In Kubernetes, pods change IP addresses constantly. Prometheus uses Service Discovery to automatically find and monitor these changing targets, making it far superior for containerised environments.
Hope this guide helps you find the right alternative to Nagios. If you have questions about architecture or migration, feel free to join our Slack Community to chat with other engineers making the switch.