Top Checkmk Alternatives (2026) - OSS to Enterprise
TL;DR
-
SigNoz offers unified observability with native OpenTelemetry support for correlating logs, metrics, and traces across distributed applications, providing greater ease of use than Checkmk's check-based model, which relies on add-ons for advanced troubleshooting and visualisations.
-
Zabbix is open-source monitoring software. It automatically discovers your infrastructure across networks, clouds, and containers. The dashboards include geo-maps, SLA tracking, and customisable widgets. All these features are included without purchasing add-ons. Checkmk, by comparison, requires more manual rule-based setup and depends on plugins for similar functionality.
-
Datadog is a managed SaaS platform with AI-powered predictive analytics and code-level APM that excels in dynamic cloud environments, surpassing Checkmk's self-hosted, rule-based approach, which relies on plugins for infrastructure monitoring.
Checkmk started in 2007 as an extension to Nagios and has grown into a comprehensive monitoring platform focused on infrastructure and application monitoring. Teams use it to manage everything from small server clusters to big distributed infrastructures, leveraging its autodiscovery capabilities, over 2,000 plug-ins, and distributed monitoring for complex setups.
Running Checkmk's self-hosted edition isn't always smooth. Some teams using the on-premises deployment often report experiencing high CPU or memory usage in larger environments, tricky agent setups that require manual fixes after updates, and a steep learning curve to get everything configured just right.

Top Checkmk Alternatives You Can Consider
In the upcoming sections we will compare deployment flexibility, pricing transparency (how costs scale with your infrastructure growth), and modern features (such as API-first design, flexible alerting, and integrated reporting) of some top checkmk alternatives to help you find the solution that best matches your infrastructure needs.
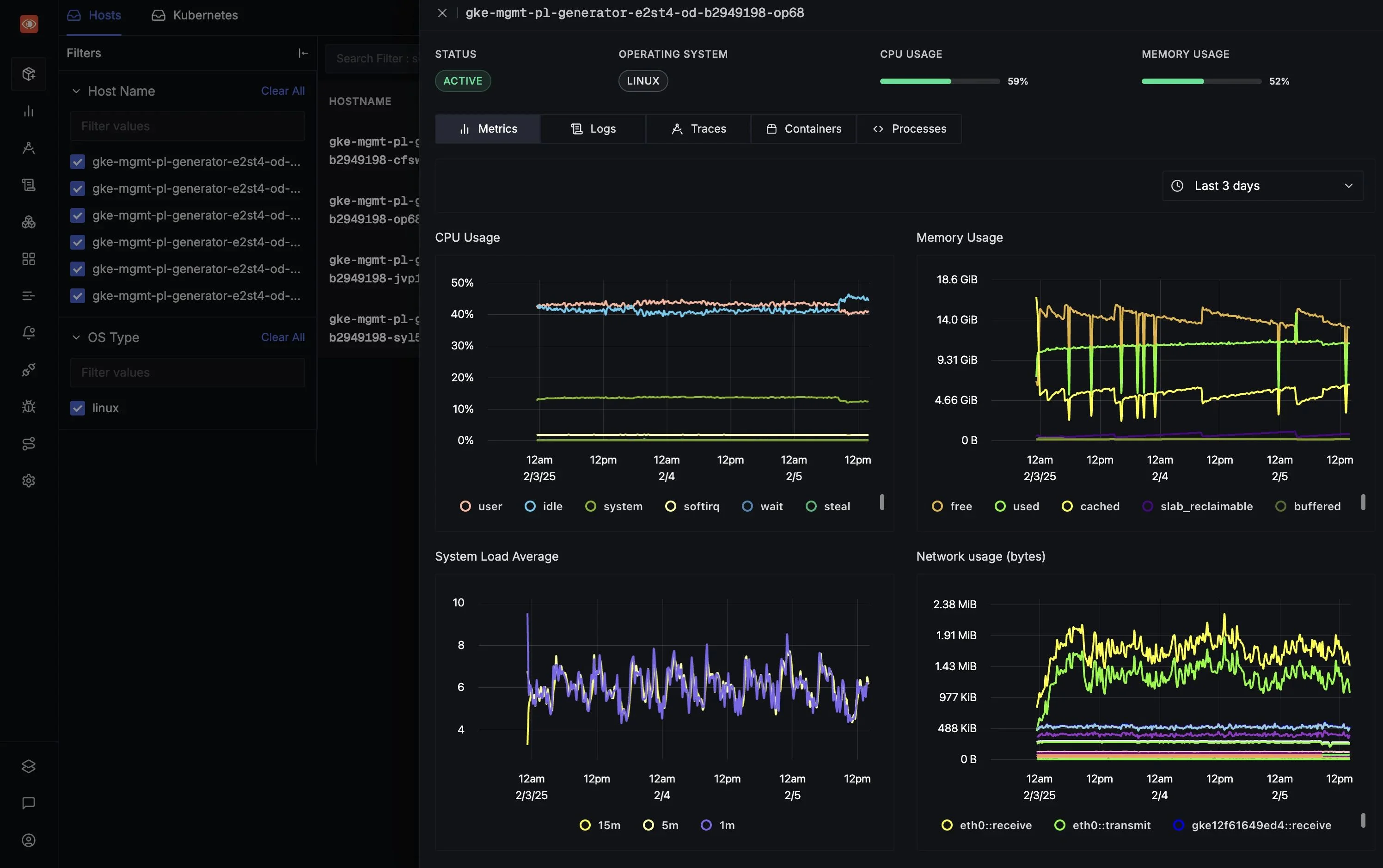
SigNoz

SigNoz is an all-in-one observability platform built to support OpenTelemetry (OTel) natively. It brings logs, metrics, and distributed traces together into a single unified view, making it well-suited for teams that need deep correlation across signals.
Key Features
- OpenTelemetry-first: SigNoz is built to work natively with OpenTelemetry and its semantic conventions, enabling the linking of logs, traces, and metrics without inventing a new instrumentation scheme.
- Columnar Backend: SigNoz uses columnar storage to keep fast query performance on big, high-cardinality telemetry datasets.
Why consider SigNoz over Checkmk?
SigNoz and Checkmk take fundamentally different approaches to monitoring. SigNoz follows modern observability practices and is built for application performance monitoring (APM) with unified signal correlation, i.e. you can click from a metric spike directly to related traces and logs via OpenTelemetry. This makes it ideal for troubleshooting distributed applications that require tracking requests across multiple services and understanding application-level performance issues.
Checkmk, on the other hand, focuses on infrastructure monitoring using a check-based model that runs scheduled tests to monitor basics like server uptime, network connectivity, and service availability. It alerts you when predefined thresholds (e.g., CPU over 90%) are exceeded. Checkmk doesn't offer native APM capabilities, which means it can't trace application requests or correlate application-level metrics the way SigNoz can. For advanced tasks such as detailed metric analysis or distributed tracing, Checkmk requires add-on integrations with separate tools, such as Grafana (for visualisations) or Prometheus (for time-series metrics).
SigNoz keeps things straightforward with usage-based rates. The Community Edition is free to self-host, so you only pay for your own infrastructure costs, such as servers and storage. SigNoz Cloud charges $0.10 per million metric samples and $0.30 per GB for logs and traces beyond the included usage in your plan. This ingest-based model differs from Checkmk's per-service fees.
Get Started with SigNoz
You can choose between various deployment options in SigNoz. The easiest way to get started with SigNoz is SigNoz Cloud. We offer a 30-day free trial account with access to all features.
Those with data privacy concerns who can’t send their data outside their infrastructure can sign up for either the enterprise self-hosted or BYOC offering.
Those with the expertise to manage SigNoz themselves, or who want to start with a free, self-hosted option, can use our community edition.
Zabbix

Zabbix is an open-source monitoring platform that has been used to monitor applications since 2001. It supports infrastructure, network, and application monitoring without licensing costs.
Key Features
- Auto-Discovery: Zabbix supports network discovery via checks such as SNMP, IPMI, and agent-based methods, automatically detecting devices, services, interfaces, and resources (e.g., CPUs, file systems, Docker containers).
- Real-Time Dashboards: Built-in, widget-based dashboards provide live graphs, geo-maps, infrastructure maps, SLA overviews, and drill-down views, with automatic refresh, filtering by user permissions, and support for custom widgets without needing external tools.
Why consider Zabbix over Checkmk?
Zabbix provides auto-discovery for network devices, cloud resources, and containers, paired with a large catalogue of templates to accelerate onboarding and reduce initial configuration. Checkmk, on the other hand, offers strong, plug-in-based auto-discovery but often requires more manual tuning in its free Raw edition, and it reserves advanced automation for paid tiers.
Both tools offer interactive dashboards with features like enhanced graphing and SLA tracking. Zabbix offers all of these features for free, whereas Checkmk requires upgrading to paid editions like Enterprise or Cloud.
Zabbix is entirely open source under AGPLv3, with zero licensing costs for all features, and offers an optional paid support, making it a good option for cost-sensitive teams seeking full functionality without per-service fees. In contrast, Checkmk also offer a free tier but with limited features (e.g., it lacks advanced features such as automated monitoring of dynamic infrastructure). Checkmk also offers paid tiers with features like built-in dashboards, scalability up to 100K+ hosts, and paid add-ons for synthetic monitoring.
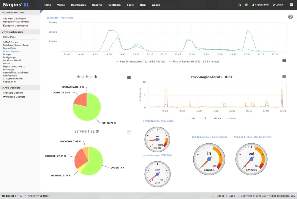
Nagios XI

Nagios XI is the commercial version of Nagios Core, launched in 2009 to add enterprise features like a modern web interface.
Key Features
- Comprehensive Monitoring with Extensibility: Covers applications, services, operating systems, network protocols, system metrics, and the full network infrastructure, supported by thousands of community plugins and add-ons, with the Nagios Exchange listing over 6,100 projects.
- Configuration Wizards and Automation: The Standard edition includes 70+ configuration wizards that streamline host and service setup, along with a web-based GUI to reduce manual configuration work.
Why consider Nagios XI over Checkmk?
Both Nagios XI and Checkmk support flexible self-hosted deployments across on-prem, cloud, and containerised environments, with Nagios XI delivering a simpler configuration than Checkmk. Nagios XI differentiates through its extensive GUI and 70+ configuration wizards, which guide setup through an intuitive point-and-click process that's faster than writing Checkmk's rule-based configurations from scratch, especially when you're configuring complex monitoring rules for hundreds of hosts at once.
Regarding pricing predictability, Nagios XI's Standard Edition costs $2,595 for 100 nodes, with commercial editions (Enterprise) bundle built-in SLA reporting, audit logging, and Business Process Intelligence (BPI) as native features rather than add-ons. This contrasts with Checkmk's subscription model, which offers variable Enterprise pricing based on the number of services and synthetic monitoring add-ons, starting at $1,980/year.
PRTG

PRTG Network Monitor is a commercial, all-in-one IT infrastructure monitoring solution developed by Paessler AG since 2003. It provides comprehensive network, server, application, and cloud monitoring through a sensor-based model.
Key Features
- Automatic Network Discovery: PRTG auto-discovers devices, sensors, and dependencies across the network, supporting agentless monitoring via protocols such as SNMP, WMI, HTTP, and more.
- Distributed Monitoring: Seamlessly integrates with PRTG's remote probes to monitor across distributed locations, enabling mobile access to data from unlimited remote sites without additional costs.
Why consider PRTG over Checkmk?
PRTG emphasises ease of use with a quick setup process and intuitive user interfaces across platforms, making it a good fit for teams seeking minimal configuration time and agentless monitoring. In contrast, Checkmk offers deep customisation through over 2,000 plugins and a powerful Check-API for extending monitoring, but it has a steeper learning curve, often requires agents for detailed metrics, and relies on additional open-source add-ons for advanced capabilities like enhanced dashboards, which can increase setup and maintenance effort. Both tools scale well for large environments - PRTG via remote probes and Checkmk through distributed architecture handling hundreds of thousands of hosts, but PRTG's sensor-based model (where one sensor can monitor multiple metrics on a device) provides predictable scaling without fragmenting into per-service counts like Checkmk's approach.
PRTG pricing is subscription-based by the number of sensors (e.g., $179/month for 500 sensors, scaling to $1,492/month for 10,000 sensors), with a free version for up to 100 sensors and no extra fees for support or features. Checkmk's Enterprise Edition is often more cost-effective for larger setups (e.g., $225/month for 100 hosts, up to $1050/month for 1,000 hosts), and it also offers a free Raw Edition.
Datadog

Datadog provides a unified SaaS observability platform that integrates monitoring, security, and analytics across infrastructure, applications, and cloud environments, leveraging AI to deliver real-time insights and proactive issue detection for modern, scalable operations.
Key Features
- AI-Driven Insights and Automation: Features such as automated root cause analysis and intelligent alerting leverage machine learning to predict and prioritise potential disruptions, going beyond traditional threshold-based systems.
- Advanced Security and Compliance Tools: Includes real-time threat detection, vulnerability management, and compliance monitoring integrated directly into the observability workflow.
Why consider Datadog over Checkmk?
Datadog's fully managed SaaS model eliminates the overhead of server maintenance and scaling that Checkmk's traditional self-hosted deployments often require. This allows teams to focus on insights rather than infrastructure, with Datadog's AI capabilities providing predictive analytics and automated suggestions that surpass Checkmk's primarily rule-based alerting and plugin-driven approach. In areas like APM, Datadog excels with deeper code-level visibility and ML-assisted optimisation, making it a better choice for dynamic, cloud-heavy environments, whereas Checkmk's strengths lie more in customizable, agent-based infrastructure checks via its 2,000+ plugins.
Datadog's pricing model involves separate billing for each module, which can introduce complexities that can lead to higher costs and unpredictable pricing. Checkmk offers an edition-based approach that provides clearer predictability through flat annual subscriptions tied to monitored services or hosts, without the multi-layered fees or cardinality-driven surprises, making it more cost-effective for stable, on-premises deployments focused on core monitoring.
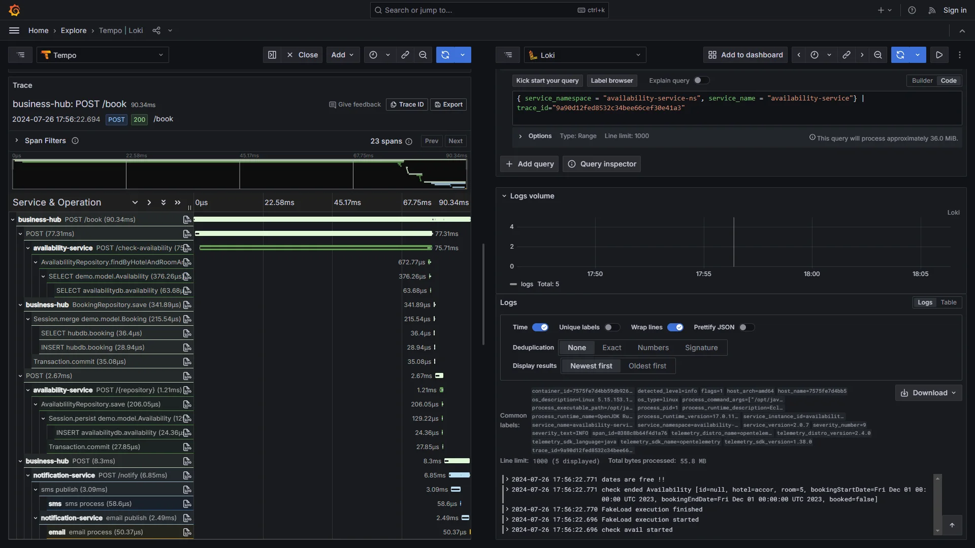
Grafana Stack

Grafana Stack is an open-source observability platform that handles metrics, logs, traces, and profiling through open standards, available both self-hosted and as a managed cloud service.
Key Features
- Less Log Storage: Loki only indexes metadata, such as labels (service name, environment), rather than full text. This dramatically reduces storage costs and lets you dump massive log volumes into inexpensive object storage such as S3 or GCS.
- LogQL: A query language that shares syntax with PromQL, making it familiar to teams already using Prometheus for metrics.
Why consider Grafana Stack over Checkmk?
Grafana Stack provides cloud-native observability with seamless integration of metrics, logs, traces, and profiling via open standards such as OpenTelemetry and Prometheus, enabling AI-driven insights, automated correlations, and SLO tracking that accelerate incident resolution in microservices and distributed systems. In contrast, Checkmk emphasises agent-based monitoring with auto-discovery, over 2,000 plug-ins for broad infrastructure coverage (including SNMP, hardware inventory, and business process mapping), and stronger support for hybrid/on-prem environments with features like dynamic host management and self-healing actions, but it may require more configuration for advanced observability like distributed tracing.
Both are scalable for large setups, but Grafana's focus on data visualisation and querying makes it more efficient for teams already using Prometheus ecosystems, whereas Checkmk provides deeper end-to-end application monitoring and log event handling.
Grafana Stack's core is fully open source (AGPLv3 and Apache 2.0 licenses) and free, with a generous Cloud Free tier, while enterprise enhancements like IRM, advanced security, and 24/7 support are available under paid plans. This contrasts with Checkmk's Raw Edition (free) for unlimited use, but its Enterprise Edition adds premium features like reporting and advanced analytics, for up to 3,000 services/100 hosts, with optional support subscriptions.
Summary: Top Checkmk Alternatives
| Tool | Core Focus | Key Advantages Over Checkmk |
|---|---|---|
| SigNoz | OTel unified observability | Native signal correlation across logs/metrics/traces, columnar queries for high-cardinality data, flexible self-host/cloud pricing based on ingest not services. |
| Zabbix | Free enterprise monitoring | Automatically discovers your networks, clouds, and containers with ready-to-use templates. Fully open-source with geo-maps and SLA dashboards included and no extra purchases needed |
| Nagios XI | Comprehensive extensibility | Simpler GUI/wizards for configuration vs rule-based tuning, 6,000+ plugins bundled natively, edition-based pricing with included SLA/reporting without extra fees. |
| PRTG | Sensor-based network | Agentless auto-discovery and quick intuitive setup, predictable sensor scaling for large envs, subscription tiers include support/free tier up to 100 sensors. |
| Datadog | AI full-stack suite | Managed SaaS with predictive analytics/APM for dynamic clouds, AI-driven alerting beyond thresholds, eliminates self-hosting overhead despite modular pricing. |
| Grafana Stack | Modular metrics/logs | Open standards integration for traces/profiling with low-cost storage, AI/SLO tracking for microservices, free core/self-host options vs plugin dependencies. |
Hope we answered all your questions about the Checkmk alternatives. If you have more questions, feel free to use the SigNoz AI chatbot or join our Slack community.
You can also subscribe to our newsletter for insights from observability nerds at SigNoz, and get open-source, OpenTelemetry, and devtool-building stories straight to your inbox.