Best Netdata Alternatives in 2026 (Open Source & SaaS)
TL;DR
- Unified & OTel-Native (SigNoz): Best for teams scaling up who need Metrics, Logs, and Traces in one place, with flexible deployment options (SaaS or Self-Hosted).
- Lightweight Self-Hosted (Beszel): Best for homelabs or single servers needing a simple, modern "top" replacement, though it is limited to basic metrics and lacks deep debugging context.
- Traditional Infrastructure (Zabbix): Best for heavy on-premise gear, networking equipment, and SNMP monitoring, provided you can handle the steep learning curve and dated interface.
Netdata was launched in 2016 with a focus on providing the fastest path to full-stack observability. Teams use it for immediate troubleshooting, leveraging features like per-second metric collection that captures performance issues as they happen, zero-configuration auto-discovery that instantly detects running applications without manual setup, and Netdata AI, an on-call assistant that investigates anomalies, explains root causes, and suggests fixes in plain English.
For individual servers or small deployments, the above features work well, providing immediate observability without complex configuration. However, you start hitting limitations as you scale your infrastructure, such as in a multi-node streaming setup, where data gaps can occur. The per-second granularity that makes Netdata valuable for immediate troubleshooting also increases the disk footprint and the operational planning required for retention. Teams that require unified observability across metrics, logs, and traces must integrate additional tools, which introduces operational complexity and fragmented workflows.

Top Netdata Alternatives You Can Consider
In the coming sections, we will examine the top alternatives that address Netdata’s limitations, comparing deployment models (self-hosted versus managed services), budget choices (how costs scale with data volume), and key differentiators (specialised capabilities that solve particular monitoring challenges).
SigNoz - Unified, OTel-Native, Flexible Deployment

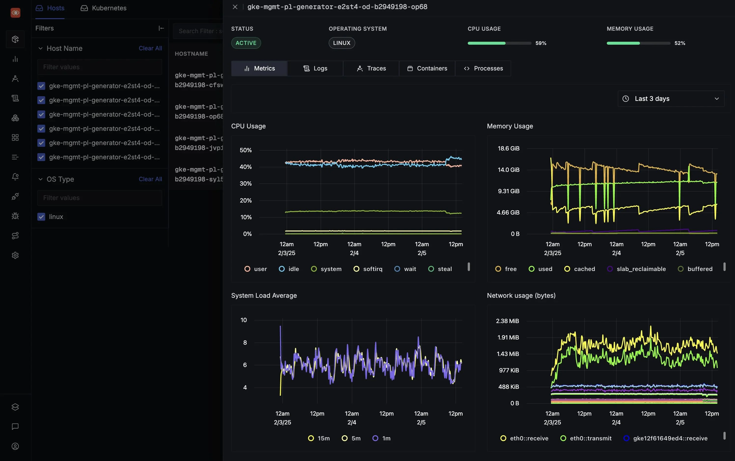
SigNoz is an OpenTelemetry-native observability platform that unifies metrics, traces, and logs in a single interface. Teams use it for full-stack application monitoring in distributed, cloud-native environments, particularly for debugging microservices and tracking request flows across applications without switching between multiple tools.
Key Features
- Distributed Tracing with Flamegraphs: SigNoz visualises request flows through microservices with flamegraphs and span-level detail, enabling developers to pinpoint bottlenecks and latency issues across complex service dependencies.
- Unified Logs, Metrics, and Traces: SigNoz correlates telemetry signals in a single view, enabling teams to seamlessly pivot between metrics, traces, and logs. This eliminates context switching and accelerates root cause analysis when investigating production incidents.
Why consider SigNoz over Netdata?
While Netdata gives you excellent per-second real-time visibility into a single node, it does not support distributed tracing and can lack deep application-level context. On the other hand, SigNoz captures the "why" behind the "what" by correlating infrastructure metrics with application traces and logs.
SigNoz provides actionable alerts tied to correlated signals, with custom rules based on metrics, traces, and logs, making it a good option for application performance monitoring in production. Netdata, on the other hand, emphasises AI-powered infrastructure anomaly detection, with real-time root-cause analysis and conversational AI features for investigating system-level issues without manual thresholds.
Both platforms offer free self-hosted options and managed cloud services, but use different pricing models. SigNoz Cloud charges based on data volume with no per-user or per-host fees, making costs predictable for variable workloads. Netdata uses per-node pricing that avoids per-GB charges, offering unlimited metrics and retention in paid plans, which is better suited for environments where host count is fixed but telemetry volume fluctuates significantly.
Get Started with SigNoz
You can choose between various deployment options in SigNoz. The easiest way to get started with SigNoz is SigNoz Cloud. We offer a 30-day free trial account with access to all features.
Those with data privacy concerns who can’t send their data outside their infrastructure can sign up for either the enterprise self-hosted or BYOC offering.
Those with the expertise to manage SigNoz themselves, or who want to start with a free, self-hosted option, can use our community edition.
Grafana Stack - Modular DIY Observability

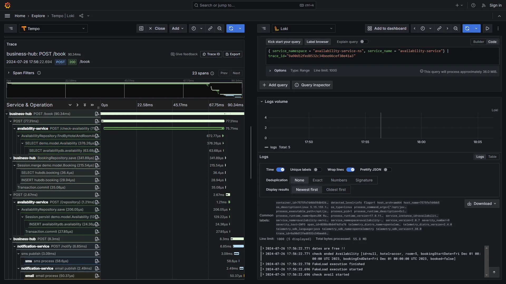
The Grafana Stack combines open-source tools, including Grafana for visualisation, Prometheus for metrics, Loki for logs, and Tempo for traces, providing a modular observability solution.
Key Features
- Modular Architecture: The Stack's components work independently or together, allowing teams to adopt only what they need. Prometheus for metrics scraping with federation across data centres, Loki for label-based log indexing, or Tempo for distributed tracing. This modularity supports mixing third-party exporters and data sources across 200+ integrations.
- Advanced Querying & Visualisation: Grafana provides powerful query languages (PromQL, LogQL) for deep data analysis with customizable dashboards, alerting across metrics, logs, and traces through unified interfaces, and community-contributed visualisations for everything from IoT to machine learning workflows.
Why consider Grafana Stack over Netdata?
The Grafana Stack provides hierarchical data collection through Prometheus federation, terabyte-scale log handling via Loki's label-based indexing, and distributed tracing with Tempo. It scales to enterprise requirements by leveraging object stores for long-term retention and supports over 150+ plugins and a large ecosystem of integrations. Netdata, on the other hand, focuses on immediate system insights with per-second granularity through lightweight, self-hosted agents that auto-discover 800+ metrics without configuration, but lacks the Stack's modularity for mixing data sources, advanced query capabilities, or built-in sharding for expansive deployments.
The Grafana Stack offers centralised alerting through Grafana's unified interface or Alertmanager, supporting complex multi-condition rules, silencing, routing to channels like Slack or PagerDuty, and on-call integrations enabling sophisticated notifications based on queries across metrics, logs, and traces. Netdata, on the other hand, provides real-time AI-driven anomaly detection, but focuses on node-centric alerts without the Stack's advanced grouping or multi-source correlation capabilities.
Both platforms offer free open-source cores for self-hosting. The Grafana Stack components are licensed under Apache 2.0 or AGPL, with costs limited to infrastructure, while Grafana Cloud uses usage-based pricing with a generous free tier and then charges per data volume. Netdata provides free self-hosted agents with cloud plans charging per node with unlimited metrics per node, offering predictable scaling for metric-intensive environments but potentially higher costs in horizontally scaled infrastructures compared to the Stack's volume-based billing.
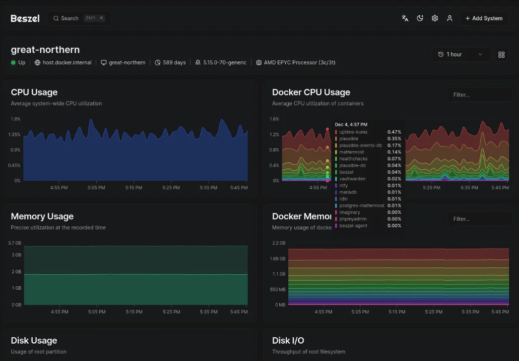
Beszel - Lightweight Self-Hosted Netdata Alternative

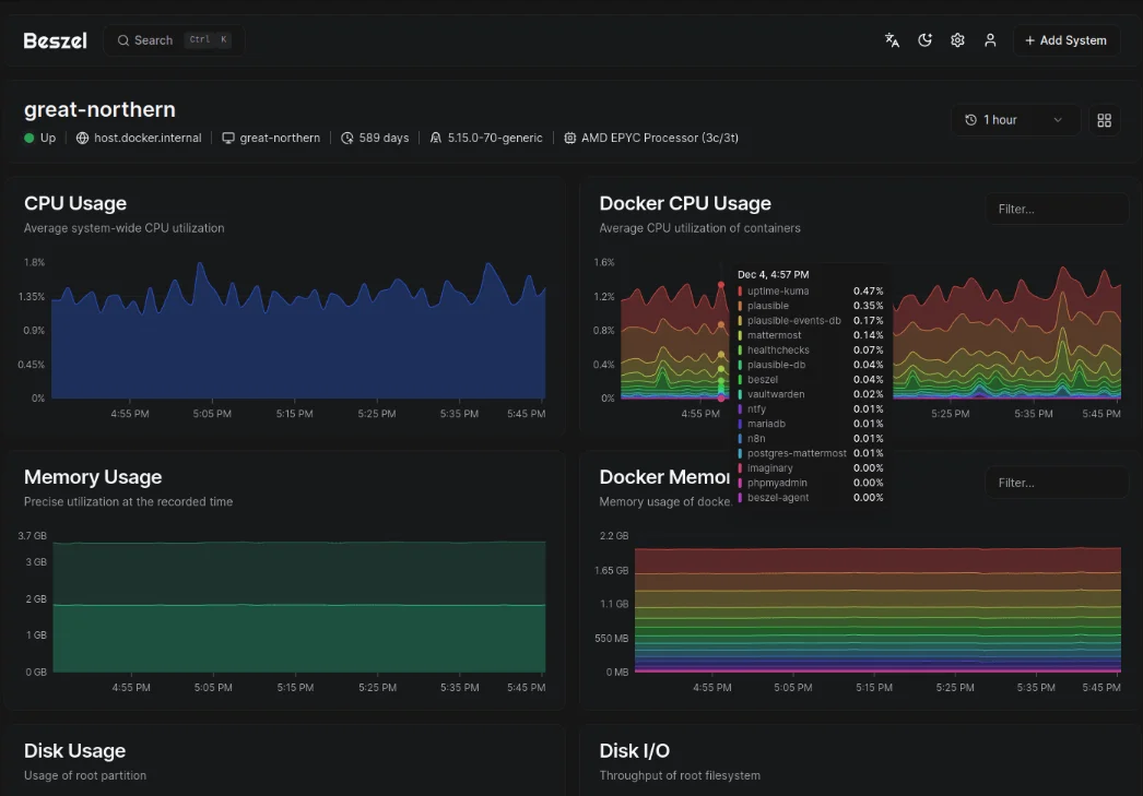
Beszel is a lightweight, self-hosted monitoring tool built with Go, designed for simplicity and minimal resource usage. Teams use it for basic system monitoring in homelabs, small clusters, or resource-constrained environments.
Key Features
- Lightweight Architecture: Beszel is lightweight and designed to be low-overhead, with exact resource usage varying by workload. Agents refresh data once per minute and push metrics without requiring public exposure.
- Simple Historical Storage: Beszel's hub is built on PocketBase (SQLite-backed), supporting trend analysis over days or weeks without the storage bloat that high-resolution monitoring can cause.
Why consider Beszel over Netdata?
Beszel offers straightforward system monitoring with core metrics like CPU, memory, disk, bandwidth, and temperature, delivered through a clean web interface. It operates entirely self-hosted with no cloud dependencies or optional managed services. Netdata, on the other hand, provides comprehensive internal monitoring with per-second granularity across 800+ auto-discovered collectors for applications, databases, and protocols, but requires more resources and can introduce complexity through its extensive feature set.
Beszel offers threshold-based alerts for core system metrics, with notifications via platforms such as Discord, Telegram, and others. Provides uptime checks via HTTP/HTTPS/TCP, which are simple and effective for straightforward monitoring scenarios. Netdata, on the other hand, emphasises AI-powered anomaly detection that identifies deviations from historical patterns without manual thresholds, with conversational AI features for investigating issues interactively.
Both platforms are entirely free and open source under the MIT license, enabling self-hosting with zero ongoing costs. Beszel maintains this model exclusively with no paid tiers or cloud offerings, keeping expenses limited to hosting resources regardless of scale. Netdata also provides free self-hosted agents but offers optional cloud tiers with AI enhancements and unlimited retention, priced per node, which can add costs for teams wanting centralised management and advanced features.
Zabbix - Infrastructure-Focused Monitoring

Zabbix is an open-source observability platform designed to monitor IT and OT environments like cloud infrastructure, networks, services, IoT devices, and more. Teams use it for centralised monitoring across distributed infrastructures, without per-device licensing fees, and it's deployable on-premises or in the cloud.
Key Features
- Auto-Discovery & Templates: Zabbix uses Low-Level Discovery (LLD) to automatically detect file systems, network interfaces, and SNMP OIDs. Discovery rules automatically provision hosts and apply pre-configured templates.
- Distributed Architecture (Proxies): Zabbix uses lightweight proxies to collect data from remote locations and buffer it locally if the connection is lost. This allows teams to scale to thousands of devices across distinct geographical regions without overloading the central server.
Why consider Zabbix over Netdata?
Zabbix uses centralised monitoring with SQL-based historical retention, essential for capacity planning and multi-year trend analysis. Zabbix provides an auto-discovery engine that automatically maps network devices, cloud resources, and containers. Netdata, on the other hand, provides real-time troubleshooting with per-second metric collection and zero-configuration auto-discovery, but its high-resolution data storage can require careful tuning of retention policies to manage disk usage effectively.
Zabbix focuses on workflow and automation, offering advanced features like alert dependencies to prevent alert storms, escalation policies to route alerts to the right teams, and auto-remediation scripts that attempt to fix problems automatically. Netdata, on the other hand, focuses on algorithmic intelligence, using AI to detect deviations from historical norms and help pinpoint root causes.
Both platforms offer free, open-source agents for self-hosting with zero licensing fees. However, their managed cloud services use fundamentally different pricing models. Netdata Cloud scales linearly with node count (at a fixed price per server), making it predictable for growing fleets, unlike Zabbix Cloud, which charges based on performance tiers (defined by metrics per second).
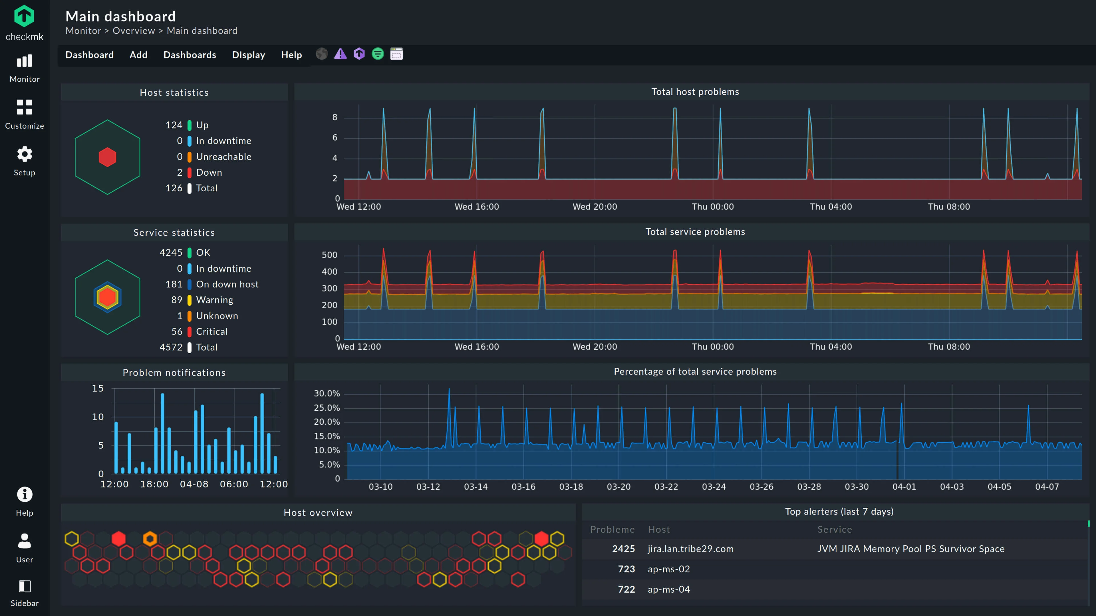
Checkmk - State-Based Monitoring

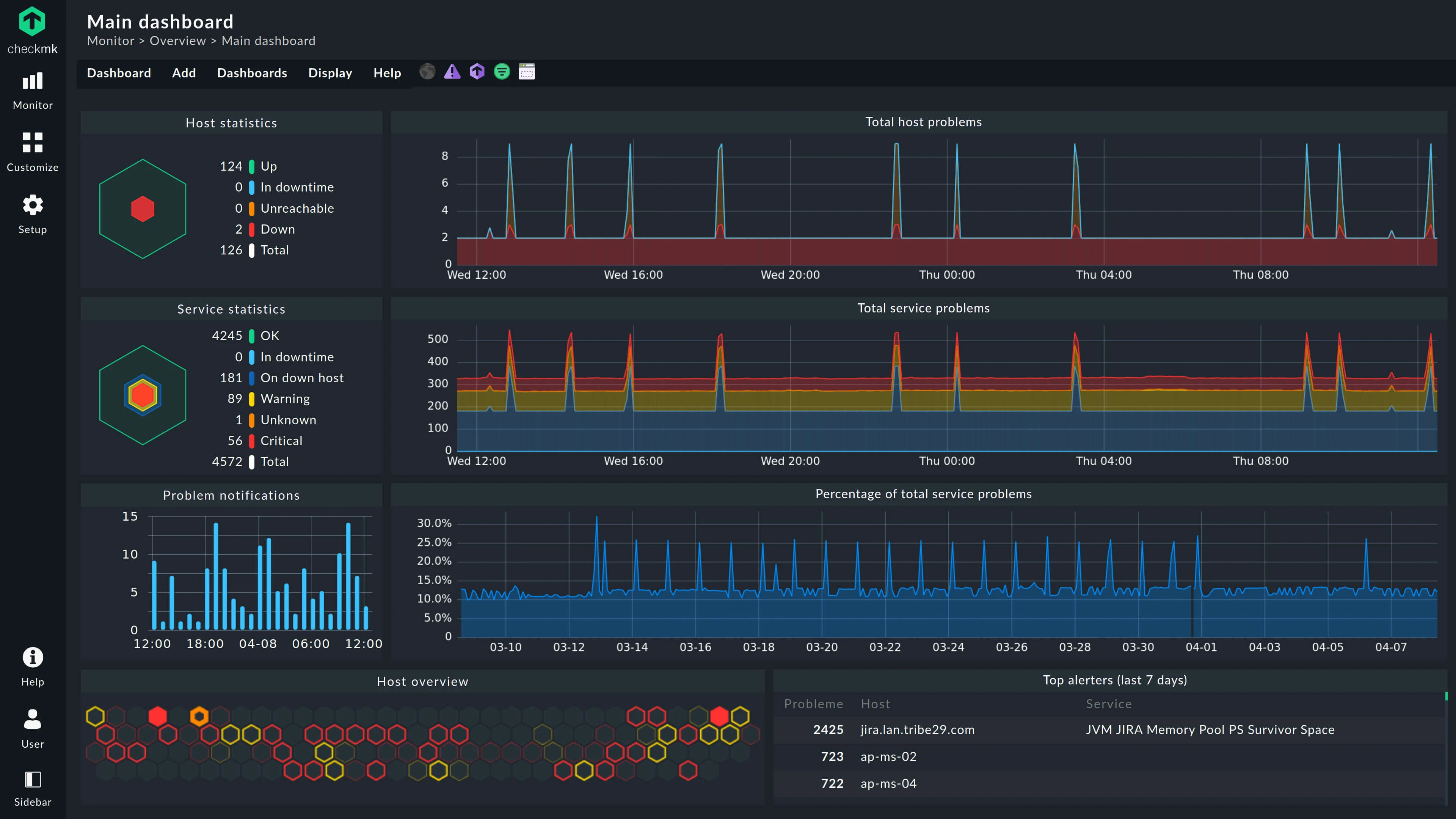
Checkmk is an open-source monitoring platform centred on state-based assessments, categorising services and hosts into clear statuses like OK, Warning, Critical, or Unknown.
Key Features
- Business Intelligence Module: Checkmk constructs application-level dependency trees, calculates aggregated states, and triggers notifications based on business impact. This prevents alert storms by only notifying when correlated failures occur across dependent services.
- Hardware & Software Inventory: Checkmk automatically maintains detailed inventories including BIOS versions, serial numbers, and installed packages, with automated PDF reports for availability tracking and SLA compliance.
Why consider Checkmk over Netdata?
Checkmk provides enterprise monitoring with structured state management and business-process tracking via dependency mapping. It offers over 2,000 check plugins for broad hardware, network, and application coverage, including low-level protocols like SNMP and IPMI. Netdata, on the other hand, excels at real-time troubleshooting with per-second metric collection and zero-configuration auto-discovery across 800+ collectors, but lacks Checkmk's inventory management, SLA reporting, and dependency-aware alerting.
Checkmk focuses on structured incident response, offering alert dependencies to prevent notification floods, escalation policies, and auto-remediation scripts that can restart services automatically. Netdata, on the other hand, focuses on AI-powered insights, using machine learning to detect anomalies without manual thresholds and to provide conversational root-cause analysis for rapid troubleshooting.
Netdata Cloud charges per node (server), so you can collect unlimited metrics from each server without extra cost. This makes it highly cost-effective for servers running hundreds of containers or applications. Whereas Checkmk scales by service count (the number of specific items checked, such as a single disk or interface). This allows for precise cost control, which means you only pay for what you actually monitor. It is ideal for environments with many simple devices (such as IoT devices or network switches), where paying a full per-node fee would be overkill, but it can become expensive for complex servers that require thousands of checks.
Datadog - SaaS Only Netdata Alternative

Datadog is an all-in-one SaaS observability platform that integrates infrastructure metrics, application traces, logs, and security signals into a unified interface. Teams use it to manage complex, distributed cloud environments with AI-enhanced insights, automated correlation, and comprehensive monitoring across their entire stack without managing any infrastructure.
Key Features
- Unified Observability with AI: Datadog automatically correlates infrastructure metrics, application traces, logs, and security signals, using AI features such as Watchdog to bundle related issues, detect anomalies, and suggest remediations.
- Enterprise Integrations Ecosystem: With over 1,000 pre-built integrations for clouds (AWS, Azure, GCP), databases, CI/CD tools, and enterprise platforms like ServiceNow, Datadog provides seamless data enrichment, auto-tagging, and context across diverse technology stacks.
Why consider Datadog over Netdata?
Datadog specialises in enterprise-scale observability, with long-term data retention optimised for querying petabytes of data, distributed tracing and application performance monitoring, and advanced features such as entity mapping and AI-driven forecasting. Netdata, on the other hand, focuses on lightweight, per-second, real-time infrastructure monitoring through self-hosted agents, emphasising data sovereignty and minimal overhead, but lacks Datadog's application tracing, long-term analytics, and broader enterprise integration.
Datadog provides sophisticated anomaly detection with event correlation through Watchdog, escalation workflows, and automated remediation suggestions, designed for complex distributed systems with multiple teams. Netdata, on the other hand, offers AI-powered anomaly detection for infrastructure metrics, with real-time root-cause analysis and conversational AI features, but provides more basic notification routing without native escalation or deep orchestration.
Datadog operates exclusively as managed SaaS, with modular pricing for different features billed per host monthly, which can become unpredictable as data volumes grow. Netdata provides free, open-source, self-hosted agents with optional cloud tiers, using per-node pricing that includes unlimited metrics without per-GB charges, offering greater cost predictability and control for teams managing their own infrastructure.
Summary: Top Netdata Alternatives
| Tool | Core Focus | Key Advantages Over Netdata |
|---|---|---|
| SigNoz | OpenTelemetry-native observability | Unified signal correlation with distributed tracing, flamegraphs, and columnar queries for high-cardinality data. SLO tracking, custom rules across logs/metrics/traces, and flexible self-host/cloud pricing based on data volume. |
| Grafana Stack | Modular open-source stack | Composable components (Prometheus/Loki/Tempo) for metrics, logs, and traces with federation. Advanced PromQL/LogQL querying with 150+ integrations, and unified alerting with routing/silencing. |
| Beszel | Lightweight self-hosted monitoring | Beszel's hub is built on PocketBase (SQLite-backed) with no cloud dependencies or paid tiers. Provides threshold-based alerts, and uptime checks for basic scenarios. |
| Zabbix | Free enterprise monitoring | Centralized SQL-based historical retention for long-term trends, auto-discovery with templates for networks, clouds, and containers. Features like alert dependencies, escalations, and auto-remediation to prevent storms. |
| Checkmk | State-based enterprise monitoring | Structured state management with dependency mapping, SLA reporting, and inventory tracking. Over 2,000 plugins for broad coverage, business-impact alerting, and auto-remediation. |
| Datadog | AI full-stack SaaS observability | Unified metrics, logs, and traces. Security with AI correlation, and Watchdog for anomalies. 1,000+ integrations for enterprise ecosystems, offers flexible log retention, tracing, and APM. |
Hope we answered all your questions about the Netdata alternatives. If you have more questions, feel free to use the SigNoz AI chatbot or join our Slack community.
You can also subscribe to our newsletter for insights from observability nerds at SigNoz, and get open-source, OpenTelemetry, and devtool-building stories straight to your inbox.