Top 7 Sumo Logic Alternatives for Observability and Security in 2026
TL;DR
-
SigNoz: Best for cloud-native teams building distributed systems who need unified OpenTelemetry-native observability with flamegraph debugging and high-cardinality queries, offering transparent usage-based pricing and flexible deployment (self-hosted, cloud, or BYOC) without vendor lock-in.
-
Splunk: Best for enterprises requiring flexible on-premises, cloud and hybrid deployments with advanced SIEM capabilities, threat intelligence, and SOAR integrations, though costs can escalate at scale with volume-based pricing and premium feature licensing.
-
Logz.io: Best for teams migrating from self-managed ELK or OpenSearch and who want AI-accelerated troubleshooting with natural language queries and root-cause analysis workflows, delivered as managed SaaS with tiered storage for cost optimisation.
Sumo Logic was founded in 2010 as a cloud-native log management solution and has since evolved into a comprehensive platform covering observability, security analytics, and SIEM capabilities. Organisations use it to ingest data from hundreds of sources in real time, leverage machine learning for anomaly and threat detection, and support use cases ranging from rapid troubleshooting to compliance audits through automated alert triaging and integrated dashboards.
For cloud-heavy setups or security-focused operations, these capabilities shine, giving you fast insights without much upfront hassle. However, as your data scales up, things can get tricky, like costs rising sharply with volume-based pricing, the custom query language has a bit of a learning curve that slows down newcomers, and the UI can lag when you're querying large datasets or dealing with error codes.

This guide explores Sumo Logic alternatives that address common engineering team challenges, such as managing costs as environments scale and integrating with modern technology stacks. We'll examine deployment options, scalable pricing structures, and key features to help you choose the right platform.
Category 1: Modern Application Observability
These observability platforms deliver unified monitoring and troubleshooting of logs, metrics, and traces via open standards like OpenTelemetry, making them a good choice for DevOps teams resolving performance issues in distributed systems without relying on heavy SIEM or advanced security operations.
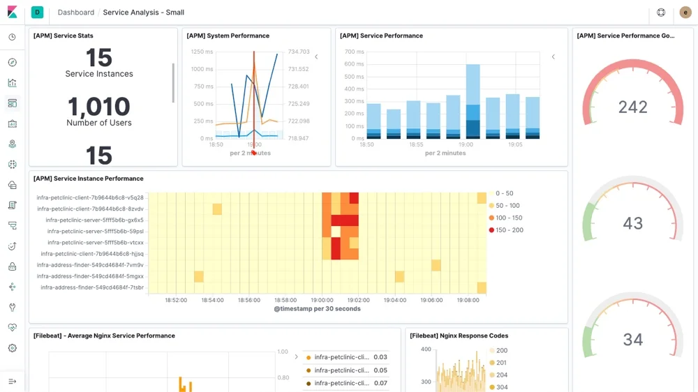
SigNoz

SigNoz is an observability platform built natively on OpenTelemetry that consolidates metrics, traces, and logs into a single unified interface. It enables teams to monitor distributed applications end-to-end, debug microservices, and track requests across their stack without tool-switching.
Key Features
- Distributed Tracing: SigNoz delivers distributed tracing with flamegraph visualisation and span-level granularity, empowering developers to diagnose performance bottlenecks and latency across microservice architectures using open standards rather than proprietary agents.
- OpenTelemetry-Native Architecture: SigNoz adheres to OpenTelemetry standards, supporting data ingestion from any OTel-compatible source without vendor lock-in. SigNoz provides LLM observability for frameworks such as LangChain, enabling end-to-end tracing across AI pipelines.
Why consider SigNoz over Sumo Logic?
SigNoz provides unified observability with OpenTelemetry-native instrumentation, distributed tracing, and a columnar backend optimised for high-cardinality queries and long-term retention. It offers flexible deployment options through free self-hosted community editions, managed cloud plans, and bring-your-own-cloud (BYOC) setups, ensuring data sovereignty and compliance.
Sumo Logic operates exclusively as SaaS, with no self-hosting options, emphasising enterprise-scale log analytics and security integrations, such as a Cloud SIEM for threat detection. However, it requires all data processing to occur in its multi-tenant cloud environment.
SigNoz offers anomaly detection and custom rules across correlated signals, with a focus on application performance monitoring. It provides AI/ML capabilities specifically for automated log pattern analysis and anomaly surfacing in modern AI pipelines. Sumo Logic, on the other hand, emphasises AI-powered predictive analytics with automated playbooks that group incidents and suggest resolutions, and extends into security operations with threat investigation capabilities.
SigNoz uses transparent, usage-based pricing tied solely to data volume, with no per-user or per-host fees, and a permanently free community edition for self-hosting, plus startup-friendly cloud discounts. Sumo Logic bases costs on annual commitments, daily ingest averages, and edition-specific caps, with Flex configurations billed via credits for storage and scans.
Get Started with SigNoz
You can choose between various deployment options in SigNoz. The easiest way to get started with SigNoz is SigNoz Cloud. We offer a 30-day free trial account with access to all features.
Those with data privacy concerns who can’t send their data outside their infrastructure can sign up for either the enterprise self-hosted or BYOC offering.
Those with the expertise to manage SigNoz themselves, or who want to start with a free, self-hosted option, can use our community edition.
Grafana Stack

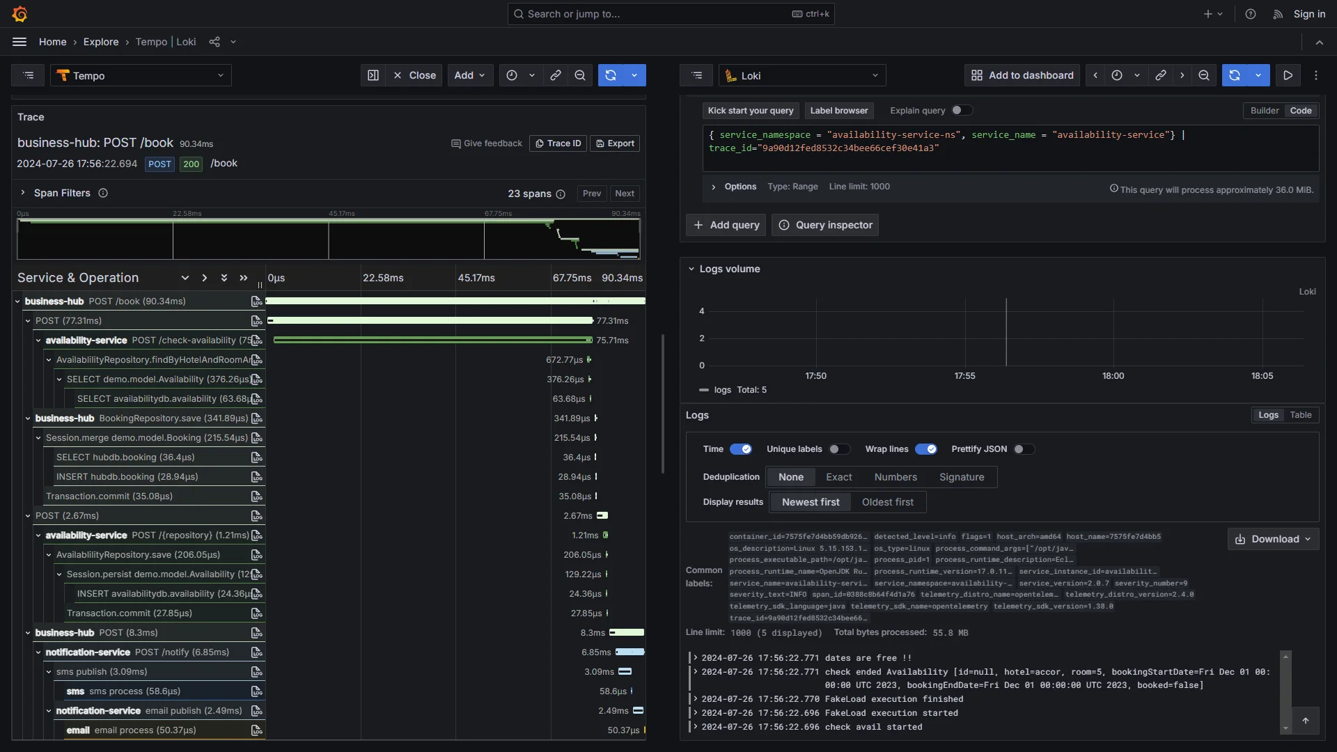
The Grafana Stack combines open-source tools, including Grafana for visualisation, Prometheus for metrics, Loki for logs, and Tempo for traces, providing a modular observability platform.
Key Features
- Modular Open-Source Architecture: The Stack's components work independently or together, allowing teams to customise their observability setup.
- Powerful Query Languages: The platform provides PromQL for metrics, LogQL for logs, and TraceQL for traces, with unified dashboards that correlate signals for root cause analysis. Recent AI enhancements include the Grafana Assistant for query generation and ML-based alerting.
Why consider Grafana Stack over Sumo Logic?
The Grafana Stack provides modular observability with complete self-hosting control for data residency and cost management, supporting distributed architectures through Prometheus federation and Loki's object storage integration (S3) for petabyte-scale log handling. It offers flexible deployment from bare metal to Kubernetes via Helm charts, plus Grafana Cloud with Bring Your Own Cloud (BYOC) options for hybrid setups.
Sumo Logic operates exclusively as SaaS, without self-hosted capabilities, emphasising turnkey reliability with a cloud-native design for multi-cloud ingestion and integrated security through a Cloud SIEM with 900+ rules and MITRE ATT&CK coverage.
Grafana Stack supports centralised alerting, and ML-based dynamic alerting is available via Grafana Cloud’s AI, ****while Sumo Logic emphasises AI-guided triage through its Dojo platform, with automated playbooks and security-focused incident resolution.
For pricing, Grafana's open-source core is free for self-hosting, with Grafana Cloud offering a generous free tier and predictable usage-based scaling tied to data volume. Sumo Logic uses a credit-based Flex system with pricing based on analytic scans per GB rather than on ingestion, plus storage add-ons, which are cost-effective for compliance retention but require sales quotes and have no perpetual free tier.
Logz.io

Logz.io is a cloud-native observability platform built on open-source foundations like the ELK Stack and OpenTelemetry, providing unified log management, monitoring, and security analytics.Key Features-Open 360 AI Architecture: Logz.io is an observability platform with an OpenSearch-based log analytics foundation and AI Agent capabilities, while performance depends on data volume, retention tier, and query patterns. -AI-Powered Root Cause Analysis: The embedded AI Agent automates troubleshooting with natural language queries and workflow navigation, reducing manual investigation time and mean time to resolution by proactively detecting issues directly in telemetry.**Why consider Logz.io over Sumo Logic?**Logz provides AI-accelerated observability with open-source compatibility, allowing one-click migrations from self-hosted ELK stacks with auto-instrumentation via OpenTelemetry collectors. It delivers unified dashboards and AI-guided workflows without coding, making it particularly accessible for teams transitioning from Prometheus or Grafana.
Sumo Logic emphasises a proprietary AI/ML-driven ecosystem with a stronger focus on enterprise SIEM and security operations. It holds extensive compliance certifications, including FedRAMP Moderate, SOC 2 Type II, ISO 27001, HIPAA, and PCI DSS, making it well-suited to regulated industries that require security analytics and audit-ready features.
Both platforms offer AI-powered alerting as fully managed SaaS with consumption-based pricing, but differ in focus and cost structure. Logz.io emphasises observability-first workflows with AI agents for root-cause analysis and natural language queries.
Sumo Logic prioritises security operations with Cloud SIEM and Dojo AI for threat correlation and incident response. Its Flex Licensing starts lowers per-GB costs via proprietary compression, though costs can escalate in high-volume scenarios without Logz.io's open-source cost transparency.
Better Stack

Better Stack is an all-in-one observability platform that combines logs, metrics, traces, uptime monitoring, and incident management in a developer-focused interface.Key Features-SQL-Based Log Querying: Better Stack supports querying logs withSQL(and PromQL where applicable), with metrics via Prometheus/OTel and tracing explored via its tracing experience. -Unified Incident Management: The platform integrates uptime monitoring, alerting, on-call scheduling, automatic incident merging, and AI-generated post-mortems in one place, reducing context switching and tool sprawl that smaller teams face when managing multiple point solutions.**Why consider Better Stack over Sumo Logic?**Better Stack provides developer-first observability with familiar SQL queries and the ability to store logs in your own S3 bucket for compliance. It offers straightforward deployment as a serverless SaaS platform that auto-scales without complex configuration.
Sumo Logic provides enterprise-grade observability with security analytics, including Cloud SIEM, SOAR playbooks, UEBA for threat detection, and Dojo AI agents for automated investigation. However, it uses a proprietary query language with a steeper learning curve and requires more initial configuration for collectors and partition strategies.
Both platforms provide alerting and analytics as fully managed SaaS, but differ significantly in focus and pricing. Better Stack offers straightforward alerts, on-call scheduling, incident merging, and AI post-mortems, powered by SQL-based monitoring and usage-based pricing.
Sumo Logic provides enterprise-grade AutoML anomaly detection, a Cloud SIEM with MITRE ATT&CK mapping, and Cloud SOAR playbooks for security and compliance use cases. Scan-based analytics can increase costs during heavy investigations, depending on query behaviour and retention.
Category 2: Observability + Security Operations (SIEM/SOAR)
These enterprise-grade platforms combine infrastructure monitoring with integrated security operations, delivering end-to-end visibility across your technology stack while providing threat detection and incident response capabilities for both DevOps and SecOps teams.
Splunk

Splunk is a data analytics platform for log management, security monitoring, and observability across hybrid and on-premises environments. Teams use it for enterprise-grade data analytics with extensive integrations, machine learning capabilities, and advanced SIEM features.
Key Features
- Search Processing Language (SPL): Splunk's proprietary SPL enables complex data analysis through powerful commands for filtering, transforming, and correlating machine data across any source, with capabilities for statistical analysis, pattern detection, and custom visualisations that go beyond basic log querying.
- Extensive Integration Ecosystem: Splunk has a large integration ecosystem (Splunkbase) and integrates with everything from AWS and Kubernetes to legacy systems. Native OpenTelemetry support and integrations enable deep customisation and custom app development on the platform.
Why consider Splunk over Sumo Logic?
Splunk provides analytics with flexible deployment across on-premises, cloud, and hybrid environments, supporting organisations requiring strict data residency through self-hosted options. Its SPL (Search Processing Language) enables complex queries that correlate logs, metrics, and traces with AI-enhanced tools such as IT Service Intelligence for predictive analytics and automated responses.
Sumo Logic operates exclusively as a cloud-native SaaS with a multi-tenant architecture that eliminates infrastructure management, emphasising rapid deployment and automatic scaling, but does not offer self-hosting capabilities to meet data sovereignty requirements.
Both platforms offer advanced security monitoring and volume-based pricing, but differ in approach. Splunk provides Enterprise Security with threat intelligence, ML-based behavioural baselines, and SOAR (Security Orchestration, Automation, and Response) integrations. It charges per GB/day with separate premium feature licensing and offers on-premises licenses, though costs can escalate at scale.
Sumo Logic emphasises a Cloud SIEM with entity enrichment, low-code playbooks, and AI anomaly detection, using subscription tiers with credit-based overages for more predictable cloud-native scaling and typically lower TCO (Total Cost of Ownership) for cloud-first teams.
Elastic Stack (ELK)

Elastic Stack is built around Elasticsearch, Logstash, and Kibana and is self-manageable, with a free tier and source available under Elastic’s licensing.
Key Features
- Unified Observability Platform: Elastic integrates ML-powered insights across logs, metrics, and traces, and AI/ML tools such as Agent Builder, to create context-aware AI agents on Elasticsearch data.
- Large-Scale Search and Analytics: Elasticsearch is a widely deployed vector database with disk-based storage that serves billions of vectors and enables petabyte-scale handling for AI-driven applications, with predictable performance and costs, without memory limits.
Why consider Elastic Stack over Sumo Logic?
The Elastic Stack provides deployment flexibility through free self-hosting for on-premises or hybrid setups, where teams control clustering, data residency, and custom configurations. It scales to petabyte-level datasets with features such as vector search and disk-based storage, helping deliver real-time insights.
Sumo Logic operates exclusively in the cloud, with no on-premises options. It provides instant setup, automatic scaling, and zero infrastructure management. However, it limits teams that require on-site data residency for compliance.
Both platforms offer AI-powered analytics and flexible pricing, but with distinct approaches. Elastic Stack provides ML-driven anomaly detection with Kibana integration and an extensive plugin ecosystem, and includes usage-based Elastic Cloud plans that bundle AutoOps.
Sumo Logic emphasises its Dojo AI multi-agent platform for security operations and provides automated threat correlation. Uses Flex Licensing with transparent, usage-based billing. It is good for cloud-centric teams with variable workloads, though it requires sales quotes for specific pricing.
Datadog

Datadog is a full-stack observability platform that combines infrastructure monitoring, application performance monitoring (APM), distributed tracing, real user monitoring (RUM), and logs into one tightly integrated SaaS solution.
Key Features
- Anomaly Detection: Datadog's Watchdog automatically detects anomalies across all telemetry signals without manual rule configuration, and correlates issues across infrastructure, applications, and user sessions to accelerate root-cause analysis.
- Full-Stack Coverage with Auto-Discovery: Datadog provides one-click integrations with 1000+ services and automatic discovery for AWS, Kubernetes, and multi-cloud environments.
Why consider Datadog over Sumo Logic?
Datadog provides full-stack observability with tightly integrated infrastructure monitoring, APM, distributed tracing, and real user monitoring, delivered through a modern, intuitive interface with real-time log tailing. It correlates signals across the stack with Watchdog AI for proactive anomaly detection and offers stronger capabilities in synthetic monitoring, service maps, and continuous profiling.
Sumo Logic provides high-volume log analytics with a logs-first philosophy, emphasising deep forensic analysis, an integrated Cloud SIEM with 900+ out-of-the-box security rules, and SOAR capabilities for security operations.
Datadog's multidimensional pricing charges separately for hosts, GB ingested, sessions, and tests across products, leading to unpredictable costs. With Sumo, non-SIEM ingest appears free, but costs are effectively shifted to storage and scan volume, while SIEM data incurs its own specific charges.
Summary: Top Sumo Logic Alternatives
| Tool | Core Focus | Key Advantages Over Sumo Logic |
|---|---|---|
| SigNoz | OpenTelemetry-native observability | Features unified observability signals with flamegraphs and columnar queries optimized for high-cardinality data, offering flexible self-host/BYOC options with usage-based pricing while focusing on application performance without Sumo's SIEM depth. |
| Grafana Stack | Modular open-source observability | Provides composable components for metrics, logs, and traces with federation capabilities, ML-based alerting, and adaptive cost optimization through free self-hosting versus Sumo's proprietary cloud ecosystem. |
| Logz.io | AI-accelerated cloud observability | Offers ELK-based observability with AI agents for root-cause analysis and natural language queries, featuring tiered storage for cost savings and open-source migration paths unlike Sumo's proprietary setup. |
| Better Stack | Developer-focused incident management | Combines SQL querying with unified alerts and on-call scheduling plus AI-generated post-mortems, using flat-rate bundles for predictable costs while emphasizing operational workflows over Sumo's security-heavy SIEM capabilities. |
| Splunk | Enterprise data analytics | Offers flexible on-prem/cloud/hybrid deployment with SPL for complex correlations and advanced SIEM with threat intelligence and SOAR. |
| Elastic Stack (ELK) | Open-source search and analytics | Provides self-hosting for data control with vector search for AI applications and ML-powered SIEM/XDR capabilities at petabyte scale, available through free core editions with usage-based cloud plans versus Sumo's SaaS-only model. |
| Datadog | Full-stack SaaS observability | Delivers integrated APM and security with Watchdog AI for proactive detection across 1000+ integrations and real-time tailing, though modular pricing can lead to cost variability unlike Sumo's credit-based Flex model. |
We hope we answered all your questions about Sumo Logic alternatives. If you have more questions, feel free to use the SigNoz AI chatbot or join our Slack community.
You can also subscribe to our newsletter for insights from observability nerds at SigNoz, and get open-source, OpenTelemetry, and devtool-building stories straight to your inbox.