Django Monitoring with Prometheus and Why it’s Not Enough?
Django monitoring involves tracking the performance of the web server, database queries, and background tasks to maintain system health. Achieving effective monitoring requires instrumenting the application to collect metrics, traces, and logs, which together provide deep visibility into the Django request-response cycle and its third-party integrations.
This guide walks through setting up Django monitoring using Prometheus, from installing django-prometheus to querying metrics in the Prometheus UI and configuring alerts with Alertmanager. It also covers where the Prometheus-only approach falls short and when OpenTelemetry is a better fit.
Key Metrics to Track in a Django Application
The django-prometheus library exposes several metric families once configured. Here are some important metrics, grouped by category, along with the Prometheus metric names you can query.
Request Metrics
These are the most immediately useful metrics. They tell you how much traffic your app is handling and how quickly it responds.
| Metric Name | What It Tells You |
|---|---|
django_http_requests_total_by_method_total | Total request count, labeled by HTTP method (GET, POST, etc.) |
django_http_requests_total_by_transport_total | Request count by transport (HTTP/HTTPS) |
django_http_requests_latency_seconds_by_view_method_bucket | Request latency distribution per view and method. Use with histogram_quantile() to get p50, p90, p99. |
django_http_responses_total_by_status_total | Response count by HTTP status code. Use to calculate error rates. |
django_http_requests_body_total_bytes_bucket | Request body sizes. Useful for spotting unexpectedly large payloads. |
A p99 latency above 500ms on API endpoints usually points to a problem worth investigating. An error rate (5xx responses / total responses) above 1% sustained for more than a few minutes warrants immediate attention.
Database Metrics
These metrics track how many SQL queries your app runs, how long each takes, and whether connections/errors are piling up.
| Metric Name | What It Tells You |
|---|---|
django_db_execute_total | Total number of SQL queries executed. A sudden increase often means an N+1 query problem. |
django_db_execute_many_total | Bulk query execution count. |
django_db_errors_total | Database errors. Any sustained increase here needs investigation. |
django_db_new_connections_total | New database connections created. If this grows faster than expected, your connection pooling may not be working. |
django_db_query_duration_seconds_bucket | Query latency distribution. |
If your Django views are generating more than 15-20 queries per request (visible as a steep django_db_execute_total rate relative to your request rate), that is a strong indicator of N+1 problems.
Cache Metrics
These metrics track cache reads, hits, and misses, so you can calculate your hit ratio and identify inefficient caching.
| Metric Name | What It Tells You |
|---|---|
django_cache_get_total | Total cache read attempts. |
django_cache_get_hits_total | Successful cache reads. |
django_cache_get_misses_total | Cache reads that missed. |
The cache hit ratio (hits / (hits + misses)) should stay above 80% for most applications. A sustained ratio below 70% usually means your caching strategy needs adjustment, either the TTLs are too short, the cache is being invalidated too aggressively, or you are caching the wrong things.
Model Operation Metrics
These metrics count insert/update/delete operations per model so you can catch unexpected write spikes.
| Metric Name | What It Tells You |
|---|---|
django_model_inserts_total{model="<n>"} | Row insertions per model. |
django_model_updates_total{model="<n>"} | Row updates per model. |
django_model_deletes_total{model="<n>"} | Row deletions per model. |
These are useful for spotting unexpected write patterns. A sudden spike in django_model_deletes_total for your book model, for example, would be worth investigating immediately.
Migration Metrics
These metrics report how many migrations are applied vs unapplied per database, so you can alert if production has pending migrations.
| Metric Name | What It Tells You |
|---|---|
django_migrations_applied_by_connection | Number of applied migrations per database. |
django_migrations_unapplied_by_connection | Number of unapplied migrations per database. Alert if this is greater than 0 in production. |
Prerequisites
- Python - Python 3.9+ (examples use 3.12) or higher and
pipinstalled. - Prometheus - A monitoring and alerting toolkit that collects and stores metrics as time series data. Download and install Prometheus from the official website.
Setting Up a Sample Django Project
If you already have a Django project running, skip ahead to the Instrumenting Your Django Application section. Otherwise, follow the steps below to create a fresh project that we will use throughout this guide.
Step 1: Create a virtual environment and activate
python3.12 -m venv venv
source venv/bin/activate
Step 2: Install Django
pip install Django
Step 3: Create the Project and App
Run the following two commands. The first creates a new Django project named myproject. The second creates an app named catalog inside it. An "app" in Django is a module that handles a specific piece of functionality (in our case, a book catalog).
django-admin startproject myproject
cd myproject
python manage.py startapp catalog
Step 4: Review the Project Structure
After running the commands above, your folder structure should look like this.
myproject/ # root project folder
├── manage.py # Django CLI entry point
├── myproject/ # project configuration folder
│ ├── __init__.py
│ ├── asgi.py
│ ├── settings.py # all project settings
│ ├── urls.py # URL routing for the project
│ └── wsgi.py
└── catalog/ # the app we just created
├── __init__.py
├── admin.py
├── apps.py
├── migrations/
├── models.py
├── tests.py
└── views.py # request handlers
Two files matter most for this guide: myproject/settings.py (where we will add Prometheus configuration) and catalog/views.py (where we will write the endpoints that generate metrics).
Step 5: Register the App
Django needs to know about the catalog app. Open myproject/settings.py and find the INSTALLED_APPS list. Add "catalog" at the end.
# myproject/settings.py
INSTALLED_APPS = [
"django.contrib.admin",
"django.contrib.auth",
"django.contrib.contenttypes",
"django.contrib.sessions",
"django.contrib.messages",
"django.contrib.staticfiles",
"catalog", # add this line
]
Step 6: Create a Model
Open catalog/models.py and replace its contents with the following. This creates a simple Book model with a title, author, price, and availability flag.
# catalog/models.py
from django.db import models
class Book(models.Model):
title = models.CharField(max_length=200)
author = models.CharField(max_length=200)
price = models.DecimalField(max_digits=10, decimal_places=2, default=0)
is_available = models.BooleanField(default=True)
def __str__(self):
return self.title
Step 7: Create Views
Open catalog/views.py and replace its contents with the following. These views give you real endpoints that generate database reads, writes, 404s, and 500s, so you have actual metrics to observe once Prometheus is connected.
# catalog/views.py
from django.http import JsonResponse
from .models import Book
def book_list(request):
"""Returns all books. Generates DB read metrics."""
books = list(Book.objects.values("id", "title", "author", "price", "is_available"))
return JsonResponse({"books": books})
def book_detail(request, book_id):
"""Looks up a single book. Generates per-view latency metrics."""
try:
book = Book.objects.get(pk=book_id)
return JsonResponse({
"id": book.pk,
"title": book.title,
"author": book.author,
"price": str(book.price),
"is_available": book.is_available,
})
except Book.DoesNotExist:
return JsonResponse({"error": "Book not found"}, status=404)
def add_book(request):
"""Creates a new book. Generates DB write metrics."""
book = Book.objects.create(
title="New Book",
author="Unknown Author",
price=19.99,
is_available=True,
)
return JsonResponse({"id": book.pk, "title": book.title})
def error_view(request):
"""Always returns a 500. Useful for testing error rate alerts."""
return JsonResponse({"error": "Something went wrong"}, status=500)
Step 8: Add URL Routes
The views exist, but Django does not know which URLs should trigger them. Create a new file at catalog/urls.py with the following content.
# catalog/urls.py
from django.urls import path
from catalog import views
urlpatterns = [
path("books/", views.book_list, name="book-list"),
path("books/<int:book_id>/", views.book_detail, name="book-detail"),
path("books/add/", views.add_book, name="add-book"),
path("error/", views.error_view, name="error-view"),
]
Then open myproject/urls.py and include the catalog URLs.
# myproject/urls.py
from django.contrib import admin
from django.urls import include, path
urlpatterns = [
path("admin/", admin.site.urls),
path("", include("catalog.urls")),
]
Step 9: Run Migrations and Seed Data
Run migrations to create the database tables, then seed some test books so the views have data to return.
python manage.py makemigrations catalog
python manage.py migrate
python manage.py shell -c "
from catalog.models import Book
Book.objects.bulk_create([
Book(title='The Pragmatic Programmer', author='Hunt & Thomas', price=49.99),
Book(title='Designing Data-Intensive Applications', author='Kleppmann', price=44.99),
Book(title='Clean Code', author='Robert C. Martin', price=39.99),
])
print(f'Created {Book.objects.count()} books')
"
Step 10: Verify the App
Start the development server and hit the endpoints to confirm everything works.
python manage.py runserver
In another terminal:
curl http://localhost:8000/books/
curl http://localhost:8000/books/1/
curl http://localhost:8000/books/add/
curl http://localhost:8000/error/
You should see JSON responses from each endpoint. With the app running, you can now add Prometheus instrumentation.
Instrumenting Your Django Application
Step 1: Install django-prometheus
pip install django-prometheus
This installs prometheus_client as a dependency.
Step 2: Configure Django Settings
Add django_prometheus to your installed apps and wrap your middleware stack with the Prometheus middleware pair. Open myproject/settings.py and update both INSTALLED_APPS and MIDDLEWARE.
# myproject/settings.py
INSTALLED_APPS = [
"django.contrib.admin",
"django.contrib.auth",
"django.contrib.contenttypes",
"django.contrib.sessions",
"django.contrib.messages",
"django.contrib.staticfiles",
"django_prometheus", # add this
"catalog",
]
MIDDLEWARE = [
"django_prometheus.middleware.PrometheusBeforeMiddleware", # must be first
"django.middleware.security.SecurityMiddleware",
"django.contrib.sessions.middleware.SessionMiddleware",
"django.middleware.common.CommonMiddleware",
"django.middleware.csrf.CsrfViewMiddleware",
"django.contrib.auth.middleware.AuthenticationMiddleware",
"django.contrib.messages.middleware.MessageMiddleware",
"django.middleware.clickjacking.XFrameOptionsMiddleware",
"django_prometheus.middleware.PrometheusAfterMiddleware", # must be last
]
The PrometheusBeforeMiddleware starts a timer when a request comes in. The PrometheusAfterMiddleware stops it when the response leaves. Placing them at the outermost positions of the middleware stack gives you the most accurate measurement of total request processing time.
Step 3: Add the Metrics URL Endpoint
Expose the /metrics endpoint so that Prometheus can scrape it. Open myproject/urls.py and add the django_prometheus.urls include.
# myproject/urls.py
from django.contrib import admin
from django.urls import include, path
urlpatterns = [
path("admin/", admin.site.urls),
path("", include("django_prometheus.urls")), # exposes /metrics
path("", include("catalog.urls")),
]
Restart your Django server, hit a few of the app endpoints first (/books/, /books/add/) so there is data to show, then visit http://localhost:8000/metrics. You should see Prometheus-formatted output, including lines like:
django_http_requests_total_by_method_total{method="GET"} 5.0
django_http_requests_latency_seconds_by_view_method_bucket{le="0.1",method="GET",view="catalog.views.book_list"} 3.0
django_http_responses_total_by_status_total{status="200"} 4.0
Step 4: To Monitor Database Operations (Optional)
Replace the default Django database backend with the django-prometheus wrapper to automatically track query counts and latencies. Open myproject/settings.py and update the DATABASES setting.
For SQLite (development):
# myproject/settings.py
DATABASES = {
"default": {
"ENGINE": "django_prometheus.db.backends.sqlite3",
"NAME": BASE_DIR / "db.sqlite3",
}
}
For PostgreSQL:
# myproject/settings.py
DATABASES = {
"default": {
"ENGINE": "django_prometheus.db.backends.postgresql",
"NAME": "mydb",
"USER": "myuser",
"PASSWORD": "mypassword",
"HOST": "localhost",
"PORT": "5432",
}
}
For MySQL:
# myproject/settings.py
DATABASES = {
"default": {
"ENGINE": "django_prometheus.db.backends.mysql",
"NAME": "mydb",
"USER": "myuser",
"PASSWORD": "mypassword",
"HOST": "localhost",
"PORT": "3306",
}
}
This exposes metrics like django_db_new_connections_total and django_db_execute_total with no changes to your application code.
Step 5: Monitor Cache Operations (Optional)
If your app uses caching, replace cache backends with their django-prometheus equivalents. Open myproject/settings.py and update the CACHES setting.
For Redis cache:
# myproject/settings.py
CACHES = {
"default": {
"BACKEND": "django_prometheus.cache.backends.redis.RedisCache",
"LOCATION": "redis://127.0.0.1:6379/1",
}
}
For Memcached:
# myproject/settings.py
CACHES = {
"default": {
"BACKEND": "django_prometheus.cache.backends.memcached.PyMemcacheCache",
"LOCATION": "127.0.0.1:11211",
}
}
For file-based cache (development):
# myproject/settings.py
CACHES = {
"default": {
"BACKEND": "django_prometheus.cache.backends.filebased.FileBasedCache",
"LOCATION": "/var/tmp/django_cache",
}
}
This adds metrics like django_cache_get_total, django_cache_get_hits_total, and django_cache_get_misses_total.
Step 6: Track Model Changes
Add the ExportModelOperationsMixin to the Book model you created earlier. Open catalog/models.py and update it.
# catalog/models.py
from django.db import models
from django_prometheus.models import ExportModelOperationsMixin
class Book(ExportModelOperationsMixin("book"), models.Model):
title = models.CharField(max_length=200)
author = models.CharField(max_length=200)
price = models.DecimalField(max_digits=10, decimal_places=2, default=0)
is_available = models.BooleanField(default=True)
def __str__(self):
return self.title
The only change is adding ExportModelOperationsMixin("book") as the first parent class. The string you pass becomes the model label in the exported metrics. No new migrations are needed since the mixin does not add database columns.
This exports counters like django_model_inserts_total{model="book"}, django_model_updates_total{model="book"}, and django_model_deletes_total{model="book"}.
Step 7: Customize Latency Buckets (Optional)
The default histogram buckets may not match your application's latency profile. You can override them in myproject/settings.py
# myproject/settings.py
PROMETHEUS_LATENCY_BUCKETS = (
0.01, 0.025, 0.05, 0.075, 0.1, 0.15, 0.2, 0.3, 0.5, 0.75,
1.0, 2.0, 5.0, 10.0, float("inf"),
)
More buckets give you finer resolution at the cost of slightly higher memory usage per metric.
Setting Up Prometheus
With Django exposing metrics at /metrics, you need Prometheus to collect and store them.
Step 1: Create the Prometheus Configuration
Create a directory for the Prometheus config and alert rules.
mkdir -p prometheus
Create the configuration file at prometheus/prometheus.yml. This tells Prometheus to scrape your Django app every 15 seconds.
# prometheus/prometheus.yml
global:
scrape_interval: 15s
evaluation_interval: 15s
rule_files:
- "alert_rules.yml"
alerting:
alertmanagers:
- static_configs:
- targets: ["localhost:9093"]
scrape_configs:
- job_name: "django"
metrics_path: /metrics
static_configs:
- targets: ["localhost:8000"]
labels:
environment: "development"
service: "django-app"
Step 2: Download and Start Prometheus
Download the latest Prometheus release for your platform from the official downloads page. Extract the archive and run it with your config file. Make sure to have the correct path for Prometheus, and its config file while running, if possible keep them in the same folder.
# Start Prometheus
./prometheus --config.file=prometheus.yml --web.enable-lifecycle
Prometheus will log Server is ready to receive web requests when it starts successfully.
Step 3: Verify the Scrape Target
Open http://localhost:9090/targets in your browser. You should see the django job listed with a state of UP. If it shows DOWN, check that your Django server is running on port 8000.

Visualizing Django Metrics in the Prometheus UI
Prometheus ships with a built-in expression browser at http://localhost:9090/graph. While it is not a full dashboarding tool, it allows you to query and inspect your Django metrics directly.
Useful PromQL Queries
Paste these into the Prometheus expression browser to start exploring your Django metrics. Click the Graph tab after running any query to see a time-series chart. You can adjust the time range with the controls above the chart.
Request rate (requests per second):
rate(django_http_requests_total_by_method_total[5m])![Prometheus UI displaying a time-series graph for rate(django_http_requests_total_by_method_total[5m]) with a steadily increasing line.](/img/guides/2026/02/django-monitoring-prometheus-graph.webp)
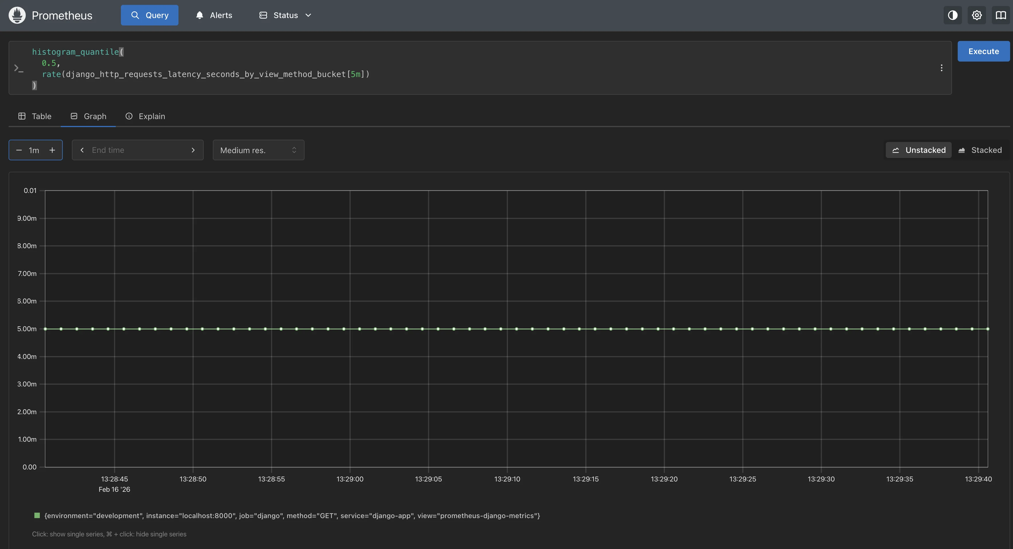
Prometheus graph showing the rate of Django HTTP GET requests over time using a `rate()` query p50 request latency by view:
histogram_quantile( 0.5, rate(django_http_requests_latency_seconds_by_view_method_bucket[5m]) )![Prometheus UI displaying a time-series graph for histogram_quantile(0.5, rate(django_http_requests_latency_seconds_by_view_method_bucket[5m])) with a flat latency line.](/img/guides/2026/02/django-monitoring-prometheus-graph-p50.webp)
Prometheus graph showing the p50 (median) Django request latency calculated from histogram buckets p99 request latency by view:
histogram_quantile( 0.99, rate(django_http_requests_latency_seconds_by_view_method_bucket[5m]) )![Prometheus UI displaying a time-series graph for histogram_quantile(0.99, rate(django_http_requests_latency_seconds_by_view_method_bucket[5m])) with a flat latency line.](/img/guides/2026/02/django-monitoring-prometheus-graph-p99.webp)
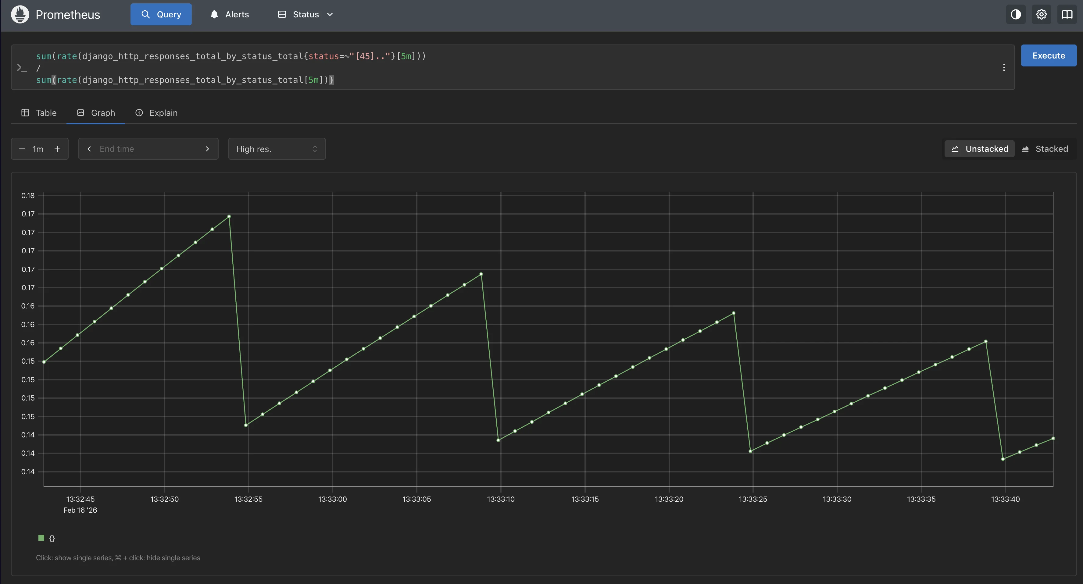
Prometheus graph showing the p99 Django request latency calculated from histogram buckets Error rate (4xx and 5xx responses as a fraction of total):
sum(rate(django_http_responses_total_by_status_total{status=~"[45].."}[5m])) / sum(rate(django_http_responses_total_by_status_total[5m]))
Prometheus graph showing the Django error rate calculated from 4xx and 5xx responses Database connection count:
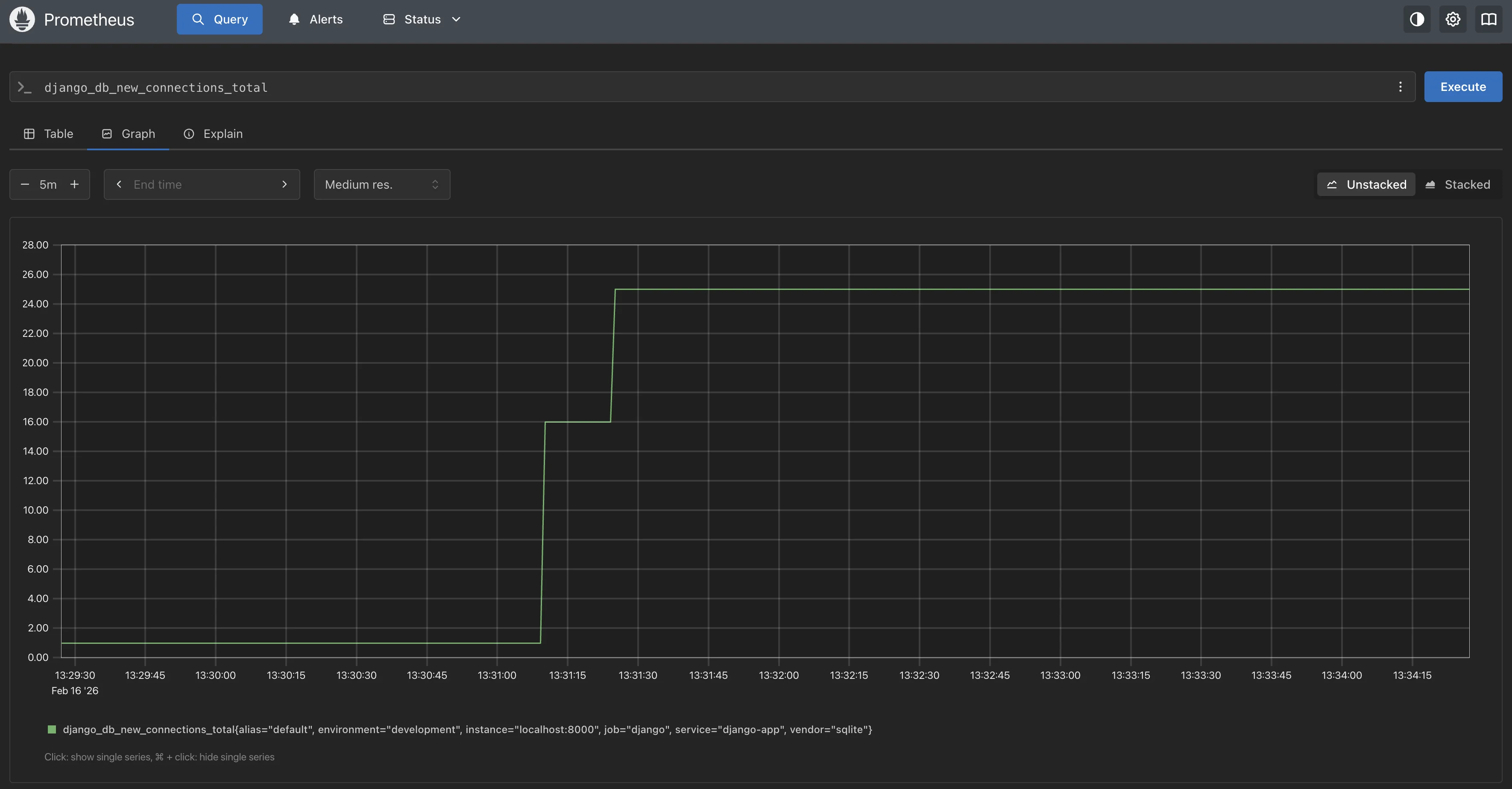
django_db_new_connections_total
Prometheus graph showing the total number of new Django database connections over time
Setting Up Alerts with Alertmanager
Prometheus evaluates alert rules locally and fires alerts to Alertmanager, which handles deduplication, grouping, and routing to notification channels like Slack, PagerDuty, or email.
Step 1: Create Alert Rules
Create the alert rules file at prometheus/alert_rules.yml.
# prometheus/alert_rules.yml
groups:
- name: django_alerts
rules:
- alert: DjangoHighErrorRate
expr: |
sum(rate(django_http_responses_total_by_status_total{status=~"5.."}[5m]))
/
sum(rate(django_http_responses_total_by_status_total[5m]))
> 0.05
for: 2m
labels:
severity: warning
annotations:
summary: "Django 5xx error rate is above 5%"
description: "The 5xx error rate has been {{ $value | humanizePercentage }} for the past 2 minutes."
- alert: DjangoHighP99Latency
expr: |
histogram_quantile(
0.99,
rate(django_http_requests_latency_seconds_by_view_method_bucket[5m])
) > 2.0
for: 5m
labels:
severity: warning
annotations:
summary: "Django p99 latency exceeds 2 seconds"
description: "One or more views have a p99 latency of {{ $value | humanizeDuration }}."
- alert: DjangoLowCacheHitRatio
expr: |
sum(rate(django_cache_get_hits_total[5m]))
/
(sum(rate(django_cache_get_hits_total[5m])) + sum(rate(django_cache_get_misses_total[5m])))
< 0.7
for: 10m
labels:
severity: info
annotations:
summary: "Django cache hit ratio below 70%"
description: "Cache hit ratio has been {{ $value | humanizePercentage }} for 10 minutes."
- alert: DjangoHighRequestLatencyP50
expr: |
histogram_quantile(
0.5,
rate(django_http_requests_latency_seconds_by_view_method_bucket[5m])
) > 0.5
for: 5m
labels:
severity: warning
annotations:
summary: "Django median latency exceeds 500ms"
description: "The p50 latency for one or more views is {{ $value | humanizeDuration }}."
Step 2: Configure Alertmanager
Create a directory and configuration file for Alertmanager. This example routes alerts to Slack (substitute your webhook URL).
mkdir -p alertmanager
# alertmanager/alertmanager.yml
global:
resolve_timeout: 5m
route:
receiver: "slack-notifications"
group_by: ["alertname", "service"]
group_wait: 10s
group_interval: 10s
repeat_interval: 1h
receivers:
- name: "slack-notifications"
slack_configs:
- api_url: "https://hooks.slack.com/services/YOUR/WEBHOOK/URL"
channel: "#django-alerts"
title: '{{ .GroupLabels.alertname }}'
text: '{{ range .Alerts }}{{ .Annotations.description }}{{ "\n" }}{{ end }}'
For email notifications, replace the slack_configs block with:
receivers:
- name: "email-notifications"
email_configs:
- to: "oncall-team@yourcompany.com"
from: "prometheus@yourcompany.com"
smarthost: "smtp.yourcompany.com:587"
auth_username: "prometheus@yourcompany.com"
auth_password: "your-smtp-password"
Step 3: Download and Start Alertmanager
Download Alertmanager from the official downloads page. Extract it and run with your config.
# Download Alertmanager (Linux amd64 example, check the downloads page for your OS)
wget https://github.com/prometheus/alertmanager/releases/download/v0.28.1/alertmanager-0.28.1.linux-amd64.tar.gz
tar xvfz alertmanager-0.28.1.linux-amd64.tar.gz
cd alertmanager-0.28.1.linux-amd64
# Copy your config into the Alertmanager directory
cp /path/to/your/alertmanager/alertmanager.yml .
# Start Alertmanager
./alertmanager --config.file=alertmanager.yml
Step 4: Verify Alerts
Open http://localhost:9090/alerts in the Prometheus UI. You should see your four alert rules listed. Their state will be inactive (green) if conditions are not met, pending if the condition is true, but the for duration has not elapsed, or firing (red) if the alert is active.

Open http://localhost:9093 to see the Alertmanager UI, where you can view active alerts, silence them, and check notification history.

Adding Custom Application Metrics
Beyond the built-in django-prometheus metrics, you can instrument your own application code using the prometheus_client library directly. Create a new file at catalog/metrics.py.
# catalog/metrics.py
from prometheus_client import Counter, Histogram
# Track checkout events
checkout_completed = Counter(
"catalog_checkout_completed_total",
"Total number of checkouts completed",
["status", "payment_method"],
)
checkout_duration = Histogram(
"catalog_checkout_processing_seconds",
"Time spent processing a checkout",
["payment_method"],
buckets=(0.1, 0.25, 0.5, 1.0, 2.5, 5.0, 10.0, float("inf")),
)
Then use these metrics in a view. Add the following to the bottom of catalog/views.py.
# catalog/views.py
# Add this at the bottom of the file.
import time
from .metrics import checkout_completed, checkout_duration
def checkout(request):
method = request.POST.get("payment_method", "card")
start = time.time()
try:
# ... your checkout logic ...
checkout_completed.labels(status="success", payment_method=method).inc()
return JsonResponse({"status": "ok"})
except Exception as e:
checkout_completed.labels(status="error", payment_method=method).inc()
return JsonResponse({"status": "error", "message": str(e)}, status=500)
finally:
checkout_duration.labels(payment_method=method).observe(time.time() - start)
These custom metrics will automatically appear at the /metrics endpoint alongside the django-prometheus metrics. Prometheus picks them up on the next scrape with no configuration changes.
Limitations of Prometheus-Based Django Monitoring
The setup above gives you a working monitoring pipeline for a single Django service. However, several gaps become more apparent as your application scales or adds services.
Metrics-only visibility
Prometheus is metrics-first, traces/log correlation typically requires additional systems and manual linking.
No distributed tracing
If your Django app talks to other services (payments, auth, search, etc.), Prometheus cannot trace a single request across service boundaries. You get isolated metrics per service, not an end-to-end view of a user request.
No native log correlation
Logs and metrics live in separate systems. When latency spikes or error rates rise, you have to manually switch between Prometheus and your logging system and match timestamps, which is slow and error-prone during incidents.
Weak root-cause analysis
Prometheus surfaces issues (p95 latency, 5xx spikes) without pointing to the exact view, query, or dependency causing them. You still need separate tools to find the actual failing query, view, or dependency.
Limited visualization out of the box
The Prometheus UI is primarily used for ad hoc queries. It lacks proper dashboards, saved views, and team-friendly visualizations.
Pull-based scraping misses short-lived jobs
Short-lived Django processes, such as Celery tasks, management commands, or batch jobs, may finish before Prometheus scrapes them, resulting in missing metrics and blind spots in background job monitoring.
Multi-worker metric inconsistencies
With Gunicorn or uWSGI, each worker maintains its own counters. Prometheus may scrape different workers each time, producing inconsistent or misleading metrics. The multiprocess workaround exists, but it adds extra configuration and operational complexity.
No request-level context
You cannot easily answer questions like: “Which endpoints are slow for which users?" or “Which requests trigger this specific spike?" because Prometheus aggregates data and does not preserve per-request context.
Operational overhead
Even for basic setups, you typically run Prometheus + Alertmanager + Grafana. That’s multiple services to configure, secure, scale, back up, and maintain, before you even add logs or traces.
A Better Approach: OpenTelemetry with SigNoz
OpenTelemetry (OTel) addresses the limitations above by providing a single, vendor-agnostic instrumentation standard that generates traces, metrics, and logs. Instead of installing django-prometheus and only gets metrics, the OTel Python SDK auto-instruments Django, database drivers (psycopg2, PyMySQL), cache clients (redis), background workers (Celery), and HTTP libraries in one step. All three signals are correlated by trace ID out of the box.
SigNoz is an all-in-one observability platform built natively on OpenTelemetry. It stores traces, metrics, and logs in a single backend and provides unified dashboards, alerting, and exception tracking within a single UI. With SigNoz, you can avoid operating a separate Prometheus+Alertmanager+Grafana stack for this workflow, depending on your deployment needs.
Here is a comparison of the two approaches.
| Aspect | Prometheus + django-prometheus | OpenTelemetry + SigNoz |
|---|---|---|
| Telemetry signals | Metrics only | Metrics, traces, and logs |
| Trace support | None | Full distributed tracing with span waterfalls |
| Log correlation | Needs external tools | You can correlate logs to traces by injecting trace context into your log format (often via SDK/logging integration). |
| Instrumentation | Library-specific wrappers (swap DB backends, add mixins) | Auto-instrumentation for Django, databases, caches, HTTP clients, and Celery |
| Multi-service correlation | Separate Prometheus per service, no request-level linking | Single trace follows a request across all services |
| Exception tracking | Not built in | Stack traces captured as span events |
| Infrastructure | Prometheus + Alertmanager + Grafana (3 services) | SigNoz (single platform, self-hosted or cloud) |
With OTel and SigNoz, you can filter traces by service.name, click any trace to see the span waterfall showing exactly which middleware, view, DB query, or external call is slow, and jump directly from a trace to the correlated logs for that request.
For a detailed walkthrough of setting up OpenTelemetry with Django and sending telemetry to SigNoz, see Beginner's Guide to OpenTelemetry & Django.
For general Python auto-instrumentation with OpenTelemetry (applicable to Django, Flask, FastAPI, and Celery), see the SigNoz Python Instrumentation Docs.
For Django logging configuration and how to centralize logs with OpenTelemetry, see the Django Logging guide.
Troubleshooting Common Issues
| Symptom | Likely Cause | Fix |
|---|---|---|
/metrics endpoint returns 404 | django_prometheus.urls not included in urlpatterns | Add path("", include("django_prometheus.urls")) to your root urls.py |
| Prometheus target shows "DOWN" | Django not reachable from Prometheus | Verify Django is running on localhost:8000 and the targets value in prometheus.yml matches |
| Metrics counters reset unexpectedly | Django server restarted or worker recycled | This is expected for counters. Use rate() or increase() in queries to handle resets. |
| Duplicate/inconsistent metrics with Gunicorn | Each worker maintains separate counters | Set the PROMETHEUS_MULTIPROC_DIR environment variable and configure MultiProcessCollector |
| Database metrics not appearing | Standard Django backend still configured | Replace django.db.backends.postgresql with django_prometheus.db.backends.postgresql in DATABASES |
| Cache metrics not appearing | Standard Django cache backend in use | Replace django.core.cache.backends.** with django_prometheus.cache.backends.** in CACHES |
| Alert rules not showing in Prometheus | Rule file path mismatch or file not found | Check the rule_files path in prometheus.yml matches the actual location of alert_rules.yml relative to the Prometheus binary |
| Alertmanager not receiving alerts | Wrong Alertmanager target in Prometheus config | Verify the alertmanagers target matches the Alertmanager host and port (default 9093) |
| Latency histogram has too few buckets | Default buckets do not match your app's latency range | Override PROMETHEUS_LATENCY_BUCKETS in settings.py |
Conclusion
Prometheus gives you a working Django monitoring setup with request, database, cache, and model metrics. When you need distributed tracing, log correlation, and exception tracking, OpenTelemetry with SigNoz provides all three signals in a single platform without the operational overhead of managing Prometheus, Alertmanager, and Grafana separately.